Devpost
Participate in our public hackathons
Devpost for Teams
Access your company's private hackathons
Grow your developer ecosystem and promote your platform
Drive innovation, collaboration, and retention within your organization
By use case
Blog
Insights into hackathon planning and participation
Customer stories
Inspiration from peers and other industry leaders
Planning guides
Best practices for planning online and in-person hackathons
Webinars & events
Upcoming events and on-demand recordings
Help desk
Common questions and support documentation
Die innovative Social-Game-App vermittelt aktuelle Hygiene-Richtlinien des RKI und schützt Jugendliche in ihrem Umfeld vor Ansteckung.
Ganzheitlich digitale Prozesse (z.B. Finanzierungsanträgen/Behördengänge), die schnell implementiert /automatisiert werden können und einfach in der Bedienung für Mitarbeiter und Kunden / Bürger sind.
Die App gamifiziert Social Distancing. Es ist eine Plattform auf der User sich diverse Challenges stellen können für welche sie belohnt werden.
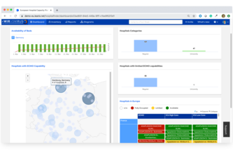
EHCP provides a unified web platform of hospitals and their ICU capacity across country borders aggregating existing data sources (e.g. Divi). Doctors can better route patients based on availability.
Digitalisierung & Vereinfachung des Meldeweges:Arzt & Gesundheitsamt
Ein völlig anonymes & skalierbares Super-Frühwarnsystem
Staus an Grenzen verhindern! Das Ausfüllen von Formularen kann schon im Vorfeld der Grenzüberquerung passieren. Beamte scannen den vorgezeigten QR-Code und haben sofort alle benötigten Daten: Fertig!
Senioren finden per Telefon einen Weg aus der Isolation
Plucky bringt Landwirte auf der Suche nach engagierten Erntehelfern mit anpackenden Studierenden auf der Suche nach Beschäftigung zusammen.
Erste Hilfe für kleine und mittelständische Unternehmen - Gemeinsam mit KMUs kreative Lösungen finden und ihre Geschäftsmodelle auf den Prüfstand stellen
Digitalisierung des Corona-Testprozesses - Zentrales Portals für Anamnese, Anmeldung, Durchführung, Verwaltung und Rückmeldung von Tests
It's an analog communication system base on a open access sign for help. Gives neighborhood help a visibility and a language through posters which can includes links to apps and phonenumbers.
First-Line-Of-Defence-Atemschutzmaske - schnell, einfach, überall
Unsere Krisenstäbe arbeiten am Limit. Eine effiziente Kommunikationslösung kann ihnen das Leben etwas einfacher machen.
Kaufe Gutscheine um kleine Lokale Unternehmen zu unterstützen
Eine App, in der man Gutscheine kauft und gleichzeitig über einen Solidaritäts-Zuschlag zufälligen Loot bekommt. Welche Unternehmen zur Auswahl stehen, basiert auf der GPS Position.
Wir wollen Älteren oder Bedürftigen Menschen in dieser Krise unterstützen indem wir ihnen mit unserem Projekt das Einkaufen erleichtern ohne sie einer Gefahr auszusetzen.
Simple and fast facemask from everyday objects: Instant DIY Facemask!
Ackersnacker hilft Landwirten regionale Saisonarbeiter:Innen zu finden und eröffnet neue Einkommensquellen für Bürger:Innen während der Krise, indem wir Landwirte und Bürger:Innen zusammen bringen.
Simulate virus spread based on your own behaviour!
WeLoveLocal ist eine App, mit der man Restaurants, Bars und Cafes unterstützen kann, indem man virtuell dort Speisen und Getränke konsumiert.
Create a chatbot based on IBMs Watson to answer all questions about corona and covid / Entwicklung eines auf IBM Watson basierten Chatbots,
Unsere Idee ist es, Menschen ohne Internetzugang mit einzubinden in unser modernes Kommunikationssystem. Wir wollen sie an das heranführen, was für sie bis heute „Neuland“ ist.
In unserer Gesellschaft darf Niemand einsam sein! In Zeiten von social distancing vernetzen wir Senioren mit Freiwilligen - für ein einmaliges Gespräch oder eine langfristige virtuelle Freundschaft.