-
-
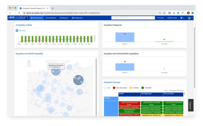
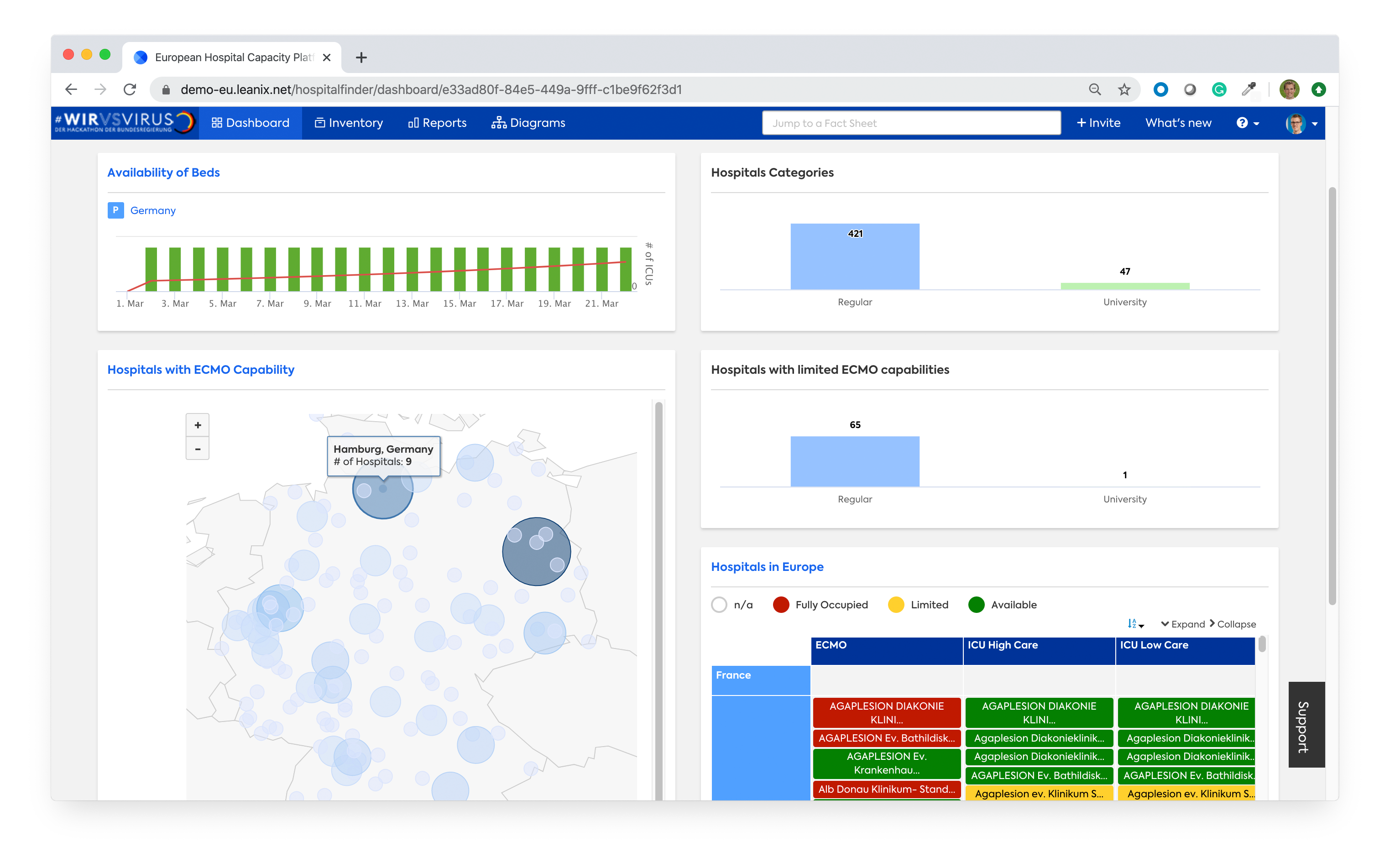
Dashboard Overview of hospitals with their ICU capability and availability status
-
List of Hospitals, available beds and highlighting by ICU and ECMO availability
-
Detailed information for one hospital: Total and used ICU beds
-
Status of availability ICU High-Care, ICU Low-Care and ECMO for country NRW
-
Analysis of limited ICU availability by country in Germany
-
Map of free ICU / ECMO capacity of hospitals in Germany
-
List of European Data Sources for Hospital Data, 1 data source (DIVI) automatically connected
-
All data fully accessible in the LeanIX iPhone App, e.g. by Doctors
Inspiration
Although there are multiple websites available to list hospitals, there is no holistic database available to facilitate collaboration across country borders in Europe in times of COVID-19. Silo-data sources which do not provide an easy to use API hinder fast data exchange and limit the speed at which new software solutions can benefit from the data.
What it does
EHCP (European Hospital Capacity Platform) provides a central database to provide information about hospitals, their capabilities (e.g. ICU high care) and their available ICU capacity. It aggregates information from other websites which are also listed in EHCP. Through an intuitive web-browser platform, doctors and healthcare employees can now track and analyze the available capacity across county and country borders. A native iPhone App provides access to the data for every doctor from anywhere.
How we built it
EHCP is a fully custom application built based on LeanIX. LeanIX is a Software-as-a-Service originally built to document IT Architectures. The data model of LeanIX has been configured to capture publicly available data sources and hospitals.
Challenges we ran into
Extracting data automatically from platforms like https://www.divi.de/register/intensivregister or https://www.deutsches-krankenhaus-verzeichnis.de/. Most platforms do not provide ready to use APIs, therefore scraping of data from websites is needed.
What we learned
Within 48 hours a focussed team can unfold an amazing number of creative ideas and execution power. While in normal times it may take months to define an RFI / RFP for such a platform, in times of COVID-19 rapid prototyping based on a flexible technology allows delivering a fully functioning solution.
What's next for European Hospital Capacity Platform (EHCP)
Key steps:
- Provide an easy to use public website for doctors to find out based on current location and condition of the patient, which hospitals are recommended based on their availability.
- Integrate more data sources automatically via the open API or EHCP.
- Allow hospitals to easily submit their total and free ICU bed capacity directly into LeanIX.
- Provide easy access to the platform for doctors.
Live Demo
As of now, the access to the EHCP platform requires a password. Please reach out via twitter https://twitter.com/christ_andre to request a live demo or more information.
Built With
- javascript
- leanix
- python






Log in or sign up for Devpost to join the conversation.