To test this project, click here

Goal of the project

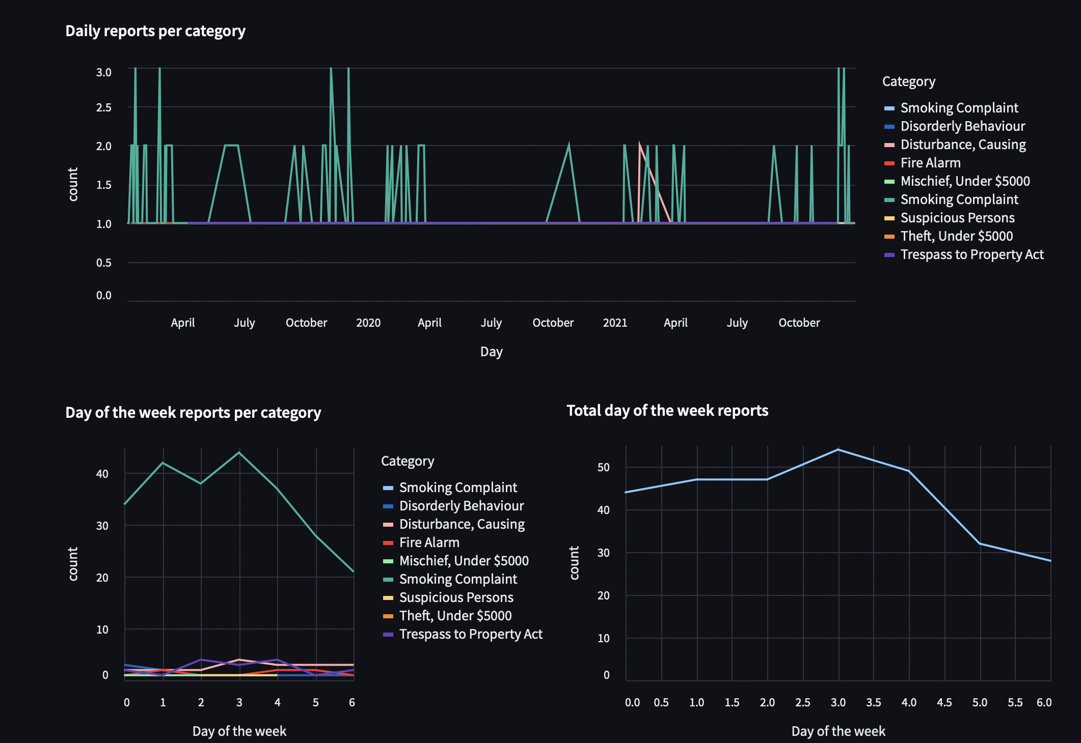
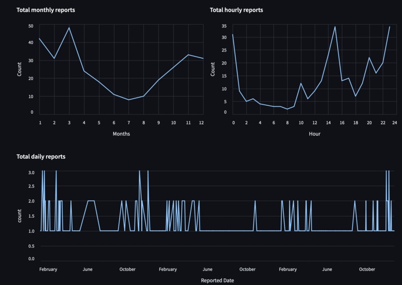
This project, York logs, is mainly for one of the two reasons. One is for York University students who want to find contact information related to the community safety service and buttons for quick links that are all located in the home page. The other is for the curious people who are analysts or data scientists who want to explore trends in the report logs at York University and come up with ideas on how to make this community safer.

Inspiration

Inspired by my previous Hackathon and a data science course I have taken, I wanted to explore the weekly security incident logs from York University.

What it does

In the home page, it shows contact information related to the community safety service and buttons for quick links. On the data page, it is a searchable and filterable spreadsheet with plots that updates to any changes.

How we built it

Used Streamlit for the web app and pandas for the dataframe/exploratory data analysis.

Challenges we ran into

Figuring out how to deploy the Streamlit app to the cloud as it may not work on certain browsers, OS, and versions of Streamlit.

Accomplishments that we're proud of

Making a multipage site that contains interactive plots.

What we learned

Learned the basics of Streamlit.

What's next for York Logs

I may add a folium map that visually shows where did each incident occur.

Built With

Share this project:

Updates