Inspiration
Faced with the intricate supply management challenges at Yazaki, we conceptualized a comprehensive solution. Our goal was to streamline the supply chain by creating a dynamic dashboard utilizing Python and its libraries, empowering Yazaki with real-time insights and data-driven decision-making capabilities.
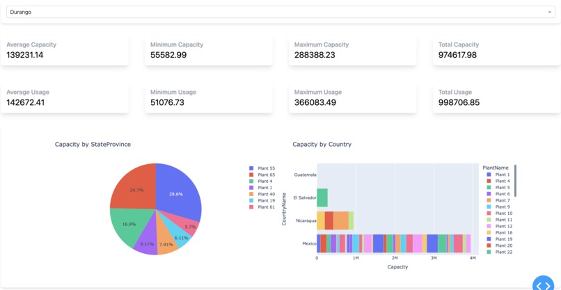
What it does
Our solution revolutionizes supply management for Yazaki. The integrated dashboard allows users to filter real-time manufacturing plant data by various criteria, facilitating informed decision-making around capabilities, logistics, and plant availability.
How we built it
We employed Python, pandas for data preprocessing, and utilized plotly-dash for dynamic visualizations. Through meticulous planning and strategic application of these tools, we developed an intuitive dashboard that seamlessly processes and visualizes complex supply chain data.
Challenges we ran into
During the development process, we encountered challenges related to data preprocessing complexities, visualizing geographical data, and creating a user-friendly interface that meets Yazaki's specific supply management requirements. Overcoming these hurdles was crucial to the success of our solution.
Accomplishments that we’re proud of
We take pride in creating a robust and user-friendly dashboard that streamlines supply management processes for Yazaki. Our solution's ability to provide real-time insights and facilitate data-driven decision-making represents a significant achievement in enhancing operational efficiency and optimizing supply chain management.
What we learned
Through this project, we deepened our understanding of the complexities associated with supply management in the manufacturing industry. We gained valuable insights into the significance of real-time data analysis and the critical role of streamlined visualizations in driving informed decision-making for supply chain optimization.
What’s next
Moving forward, we aim to further enhance the capabilities of our solution by integrating advanced predictive analytics and AI-driven insights. By incorporating predictive modeling and proactive supply chain management features, we strive to establish this project as a comprehensive and indispensable tool for optimizing Yazaki's supply management operations.
Log in or sign up for Devpost to join the conversation.