Inspiration

What it does

In a world increasingly threatened by pandemics, misinformation, and fast-evolving viral strains, we set out to build VeritasAI—a platform that not only simulates virus mutation and spread but also promotes ethical media literacy. The dual crisis of biological viruses and misinformation ("infodemics") inspired us to merge bioinformatics, epidemiology, and AI media tools into a unified research-grade simulator.

🧠 What We Learned How virus mutations impact protein structures and epidemiological models

Real-time simulation techniques with pruning strategies and GPU acceleration

Visualization tools like Py3Dmol, WebGL, and Streamlit for intuitive exploration

Ethical AI, multilingual translation, and NLP for combating bias in media

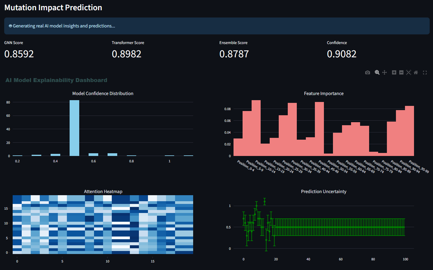
🔧 How We Built It Designed a mutation simulation engine with pruning strategies (Top-K, Diversity, Adaptive)

Integrated real-time 3D visualization using py3Dmol, stmol, and AlphaFold-predicted structures

Built a modular back-end using Python, PyTorch, FastAPI, and CUDA for model acceleration

Developed an interactive Streamlit UI with multilingual support, GPU stats, live charts, and user input forms

Created an epidemiological agent-based model for virus spread dynamics

Added a media literacy module using NLP transformers to detect bias, simplify text, and generate questions

Developed a pruning engine to optimize mutation paths based on fitness scores

Added report generation, SQLite logging, and parallelization to boost performance

🚧 Challenges We Faced Balancing accuracy and computational efficiency for mutation simulation

Visualizing 3D molecular data in real-time within browser environments

Designing pruning methods that retain biological realism

Creating multilingual NLP tools without overloading memory

Managing large data and GPU memory for concurrent simulations

Built With

  • alphafold-db
  • bayesian-optimization
  • fastapi-ai-&-ml:-transformers-(hugging-face)
  • gnns
  • languages-&-frameworks:-python
  • multiprocessing
  • numpy
  • plotly
  • py3dmol-3d-&-visualization:-stmol
  • pytorch
  • rl-bioinformatics-tools:-biopython
  • streamlit
  • webgl-database:-sqlite-(with-pooling-and-index-based-optimization)-gpu/parallelization:-cuda
Share this project:

Updates