Inspiration
A lot of manual labor goes into invoice processing, and this administrative burden quickly snowballs—forcing businesses to hire additional staff for data entry, eating into potential profits, and causing them to miss valuable cost-saving opportunities like early payment discounts. As a group, we recognized this wasn't just an inefficiency problem—it was preventing talented entrepreneurs from focusing on what truly matters: growing their businesses and serving their customers. We envisioned Vendor Sync as more than just an automation tool. Yes, we wanted to use AI to make invoice processing lightning-fast, but we also saw an opportunity to transform all that historical invoice data into strategic intelligence. Every invoice tells a story about vendor relationships, seasonal patterns, and cash flow opportunities that most businesses never discover because they're too busy drowning in paperwork to analyze the goldmine of insights sitting right in front of them.RetryUmake it shorter and less about how we can connect indonesians but underdeveloped nations as a wholeEditInspiration The inspiration for this project was close to home. As a group of students coming from Indonesia and seeing how behind most things are in contrast to this, we wanted to build something that can help the daily lives of the people and businesses, small or large. Invoice processing requires enormous manual effort that quickly snowballs—forcing businesses to hire additional staff for data entry, eating into potential profits, and causing them to miss valuable cost-saving opportunities. As a group, we recognized this wasn't just an inefficiency problem—it was preventing talented entrepreneurs from focusing on what truly matters: growing their businesses and serving their customers. We envisioned Vendor Sync as more than just an automation tool. Yes, we wanted to use AI to make invoice processing lightning-fast, but we also saw an opportunity to transform all that historical invoice data into strategic intelligence that most businesses never discover. But our inspiration runs deeper than technology. We've watched brilliant entrepreneurs across developing nations work twice as hard to achieve half the success of their developed-world counterparts, not because they lack talent, but because they're trapped in inefficient systems. We've seen family businesses spend their evenings on manual data entry instead of strategic planning, missing crucial opportunities simply because they couldn't effectively manage their vendor relationships. This isn't just about digitization—it's about leveling the playing field. Every hour a business owner in an emerging market spends on repetitive tasks is an hour stolen from innovation. We realized that AI isn't just a luxury for Silicon Valley startups; it's a great equalizer that can give any small business the same analytical power as multinational corporations. We're not just building software; we're democratizing business intelligence. When a manufacturer can optimize vendor relationships with enterprise-grade precision, when any business can predict trends with AI-powered insights, when entrepreneurs worldwide can scale without drowning in paperwork—that's when global entrepreneurial spirit can truly flourish.
What it does
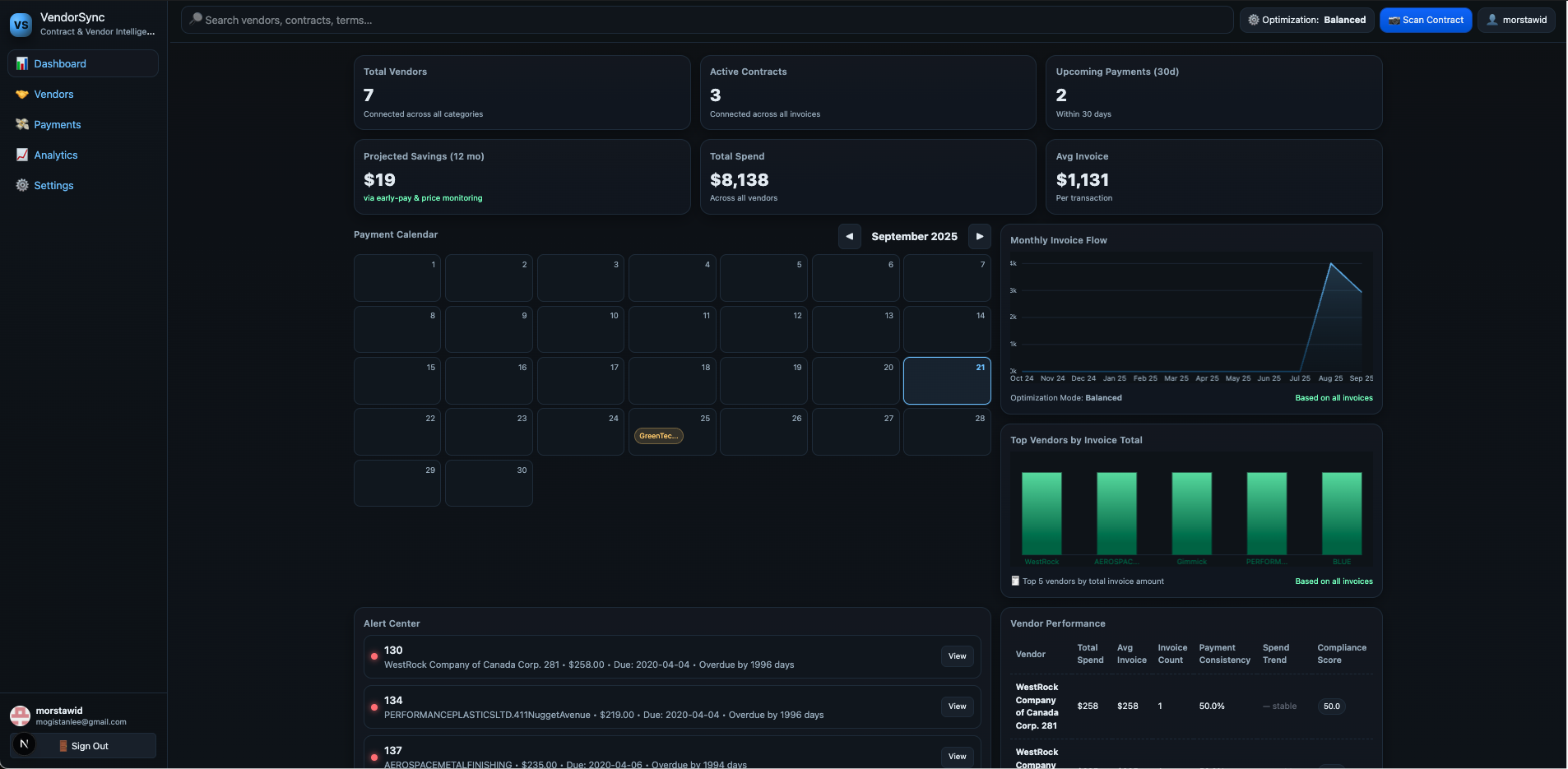
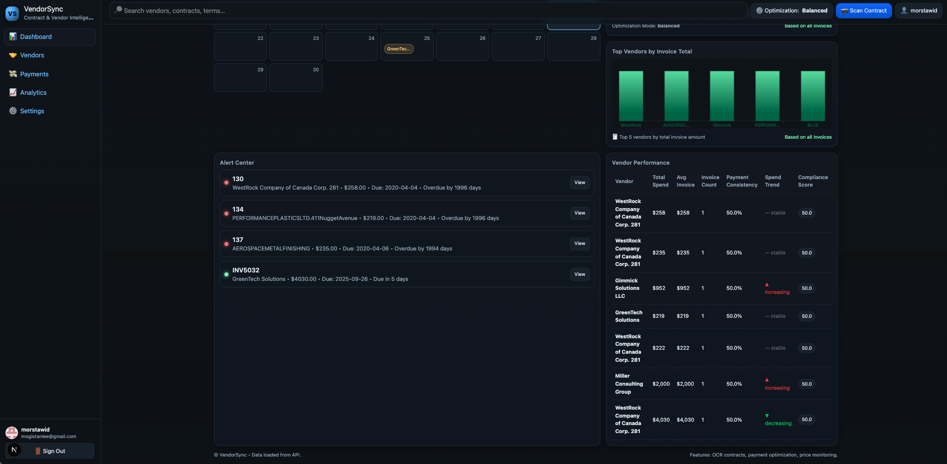
Vendor Sync transforms invoice processing from a time-consuming manual task into an intelligent, automated system. Using advanced OCR and AI technology, our platform instantly extracts data from PDFs of invoices in just seconds. But we go far beyond simple digitization. Our system automatically calculates real-time vendor performance scores, tracks payment patterns, and identifies early payment discount opportunities, all while integrating seamlessly with your existing workflows through our robust API. What truly sets Vendor Sync apart is its ability to turn your invoice history into strategic business intelligence. Our AI analyzes seasonal spending patterns, predicts cash flow needs, and generates actionable insights like identifying vendors offering unused early payment discounts worth thousands in potential savings. The platform provides comprehensive vendor relationship management with risk assessments, compliance scoring, and automated alerts for performance changes. Whether you're a small business managing a handful of suppliers or an enterprise tracking hundreds of vendor relationships, Vendor Sync gives you the same analytical power as Fortune 500 companies, helping you make data-driven decisions that optimize costs, improve vendor relationships, and accelerate business growth.
How we built it
We built VendorSync with a modern, scalable tech stack designed for real-time performance. NestJS powers our backend, handling CRUD operations, OCR processing, and automated background job scheduling for AI insights and vendor performance metrics. Our PostgreSQL database doesn't just store data—it actively processes it using sophisticated stored procedures and triggers that automatically update vendor performance metrics whenever new invoices are added. The frontend leverages Next.js for optimal performance and Tailwind CSS for responsive design, while Clerk handles secure authentication. We've implemented real-time notifications using PostgreSQL's LISTEN/NOTIFY system, ensuring users get instant updates when their vendor metrics change.
Challenges we ran into
Rate limiting became our biggest hurdle since we're using free-tier LLM services. We faced constant rate limit exceptions during peak usage, which would break the user experience. We solved this by implementing a sophisticated debouncing system that prevents API abuse while ensuring legitimate requests get processed smoothly. Database token limits presented another challenge when processing large invoice batches. Our AI-generated insights and vendor analysis procedures sometimes exceeded PostgreSQL's function parameter limits. We addressed this by optimizing our data structures and breaking complex operations into smaller, more efficient chunks. Real-time synchronization between invoice processing and performance metrics updates required careful coordination. We built a robust trigger system that ensures data consistency while maintaining lightning-fast response times.
Accomplishments that we're proud of
Lightning-fast invoice processing - Upload any invoice format and get structured data extracted in under 6 seconds. What used to take 15-20 minutes of manual work now happens automatically with high accuracy. Intelligent performance metrics - Our system automatically calculates vendor reliability scores, payment patterns, and risk assessments using real transaction data. These metrics update in real-time as new invoices come in. AI-powered business insights - We transform raw invoice data into strategic recommendations, helping businesses identify cost savings, vendor risks, and optimization opportunities they never knew existed.
What we learned
Frontend-backend integration taught us valuable lessons about API design and real-time data synchronization. We learned to build resilient systems that handle network failures gracefully while maintaining a smooth user experience. Database optimization became crucial when dealing with complex analytical queries. We discovered the power of PostgreSQL triggers and stored procedures for maintaining data consistency at scale. AI prompt engineering helped us understand how to structure business data for maximum insight generation, balancing specificity with flexibility.
What's next for VendorSync
Automatic alert system - Proactive notifications for payment due dates, vendor performance changes, and cost-saving opportunities, keeping users ahead of potential issues. Contract compliance and renewal management - Expanding beyond invoices to handle complete vendor relationships, including contract terms, renewal dates, and compliance tracking for deeper business intelligence. Advanced predictive analytics - Using machine learning to forecast seasonal spending patterns, predict vendor risks, and recommend optimal payment strategies.
Built With
- ai
- bullmq
- clerk
- docker
- groq
- llm
- nestjs
- nextjs
- postgresql
- rabbitmq
- websockets
Log in or sign up for Devpost to join the conversation.