What it does
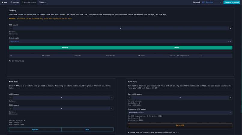
Synergy can issue the rUSD stablecoin by over-collateralizing with XDC. You can swap rUSD for other synthetic assets (Commodities, Currencies, etc.) in the internal DEX with no slippage. You can also use rUSD to borrow synths to short them.
We introduce a new insurance mechanism which uses RAW (Synergy's governance token), which can compensate your losses incurred by asymmetry in the global debt pool. This allows Synergy to release more assets much quicker, and makes the synths' pegs much more precise.
Synergy is deployed on both Apothem testnet and XinFin mainnet. You can try it out in our dApp. To get test wXDC and RAW tokens, use the Faucet tab.
Inspiration
When modeling Synergy, we were inspired by Synthetix, FRAX, and Overlay protocol architectures. Our protocol has an optimal balance of over-collateral and algorithmic backing. This will allow to maintain the most accurate peg at the highest level of protocol reliability.
Oracles
In our MVP we used Chainlink oracle interfaces, but it is possible to use other data feeds too. We seek data feeds on the XinFin blockchain to get prices for the XDC token, as well as other currencies' and commodities' prices.
Log in or sign up for Devpost to join the conversation.