About StarkLytics
Inspiration
The idea for Starklytics was born out of a shared frustration within the Starknet ecosystem — the lack of a unified, transparent, and accessible analytics platform. While developers, analysts, and investors were building and engaging with protocols, there was no seamless way to query blockchain data, visualize it in real time, or reward community-driven insights.
We wanted to change that.
Our goal was to bridge the gap between data and decision making by creating a tool that empowers analysts to monetize their work through bounties while helping teams and investors make informed, data backed decisions on Starknet.
⚙️ How We Built It
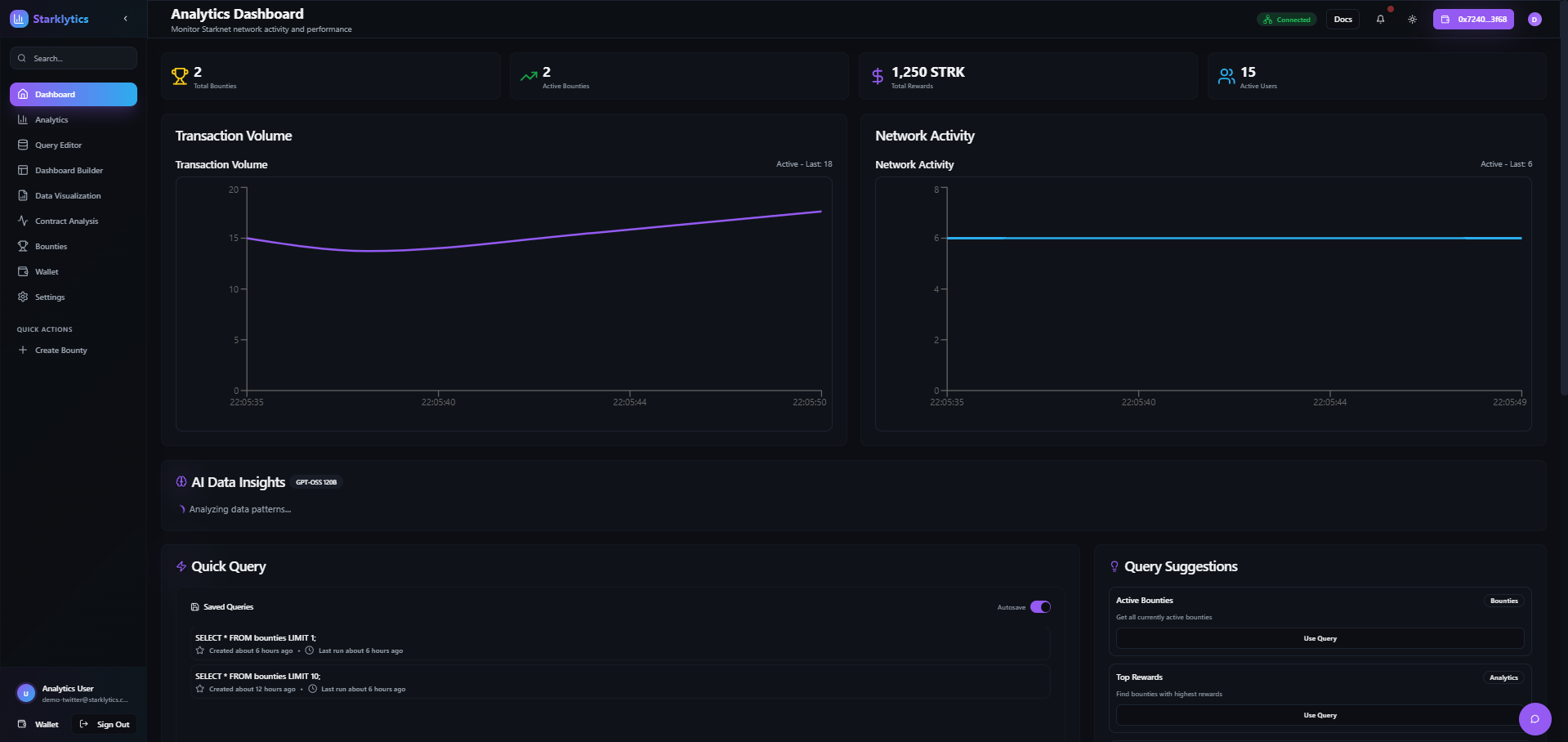
We built Starklytics as a full stack analytics platform tailored for the Starknet ecosystem.
Frontend: Developed with React and Tailwind for a clean and responsive user interface with dark and light mode support.
Backend: Powered by Node.js and integrated with WebSockets for real time query execution and dashboard updates.
Database Layer: Connected to indexed Starknet data sources to allow live querying and visualization.
Authentication and Wallet Integration: Implemented Argent X and Braavos wallet connections along with social logins for easy onboarding.
Bounty System: Designed to allow project owners to post tasks, analysts to submit research, and teams to fund completed work.
Visualization Tools: Built a drag and drop dashboard builder with multiple chart types such as tables, counters, and pivot charts to help users present insights beautifully and efficiently.
🚀 What We Learned
Throughout development, we learned valuable lessons about:
Blockchain data indexing and querying, especially around Starknet’s unique data model.
Designing UI and UX for data heavy applications, balancing simplicity with analytical depth.
Real time interactivity, ensuring dashboards remain live and collaborative.
Wallet based authentication, combining decentralized and traditional sign ins.
Bounty driven research models, where analytics can be incentivized and verified transparently.
🧩 Challenges We Faced
Like any ambitious project, Starklytics came with its own set of challenges.
Query Editor and Data Handling
- The query editor was not limiting results correctly; even when using LIMIT 10 it returned all data.
- Transitioning from running a query to visualizing it on a dashboard did not function properly.
Data Visualization
- Chart visuals overlapped or misaligned with the data source section.
- Some chart labels were missing or displayed incorrectly.
RPC Endpoint
- There was uncertainty about which RPC endpoint was actively in use, making it difficult to verify feedback.
Wallets and Authentication
- Social login redirected users to the dashboard without authenticating them.
- Google sign in behaved like a demo rather than performing a real OAuth flow.
Dashboard and Profile Management
- Dashboards could not be saved or retrieved even after confirmation.
- Profile buttons such as View My Bounties, Achievements, and Wallet Settings were not functional.
Settings and UI
- The dark and light mode toggle did not switch themes correctly.
- Autosave Queries and Save Dashboard features did not store user data as expected.
Each issue helped us understand how to improve user flow, data reliability, and feature integration for future releases.
💡 Looking Ahead
Starklytics is still evolving. Our next steps include:
Improving the query editor for speed and accuracy.
Enhancing bounty transparency and reward tracking.
Integrating Fundable for decentralized bounty disbursement.
Strengthening authentication and wallet connections.
Introducing collaborative dashboards for teams.
At its core, Starklytics represents a vision to make blockchain data accessible, actionable, and rewarding for everyone in the Starknet ecosystem.
Built With
- cairo
- css
- javascript
- postgresql
- react
- schdcn
- starknet
- supabase
- tailwind
- typescript
- vercel
- vite
Log in or sign up for Devpost to join the conversation.