AI powered Phishing and Spam Detector
It all started when my email got hacked. I fell for what seemed like a legitimate message from my bank and unknowingly handed over my credentials. Within minutes, my accounts were compromised, and I was scrambling to regain control. The experience was a wake-up call — phishing attacks are getting more sophisticated, and people aren’t equipped to recognize them.
That incident inspired me to create a solution: an interactive, AI-driven simulator that empowers users to spot and respond to phishing threats before it’s too late. Understanding the Problem: Why Phishing is So Effective Phishing attacks have evolved significantly, leveraging advanced technologies like generative AI to mimic legitimate communications with startling accuracy. These attacks exploit human vulnerabilities, such as trust in familiar brands or urgency in decision-making. Traditional anti-phishing measures often fall short because they rely on static indicators like domain names or email headers, which attackers can easily manipulate The challenge lies in the dynamic nature of phishing. Attackers adapt quickly, using tools like machine learning to craft highly personalized and context-aware scams. To counter this, I aimed to build a system that could analyze not just superficial elements but also deeper behavioral patterns and contextual cues in emails Building the AI-Driven Phishing Detection System Step 1: Conceptualizing the Solution The idea was to create a two-pronged solution: An Interactive Simulator: A training tool that mimics real-world phishing scenarios to educate users on identifying threats. An AI-Powered Detection System: A backend engine capable of analyzing emails and websites for phishing indicators using advanced AI techniques.
Step 2: Developing the Simulator The simulator was designed with user education in mind. Drawing inspiration from platforms like PhishingBox and Infosec IQ, I incorporated features such as: Realistic phishing templates updated regularly to reflect current tactics Customizable campaigns targeting individuals or groups based on their risk profiles Instant feedback for users who fall for simulated attacks, coupled with targeted follow-up training These features ensure that users are not only tested but also educated on how to avoid falling victim to actual phishing attempts.
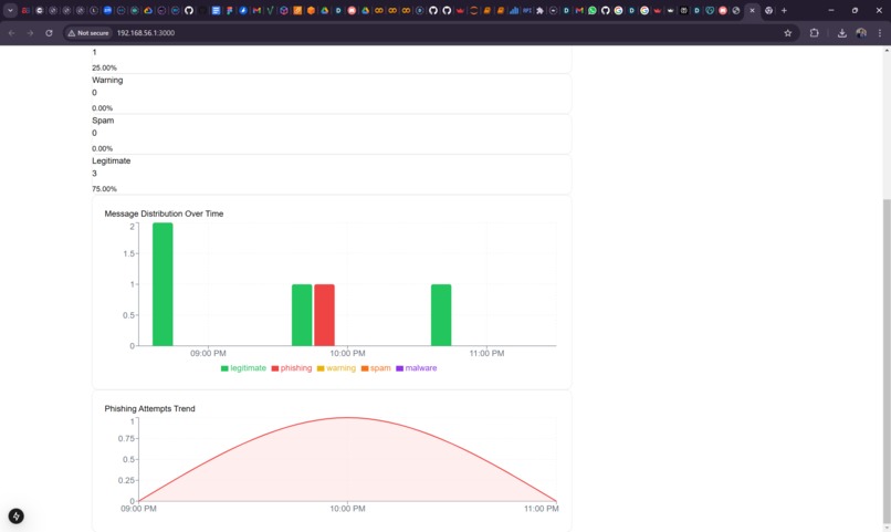
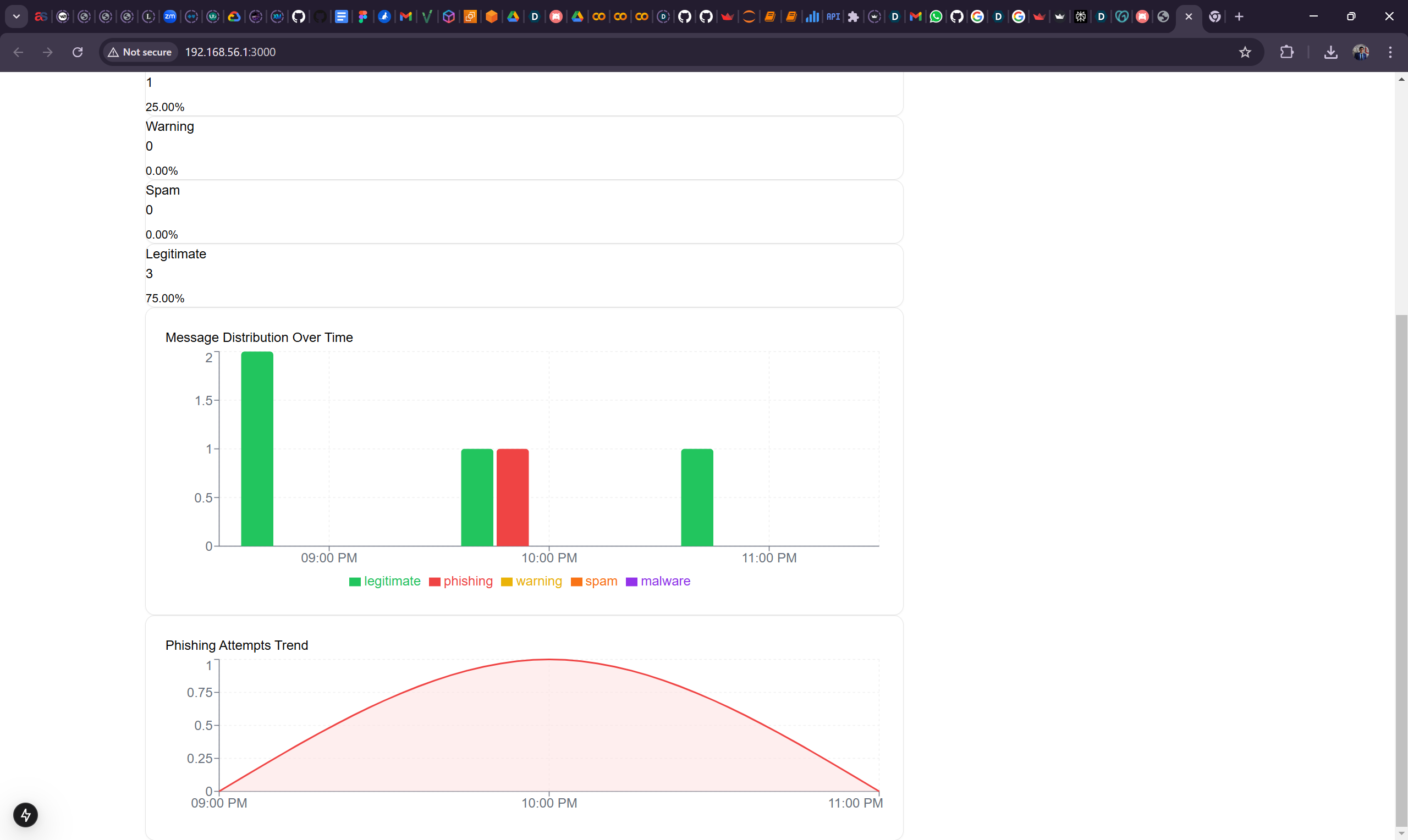
Step 3: Leveraging AI for Detection For the detection system, I integrated multiple layers of AI technologies: Visual-AI: Inspired by VISUA’s approach, this component analyzes visual elements like logos and layouts in emails and websites to detect inconsistencies or high-risk elements Behavioral Analysis: Using machine learning models, the system evaluates sender behavior patterns and message context to identify anomalies indicative of phishing Generative AI Detection: By incorporating models capable of recognizing text generated by large language models (LLMs), the system can flag messages crafted using generative AI techniques47. These components work together in a parallel processing architecture to minimize false positives and negatives while providing real-time threat assessments.
Step 4: Testing and Refinement The system underwent rigorous testing using simulated phishing campaigns. Feedback from these simulations helped refine the algorithms, ensuring they could adapt to emerging threats just as attackers evolve their tactics Impact and Future Outlook The result is a comprehensive solution that not only detects phishing attempts but also empowers users through education. By combining cutting-edge AI technologies with interactive training tools, this system addresses both technological and human vulnerabilities in cybersecurity. Looking ahead, I plan to enhance the system by integrating it with organizational security frameworks, enabling seamless deployment at scale. Additionally, continuous updates will ensure it remains effective against new types of phishing attacks. This journey has been both challenging and rewarding. What began as a personal setback has transformed into an opportunity to make a meaningful impact in the fight against cybercrime. Through innovation and determination, I hope this solution will help others avoid the pitfalls I once faced.
Turning a Setback into Innovation: My Journey to Building an AI-Driven Phishing Detection System It all started with a single email. The message appeared legitimate, seemingly sent by my bank, complete with official branding and an urgent tone. Without a second thought, I clicked the link and entered my credentials, unknowingly opening the door for cybercriminals to compromise my accounts. Within minutes, I was locked out, panicking as I tried to regain control of my financial life. That experience was a wake-up call—phishing attacks had become far more sophisticated than I had realized, and I wasn’t prepared to recognize them. This incident wasn’t just a personal failure; it was a revelation. It exposed the growing threat of phishing scams and highlighted how ill-equipped most people are to defend themselves against them. The attackers had exploited not just technological vulnerabilities but human ones—trust, urgency, and lack of awareness. I knew I wasn’t alone in this experience, and that realization inspired me to take action. My goal became clear: to create a solution that would empower people to recognize phishing threats before it was too late. That determination led me on a journey to build an interactive, AI-driven phishing simulator and detection system. The Growing Threat of Phishing Phishing has evolved into one of the most dangerous forms of cybercrime today, leveraging advanced technologies to deceive even the most vigilant users. Attackers no longer rely on poorly written emails or obvious scams; instead, they use sophisticated techniques, including generative AI, to craft messages that mimic legitimate communications with startling accuracy. These scams exploit human psychology—trust in familiar brands, fear of missing out, or urgency in decision-making—to trick victims into revealing sensitive information. Traditional anti-phishing measures often fall short because they focus on static indicators like suspicious domain names or email headers. However, attackers have become adept at bypassing these defenses by using dynamic techniques such as personalized messaging and realistic visuals. The problem is no longer just technological; it’s also educational. People need tools that not only detect phishing attempts but also teach them how to recognize and respond to these threats effectively. Building the Solution: A Blend of Education and Technology The solution I envisioned had two key components: an interactive simulator designed to educate users about phishing tactics and an AI-powered detection system capable of analyzing emails and websites for phishing indicators. Together, these tools would address both the human and technological aspects of the problem. Creating the Interactive Simulator The first step was building the simulator—a training tool that mimics real-world phishing scenarios to help users recognize threats in a safe environment. Drawing inspiration from existing platforms like PhishingBox, I designed the simulator to be both realistic and engaging. It features: Realistic Scenarios: Templates modeled after actual phishing campaigns, updated regularly to reflect current tactics. Customizable Campaigns: Organizations can tailor simulations based on specific risk profiles or user behaviors. Immediate Feedback: Users who fall for simulated attacks receive instant feedback explaining what they missed and how they can improve. The goal was not just to test users but to educate them through hands-on experience. By facing realistic scenarios in a controlled environment, users could build their skills and confidence in identifying phishing attempts. Developing the AI-Powered Detection System While education is crucial, technology also plays a vital role in combating phishing. For the detection system, I leveraged multiple layers of artificial intelligence to analyze emails and websites for signs of phishing: Visual Analysis: Inspired by tools like VISUA’s visual-AI technology, this component examines visual elements such as logos, layouts, and design inconsistencies that may indicate fraudulent activity. Behavioral Analysis: Using machine learning models trained on large datasets of email behavior patterns, the system identifies anomalies in sender behavior or message context that could signal phishing attempts. Generative AI Detection: With attackers increasingly using generative AI tools to craft convincing messages, this component detects text patterns indicative of AI-generated content. These components work together seamlessly to provide real-time assessments of potential threats while minimizing false positives and negatives. By combining visual analysis with behavioral insights and generative AI detection, the system offers a comprehensive approach to identifying phishing attempts. Overcoming Challenges Building this system was not without its challenges. Testing was particularly rigorous; simulated phishing campaigns were used extensively to refine the algorithms and ensure their effectiveness against evolving threats. Balancing accuracy with usability was another hurdle—false positives could erode trust in the system, while false negatives could leave users vulnerable. Despite these challenges, the project progressed steadily through iterative development and feedback loops. Each setback became an opportunity for improvement, bringing me closer to creating a robust solution. The Impact: Empowering Users Against Cyber Threats The result of this journey is a powerful tool that not only detects phishing attempts but also empowers users through education. By combining cutting-edge AI technologies with interactive training tools, this system addresses both technological vulnerabilities and human weaknesses in cybersecurity. The impact has been profound. Users who engage with the simulator report increased confidence in identifying phishing attempts, while organizations benefit from reduced risk exposure. The detection system provides an added layer of security by identifying threats before they reach end-users. Looking ahead, I plan to expand the system’s capabilities by integrating it with organizational security frameworks for seamless deployment at scale. Continuous updates will ensure it remains effective against emerging threats as attackers adapt their methods. A Personal Mission Turned Into Innovation What began as a personal setback has transformed into an opportunity to make a meaningful impact in the fight against cybercrime. My experience taught me that even small mistakes can have significant consequences—but it also showed me the power of resilience and innovation. By creating an AI-driven phishing simulator and detection system, I hope to help others avoid the pitfalls I once faced. This project is more than just a technical achievement; it’s a mission to empower individuals and organizations alike to stay one step ahead in an ever-changing digital landscape. Through education and technology, we can turn vulnerabilities into strengths—and build a safer online world for everyone.
Built With
- ai
- amazon-web-services
- chromeextensions
- cybersecurity
- flask
- gcp
- github
- gmailapi
- godaddy
- mongodb
- natural-language-processing
- next
- node.js
- python
- react.js
- scikit-learn
- streamlit
- tailwindcss
- vercel
Log in or sign up for Devpost to join the conversation.