Inspiration
The inspiration for SpendShield came from observing the struggles many people face with financial literacy and discipline. While numerous budgeting apps exist, most treat financial management as a solitary, often tedious activity. We realized that humans are inherently social creatures who thrive on connection and competition. By combining behavioral psychology principles with social dynamics, we set out to create solution that transforms the typically isolating experience of financial management into a fun, social endeavor that leverages positive peer pressure and support to encourage better habits.
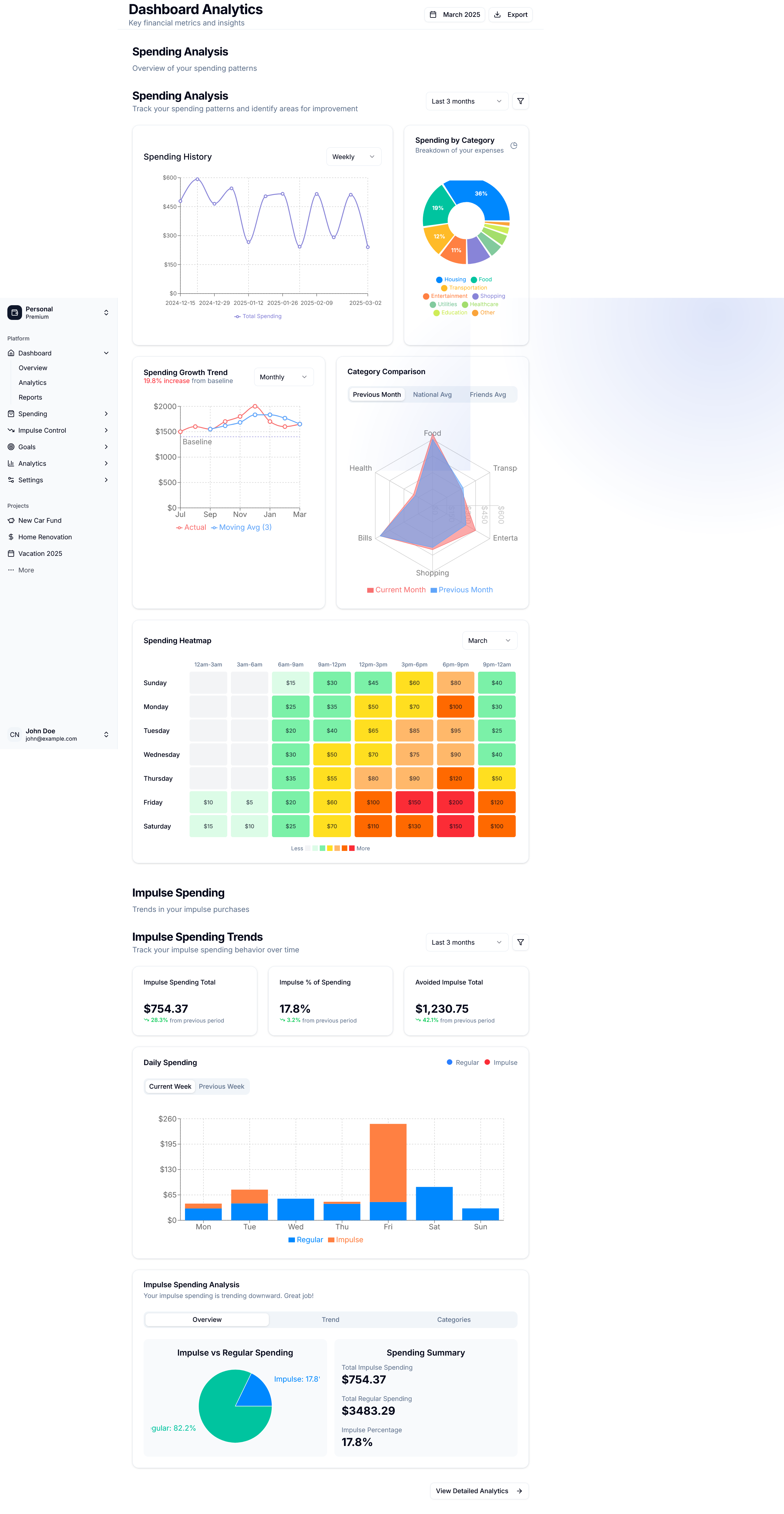
What it does
SpendShield transforms financial management into a social media experience by:
- Visualizing spending patterns through intuitive charts and graphs that help users identify areas for improvement
- Creating a social feed where friends can see each other's financial wins and offer support through likes and comments
- Implementing a savings leaderboard that gamifies saving by ranking users against their friends based on savings percentage
- Providing personalized insights on spending habits with actionable recommendations
- Celebrating financial milestones through achievement badges and rewards
- Enabling friendly challenges where users can compete with friends on specific saving goals
- Offering trend indicators that show improvement or decline in financial behaviors over time
How we built it
- Frontend: Next.js with TypeScript for type safety and enhanced developer experience
- UI Framework: Tailwind CSS for responsive and customizable design
- Data Visualization: Recharts library for intuitive and interactive financial charts
- State Management: React Hooks for efficient component state handling
- Authentication: Secure user authentication with session management
- Responsive Design: responsive approach ensuring usability across all devices
- Component Architecture: Modular design with reusable components for maintainability
Challenges we ran into
- Balancing privacy with social sharing: Ensuring users control what financial information is shared while maintaining the social aspect
- Creating engaging visualizations: Designing charts that are both informative and visually appealing
- Implementing effective gamification: Developing reward systems that motivate without being superficial
- Building responsive UI components: Ensuring all elements work seamlessly across different screen sizes
- Managing complex state: Coordinating interactions between social features and financial tracking
- Generating meaningful insights: Creating algorithms that provide actionable financial advice
- Designing an intuitive user experience: Making complex financial concepts accessible and engaging
Accomplishments that we're proud of
- Creating an intuitive UI that makes financial data approachable and actionable
- Successfully integrating social features that enhance rather than distract from financial goals
- Developing a savings leaderboard that drives positive competition among friends
- Building responsive visualizations that adapt across devices
- Striking the right balance between fun and functionality
- Designing a platform that encourages financial wellness through positive social reinforcement
- Crafting an experience that transforms a traditionally dry subject into something engaging
What we learned
- The power of social dynamics in driving behavior change
- How to effectively apply gamification principles to serious topics
- Techniques for building responsive and accessible financial interfaces
- How to create a positive feedback loop between social engagement and personal financial goals
- The value of iterative design in refining user experience
What's next for SpendShield
- Integration with banking APIs for automated transaction tracking
- AI-powered spending insights and personalized recommendations
- Group savings challenges for families or friend circles
- Enhanced notification systems for spending alerts and savings opportunities
- Financial education modules integrated into the user journey
- Expanded achievement system with real-world rewards
- Community features for sharing saving tips and strategies
- Support for multiple currencies and international users
Built With
- nextjs
- radix
- react
- rechart
- rust
- supabase
- tailwind
- typescript
Log in or sign up for Devpost to join the conversation.