Inspiration
Infineon proposed this track that features the whole process of machine learning including data acquisition, training a classifier and deploying the trained model on the Raspberry Pi. We have all been relatively new to machine learning, especially on audio data so we took the challenge to make some experience on that interesting topic.
What it does
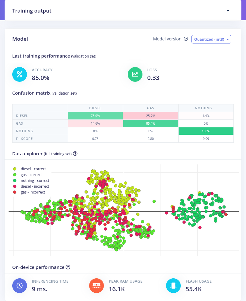
We trained a classifier on edge impulse to distinguish between the engine types petrol and diesel from the sound of vehicles.
How we built it
We found a list of YouTube videos on Google Research and scanned the titles of the videos to label our sound recordings by petrol or diesel. Then we used Edge Impulse, which we got to know from the workshop by Infineon to train a classifier. For this, we additionally recorded some non-car sounds on the raspberry pi, such that our classifier does not make predictions from unrelated data.
Challenges we ran into and what we learned
Most of us have set up a raspberry pi before, but not on a public network. On the first day, connecting to the pi using the public wifi and a specific hostname worked great. Later we were facing some problems. We think that the easiest way in such an environment is to connect both the laptop and the pi to a hotspot hosted by a phone. This worked great when we were outside, but inside the building, our 4G connection was not reliable enough. Apart from that, bringing your own router as a hotspot that also bridges the public wifi could be worth a try.
We have all been new to machine learning and dealing with audio data, so we are happy that we could get to know the whole workflow of collecting data, training a classifier and testing it. We definitely learned how hard it is to acquire some good data for machine learning, at least in such a short time as a 3 day hackathon. Apart from that, it was the first time soldering for most of us which was really interesting. Beyond that, we talked about really interesting topics with the other participants. Attending the hackathon was absolutely worth it.
What's next for Sound Of Propulsion - Team Fast Fourier
Maybe one of us will dive deeper into machine learning and audio data preprocessing one day and will then give this project another look. We expect that with more experience one could surely improve the results on our edge impulse project, but we are all satisfied with what we learned these days.
Built With
- edgeimpulse
- python

Log in or sign up for Devpost to join the conversation.