-
-
A screen for saving details, with options to search, update, or delete.
-
A registration form to add a new user and link them to their personal RFID card.
-
Using the Perplexity API to ensure we stay updated on stock status and potential restocking needs.
-
-
Order HistoryAdditional details for the onboarding form.
-
Order History
-
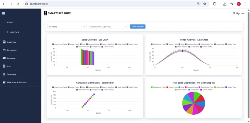
Smart analytics with advanced filtering options.
-
A menu with cart-based recommendations for meal completion.
-
-
Signing (currently left blank for testing).
-
(New recommendations powered by Perplexity AI.)
Inspiration
The Personal Why Behind SmartCafe-suité
It all started with frustration — not the kind that passes, but the kind that keeps showing up every single day.
I remember standing in line at our college cafe during one of those precious 10-minute breaks between back-to-back lectures. I was hungry, exhausted, and desperate to grab something quick. But instead of a snack, I got a crowd of equally hungry students, one overwhelmed cafe worker, and payment systems that kept failing. Whether it was UPI not scanning, credit cards needing multiple swipes, or just a general sense of chaos — the outcome was the same: I’d miss my chance to eat. Again.
And the worst part? Even if I finally got to the counter, they’d be out of what I wanted. Not because demand was too high — but because there was no system to track stock in real-time. Just paper bills. Manual auditing. Exhausted staff. Wasted time. Wasted food. Wasted effort.
That moment made me pause and ask: Why do we still run cafes this way?
So I started talking to people. And it turns out — this wasn’t just my college. It was every college. Everywhere I went, I saw the same inefficiencies, the same frustration, and the same missed meals.
That’s when the idea for SmartCafe-suité was born.
What if we could fix this?
What if your student ID became your wallet?
What if transactions were instant, paperless, and contactless?
What if the cafe always knew what to stock, when to stock it, and how much they sold — without needing a pen or calculator?
This project started as a personal pain, but quickly turned into a shared vision.
A dream to modernize campus cafes.
To ensure no student ever misses a meal because of tech delays or stock errors again.
That dream is now real.
It’s called SmartCafe-suité.
🚀 What it does
SmartCafe-suité is an integrated RFID-based smart ID system designed for campus environments. It brings together hardware and cloud services to enable:
- Contactless tap-and-pay transactions using RFID-enabled student IDs
- Real-time order processing and automated billing
- AI-driven inventory forecasting
- Sales analytics with dynamic dashboards
- Instant mobile notifications
- Complete paperless auditing for admins
For students, it’s simple: Choose. Tap. Pay. Eat.
By the time you read that, payment is done.
🧱 How we built it
This system is built across three tightly integrated layers:
1. 🌐 Frontend (Web App)
- Built using Next.js, React, and Redux
- Connected with Firebase for real-time sync and authentication
- Embedded AI models for demand forecasting and smart recommendations
2. 🔐 Backend Middleware
- Developed in Node.js
- Acts as a secure bridge between ESP32 devices and Firebase
- Manages transaction validation and access control
- Ensures data integrity and elevated permissions for admin tasks
3. 📶 Embedded Firmware (IoT Layer)
- Built using C++ on ESP32 microcontrollers via PlatformIO
- Reads RFID tag data and connects via Wi-Fi
- Sends secure transaction packets to the middleware in real-time
⚙️ Challenges we ran into
Every layer brought its own set of obstacles:
- ESP32 and Firebase don’t play well directly, so we built our own middleware server to bridge the gap.
- Running AI models on the frontend without lagging the user interface required extensive optimization.
- Implementing a robust OTP-based authentication system took multiple iterations for security + simplicity.
- Ensuring that hardware, cloud, and UI components all synced in real time was a serious architectural challenge.
🏆 Accomplishments we’re proud of
- Built a complete end-to-end system — hardware to cloud
- Delivered a contactless cafe experience that feels like magic
- Reduced transaction time to under 2 seconds
- Enabled live inventory tracking with AI-powered forecasting
- Designed a clean, intuitive admin dashboard for reporting and analytics
- Ensured security-first design across the entire stack
📚 What we learned
This project taught us more than we imagined:
- How to build scalable, real-time applications using Firebase
- How to connect AI forecasting models to dynamic frontend systems
- How to write reliable embedded firmware with proper fallback mechanisms
- Why secure full-stack design matters — especially when money and identity are involved
Most of all, we learned how tech, when done right, can remove everyday pain points and improve lives — starting with something as basic as a meal.
🔮 What’s next for SmartCafe-suité
This is just the beginning.
Here’s what’s coming next:
- More accurate AI forecasts with item-level demand trends
- Multi-campus support so colleges can manage everything from one dashboard
- Integration of QR and biometric-based payments
- More user-friendly UI/UX with visual insights and usage history
- Expansion into other retail domains — like bookstores, gyms, and libraries
🌍 The Big Vision
Imagine this running in every college across the country — or the world.
Imagine millions of students never missing a meal, cafe workers spending less time managing paper bills, and institutes having full visibility into their cafe’s performance.
It started with a delay in a snack line.
It became a revolution in how students eat and how cafes run.
Welcome to the SmartCafe-suité era.
Built With
- api
- arduinoframework
- axios
- c++
- chart.js
- esp32
- express.js
- firebaseauthentication
- firebaserealtimedatabase
- javascript
- next.js
- node.js
- otplib
- perplexityai
- platformio
- react-chartjs-2
- react.js
- redux
- sass
- scss
- toolkit
- twilioapi
- typescript
Log in or sign up for Devpost to join the conversation.