Inspiration
What it does
How we built it
Challenges we ran into
Accomplishments that we're proud of
What we learned
What's next for Site Flow
🏗️ SiteFlow – Simplifying Construction Site Management
🚧 Problem
Construction sites, especially for small to mid-sized firms in India, often suffer from disorganized operations:
- Labour attendance is recorded on paper.
- Material usage is tracked manually.
- Contractor payments are delayed due to unclear records.
- Progress updates are shared informally via WhatsApp.
This results in miscommunication, delays, material wastage, and lack of transparency between stakeholders.
💡 Solution
SiteFlow is a web-based ConstructionTech platform that digitizes day-to-day site operations. It empowers:
- Site Managers to record daily labour attendance, upload site progress images, and log material usage.
- Contractors to generate GST-compliant invoices and track spending.
- Project Owners to monitor multiple sites with real-time dashboards.
The app is mobile-first and built with simplicity in mind, making it usable even in rural or low-tech job sites.
🔑 Features
- 📋 Labour Tracking – Daily attendance, roles, hours worked
- 🧱 Material Inventory – Vendor details, consumption logs
- 📸 Progress Reports – Image-based daily logs with notes
- 🧾 Billing System – Downloadable, GST-compliant PDF invoices
- 🔔 Smart Alerts – Task reminders & notifications (Email/WhatsApp)
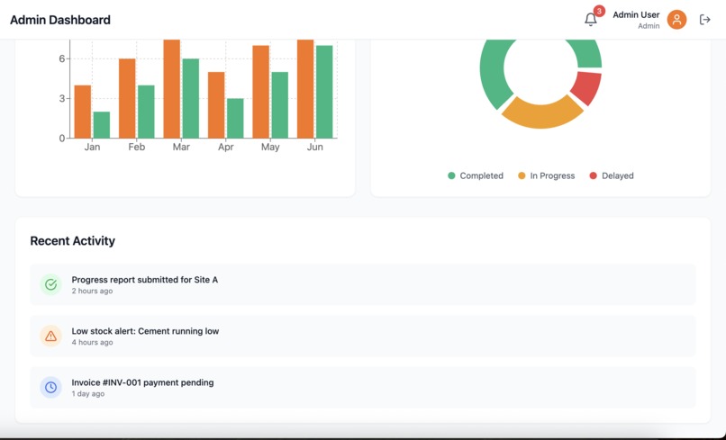
- 📊 Admin Dashboard – Centralized project health & insights
🛠️ Tech Stack
| Layer | Tools Used |
|---|---|
| Frontend | React.js + Tailwind CSS |
| Backend | Node.js + Express.js |
| Database | supabase |
| Auth | supabase |
| Hosting | Netlify (frontend) + Render (backend) |
| Extra | WhatsApp API, PDFKit, Multer (for uploads) |
🚀 Outcome
With SiteFlow, what once took hours — tracking, reporting, and billing — now takes minutes. It’s a low-barrier, high-impact tool that makes construction management simpler, faster, and more reliable.
📌 Future Scope
- 🧾 Vendor payment history & approvals
- 📱 Native mobile app (PWA / React Native)
- 🌐 Multilingual support (English + Hindi + Regional)
- 📈 Analytics dashboard with predictive alerts
🎯 Vision
To become the go-to digital assistant for every construction site, especially in India’s rapidly growing tier-2 and tier-3 cities.
Built With
- css
- express.js
- jwt
- node.js
- postgresql
- react
- tailwind
Log in or sign up for Devpost to join the conversation.