Inspiration
Modern software development often requires weeks of planning, architecture design, coding, testing, and reviews before a working system is produced.
Many teams struggle with:
- Translating raw ideas into structured requirements
- Designing scalable system architectures
- Maintaining consistent documentation
- Ensuring quality and security from the start
We asked a simple question:
What if AI could act like a complete engineering team and execute the entire Software Development Lifecycle automatically?
Inspired by the power of Amazon Nova models and Agentic AI, we built Nova SDLC Architect — a platform that transforms an idea, voice input, or whiteboard sketch into a production-ready software project within minutes.
What it does
Nova SDLC Architect converts a plain-language requirement, voice description, or image-based design into a complete software project by orchestrating eight specialized Amazon Nova AI agents, each responsible for a stage of the Software Development Lifecycle.
The system automatically generates:
- Structured requirements and user stories
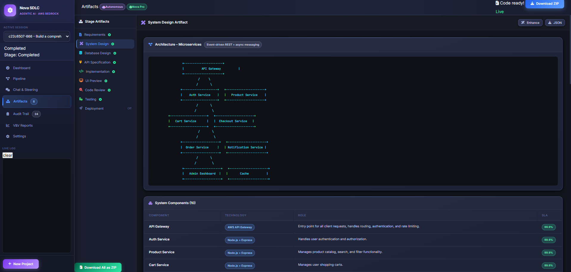
- System architecture and design decisions
- Database schema and ER diagrams
- API specifications
- Complete application source code
- UI/UX screen designs
- Code review and security analysis
- Automated test suites
Key Features
Live Token Streaming
Watch Amazon Nova generate responses in real-time using streaming tokens.Voice Input
Capture requirements naturally using browser speech recognition.Multimodal Image Analysis
Upload whiteboard sketches, diagrams, or screenshots to automatically extract requirements.Agent Handoff Visualization
Visual feedback showing which AI agent is currently executing.ZIP Download
Download the full generated project ready to run locally.
This dramatically reduces the time required to move from idea → working system.
How we built it
The platform uses Amazon Bedrock Nova models orchestrated through a Python backend pipeline.
Technology Stack
Frontend
- Vanilla JavaScript Single Page Application
- Custom dark-themed UI
- Web Speech API for voice input
- WebSockets for real-time streaming updates
Backend
- FastAPI
- Python 3.10+
- Uvicorn server
- Pipeline session management
AI Layer
- Amazon Bedrock
- Nova Pro v1
- Nova Lite v1
- boto3 SDK
AI Agent Pipeline
The system coordinates eight specialized AI agents:
| Agent | Nova Model | Output |
|---|---|---|
| Requirements Analyst | Nova Pro v1 | User stories, DoR/DoD, stakeholder mapping |
| Solution Architect | Nova Pro v1 | Architecture diagrams, ADRs, SLOs |
| Data Architect | Nova Pro v1 | Database schema, ERD, migrations |
| API Designer | Nova Pro v1 | OpenAPI specifications |
| Senior Developer | Nova Pro v1 | Full source code |
| UI/UX Designer | Nova Lite v1 | UI mockups and design systems |
| Code Reviewer | Nova Lite v1 | Security findings and complexity analysis |
| QA Automation | Nova Pro v1 | Unit, integration, e2e, and performance tests |
Each agent receives the structured output from the previous stage, enabling a complete Agentic SDLC pipeline.
Amazon Nova Integration
| API Used | Purpose |
|---|---|
bedrock-runtime.converse_stream() |
Real-time token streaming |
bedrock-runtime.converse() |
Image analysis and fallback calls |
| Nova Pro Multimodal | Image-based requirements extraction |
Model: amazon.nova-pro-v1:0 |
Core development tasks |
Model: amazon.nova-lite-v1:0 |
UI design and code review |
All generated artifacts are fully produced by LLM agents.
Challenges we ran into
Agent Context Handoff
Passing structured context between eight agents without losing information required careful prompt engineering.
Real-Time Streaming
Implementing smooth real-time token streaming using WebSockets while maintaining UI responsiveness.
Multimodal Parsing
Extracting meaningful requirements from whiteboard images and diagrams was complex due to inconsistent drawing styles.
Maintaining Consistency
Ensuring generated architecture, APIs, database, and code stayed aligned across agents required validation steps.
Demo Mode Support
We implemented a fallback demo mode so the platform works even without AWS credentials.
Accomplishments that we're proud of
- Built a fully functional 8-agent autonomous SDLC pipeline
- Integrated Amazon Nova streaming APIs
- Implemented multimodal requirement extraction
- Added voice-driven requirement input
- Generated complete runnable software projects
- Built a real-time AI workflow visualization system
- Demonstrated Agentic AI orchestration across the entire SDLC
This project shows how AI can move beyond code generation to full lifecycle engineering.
What we learned
Specialized AI Agents Work Better
Breaking SDLC tasks into specialized agents significantly improved results.
Transparency Builds Trust
Showing token streaming allows users to understand AI reasoning.
Multimodal Input Is Powerful
Developers frequently start with diagrams rather than written requirements.
Prompt Engineering Is Critical
Structured prompts ensured consistency across architecture, database, API, and code generation stages.
What's next for SDLC Life Cycle
We plan to evolve Nova SDLC Architect into a fully autonomous AI engineering platform.
CI/CD Integration
- Automatic GitHub repository creation
- AI-generated CI/CD pipelines
- Cloud deployment automation
Cloud Architecture Generation
- Infrastructure-as-Code generation
- AWS architecture diagrams
Collaborative Development
- Multi-user project sessions
- AI-assisted design collaboration
New AI Agents
- Security architecture agent
- DevOps automation agent
- Performance optimization agent
Voice-Driven Development
- Integration with Amazon Nova Sonic
- Conversational project creation workflow
Our long-term vision is an AI engineering partner capable of designing, building, testing, and deploying complete systems autonomously.
Built With
- amazonbedrock
- amazonnova
- css3
- fastapi
- html5
- javascript
- python
- spa
- websockets
Log in or sign up for Devpost to join the conversation.