ScamurAI
Inspiration
With the growing rise of online payment fraud, we wanted to create a solution that goes beyond traditional fraud detection. Most systems are centralized and reactive. We were inspired to build a system that is proactive, collaborative, and powered by AI—something that could adapt and scale as fast as the scams do.
What it does
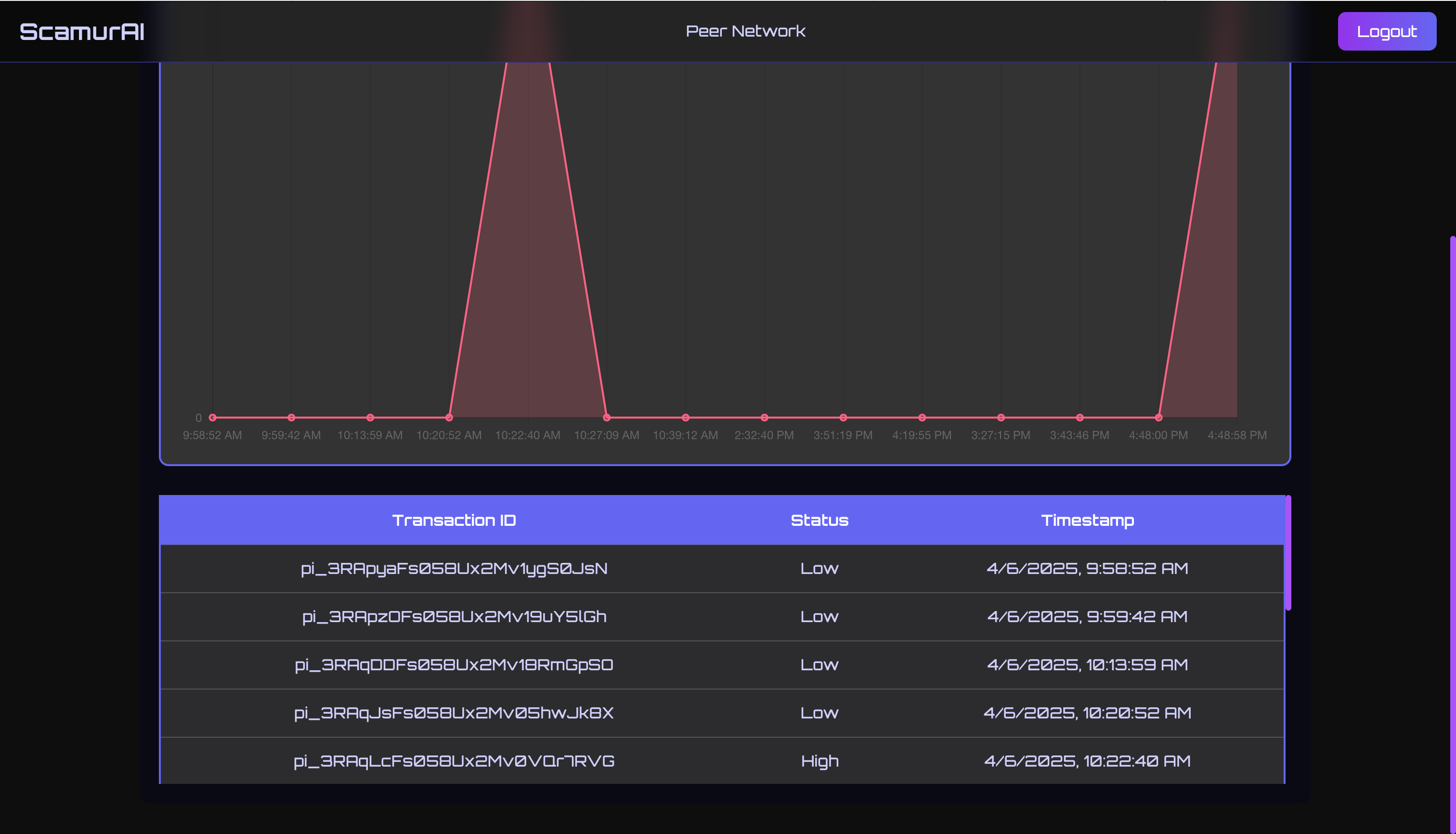
ScamurAI is a decentralized, AI-powered fraud detection firewall. It uses a trained machine learning model to identify suspicious payment behavior in real time. Once detected, the system broadcasts a fraud alert to all connected peers using a Gun.js peer-to-peer network, enabling collaborative fraud defense across all nodes.
How we built it
- Backend: Node.js, Express, Stripe API for payment monitoring.
- AI Model: Trained a fraud detection model using Python (XGBoost / Isolation Forest).
- Peer Network: Built using Gun.js with SEA for identity and signature verification.
- Real-time Communication: Fraud alerts are signed and shared via Gun’s decentralized graph.
- Dashboard: React.js interface with live fraud monitoring and peer connections.
Challenges we ran into
- Managing consistent peer-to-peer communication across different devices.
- Ensuring secure and verifiable fraud alert signatures using Gun SEA.
- Integrating AI predictions smoothly into a real-time Node.js environment.
- Capturing accurate IP and location data in test mode for meaningful geolocation results.
Accomplishments that we're proud of
- Successfully deployed a working fraud detection loop from transaction → ML → alert.
- Built a decentralized system where every peer contributes to the defense.
- Enabled secure identity management and signature verification using Gun SEA.
- Created a clean, animated React dashboard to visualize fraud alerts in real time.
What we learned
- How to architect real-time systems using decentralized technologies.
- Integrating ML models into production-grade JavaScript applications.
- Building secure identity-based systems with Gun.js and SEA.
- The importance of proactive security and community-driven defense.
What's next for ScamurAI
- Incorporate advanced anomaly detection using neural networks.
- Enable encrypted peer-to-peer alert sharing via WebRTC.
- Expand support for multiple payment gateways beyond Stripe.
- Explore cross-network fraud defense using blockchain-based alert logs.
Built With
- auth0
- cors
- dask
- express.js
- fastapi
- graph.js
- gun
- imblearn
- javascript
- joblib
- node.js
- numpy
- pandas
- python
- react
- scikit-learn
- stripe
- tailwind
- vite
- xgboost
Log in or sign up for Devpost to join the conversation.