Inspiration
The financial services industry has a significant gap in accessible risk intelligence tools. While large banks can afford comprehensive risk analysis systems, smaller fintech companies struggle with manual processes that take weeks and cost tens of thousands of dollars. We were inspired to build RiskIntel360 to democratize financial risk intelligence using AWS AI services, making enterprise-grade analysis accessible to organizations of all sizes through automated multi-agent systems.
What it does
RiskIntel360 is a multi-agent financial risk intelligence platform that automates comprehensive risk analysis through five specialized AI agents:
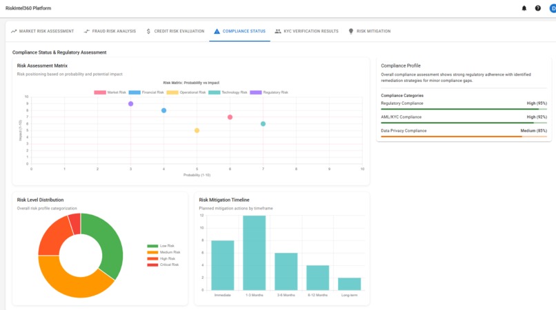
- Regulatory Compliance Agent: Analyzes SEC, FINRA, and CFPB regulatory requirements and compliance gaps
- Fraud Detection Agent: Performs advanced fraud risk analysis using ML-based anomaly detection concepts
- Risk Assessment Agent: Conducts multi-dimensional financial risk evaluation including credit, market, and operational risks
- Market Intelligence Agent: Analyzes market trends, economic indicators, and competitive landscapes
- KYC Verification Agent: Automates customer due diligence and identity verification processes
The platform provides a React-based dashboard with real-time WebSocket updates, interactive charts, and comprehensive reporting capabilities. It includes competition demo scenarios specifically designed for the AWS AI Agent Competition, with measurable impact tracking and performance metrics.
How we built it
Backend Architecture
- Built with Python 3.13 and FastAPI for high-performance async API endpoints
- Implemented Amazon Bedrock integration with support for multiple AI models
- Created AgentCore orchestrator for multi-agent coordination using Amazon Bedrock AgentCore Runtime
- Developed specialized agents using the bedrock_agentcore framework with structured JSON responses
- Implemented comprehensive services including workflow orchestration, credential management, and cost monitoring
Frontend Development
- Built React 18 application with TypeScript for type safety
- Integrated Material-UI 5 for professional financial dashboard components
- Implemented real-time WebSocket connections for live agent updates
- Created interactive data visualizations using Chart.js and other charting libraries
- Developed responsive design with accessibility compliance
AWS Integration
- Integrated Amazon Bedrock for AI model access with retry logic and error handling
- Implemented AWS credential management with secure storage options
- Built cost monitoring and optimization features for AWS service usage
- Created infrastructure support for ECS deployment and auto-scaling
Testing and Quality
- Implemented comprehensive test suites including unit, integration, and performance tests
- Created accessibility testing with automated compliance checking
- Built performance monitoring with dashboard performance metrics
- Developed cost management testing for AWS service optimization
Challenges we ran into
- Multi-Agent Coordination: Implementing effective communication and task distribution between five specialized agents required careful orchestration logic and state management.
- AWS Service Integration: Integrating multiple AWS services (Bedrock, AgentCore, ECS) while managing credentials, costs, and performance required extensive configuration and error handling.
- Real-time Performance: Achieving responsive user experience with complex AI processing required implementing async patterns, WebSocket connections, and efficient caching strategies.
- Financial Data Accuracy: Ensuring the AI agents provide accurate financial analysis required developing specialized prompt templates and validation logic for each domain.
- Cost Optimization: Managing AWS costs while providing comprehensive AI capabilities required implementing intelligent model selection, request batching, and usage monitoring.
Accomplishments that we're proud of
- Complete Multi-Agent System: Successfully implemented five specialized financial AI agents with distinct capabilities and coordinated workflows.
- Production-Ready Architecture: Built a scalable system with FastAPI backend, React frontend, comprehensive testing, and AWS integration ready for deployment.
- Real-time Dashboard: Created an interactive financial dashboard with live updates, performance metrics, and comprehensive data visualizations.
- AWS Competition Integration: Developed specific competition demo scenarios with measurable impact tracking and performance benchmarks.
- Comprehensive Testing: Implemented extensive test coverage including accessibility, performance, integration, and cost management testing.
What we learned
- AI Agent Specialization: Specialized agents with domain-specific prompts and logic perform significantly better than general-purpose AI systems for financial analysis.
- Async Architecture Importance: Python's async/await patterns are crucial for handling multiple concurrent AI requests and maintaining responsive user experience.
- AWS Service Complexity: Integrating multiple AWS AI services requires careful attention to authentication, error handling, cost management, and regional availability.
- Financial Domain Requirements: Building for financial services requires specialized attention to accuracy, compliance, audit trails, and regulatory considerations.
- Performance Monitoring: Real-time performance tracking and cost optimization are essential for production AI systems using cloud AI services.
What's next for RiskIntel360 - multi-agent financial risk intelligence
- Enhanced AI Capabilities: Expand agent capabilities with more sophisticated ML models, including custom fraud detection algorithms and advanced risk modeling.
- Public Data Integration: Implement connections to public financial data sources (SEC EDGAR, FRED, Treasury.gov) to reduce dependency on costly premium data.
- Advanced Analytics: Add predictive analytics, scenario modeling, and stress testing capabilities for deeper risk assessment.
- Regulatory Expansion: Extend compliance monitoring to additional jurisdictions and regulatory frameworks beyond US financial regulations.
- Enterprise Features: Implement enterprise-level features such as advanced security, audit logging, role-based access control, and system integration for large deployments.
Built With
- amazon-bedrock
- amazon-bedrock-agentcore-runtime
- amazon-cloudwatch
- amazon-ecs
- amazon-web-services
- asyncio
- aws-cdk
- bcrypt
- bedrock-agentcore
- black
- boto3
- chart.js
- cypress
- docker
- eslint
- fastapi
- javascript
- jest
- jwt
- langchain
- langgraph
- material-ui-5
- mypy
- numpy
- pandas
- plotly
- postgresql
- prettier
- pydantic-v2
- pytest
- python-3.13
- react-18
- recharts
- redis
- scikit-learn
- sqlalchemy-2.0
- tenacity
- typescript
- websocket
Log in or sign up for Devpost to join the conversation.