Proxima
Proxima turns static role-play into a live, adaptive rehearsal environment where BDRs can safely make mistakes, sharpen their instincts, and walk into real calls already “warmed up.”
Inspiration
Most sales coaching happens after the fact—through recordings, scorecards, and retroactive feedback—when the opportunity to adjust is already gone.
Proxima shifts training before the call, creating a space where reps can rehearse full conversations that feel realistic and context-driven.
Advances in real-time generative AI, multimodal reasoning, and voice models make it possible to simulate:
- Natural, interruptible conversations
- Context-aware prospect behavior
- Tool-augmented reasoning grounded in real deal data
What Proxima Does
Proxima is a real-time, AI-driven sales rehearsal platform for high-velocity revenue teams.
It enables reps to prepare, practice, and perform through:
- Lifelike sales call simulations using context-rich personas
- Real-time, bidirectional voice conversations
- Interruption handling and dynamic topic control
- Live coaching overlays during conversations
- Post-session analytics combining quantitative and qualitative insights
- Multi-participant AI simulations with teammates and stakeholders
- Multimodal grounding using files, images, and structured inputs
Core Screens
Dashboard
- View upcoming rehearsals
- Access recent sessions
- Review coaching reports
- Track performance trends over time

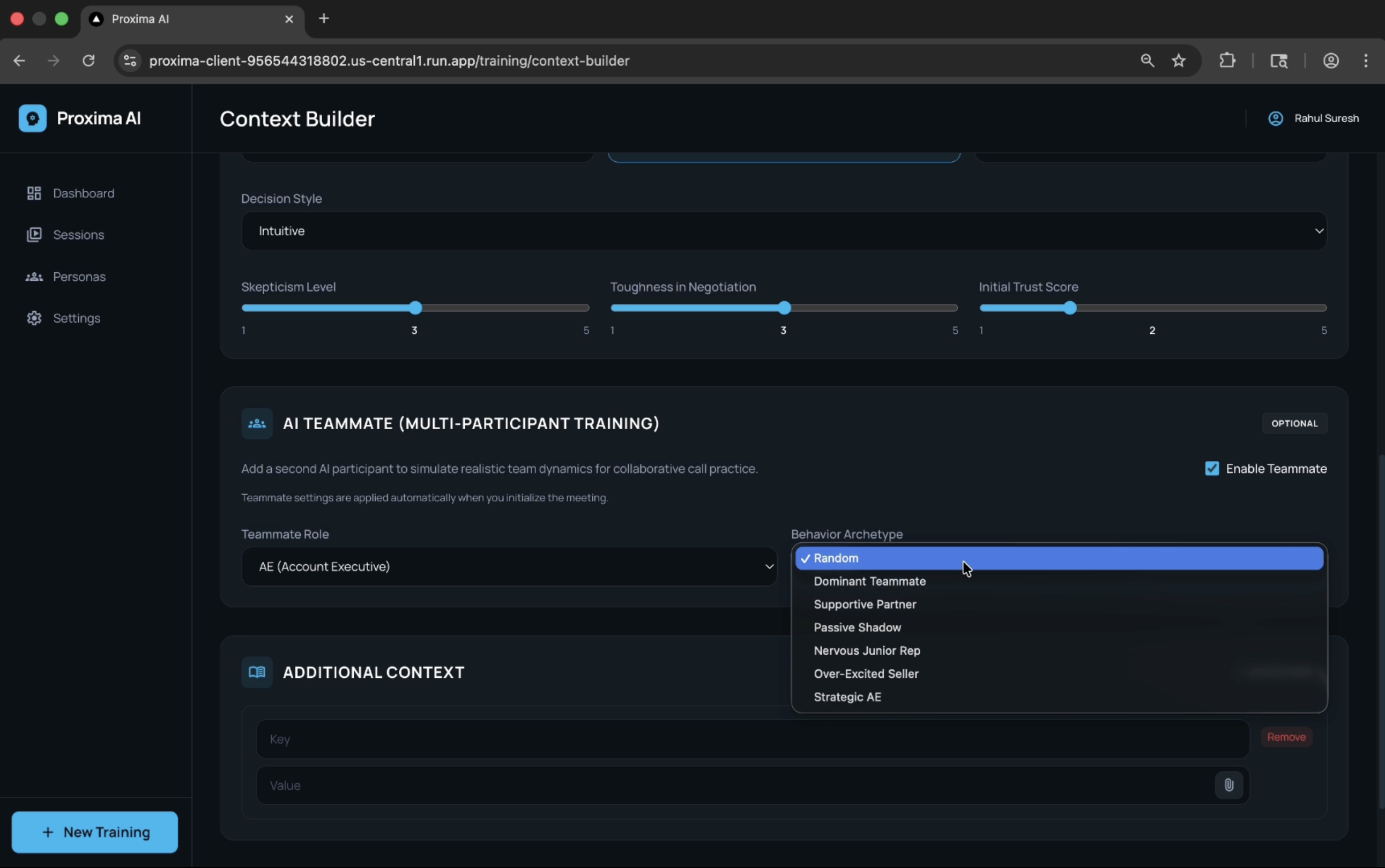
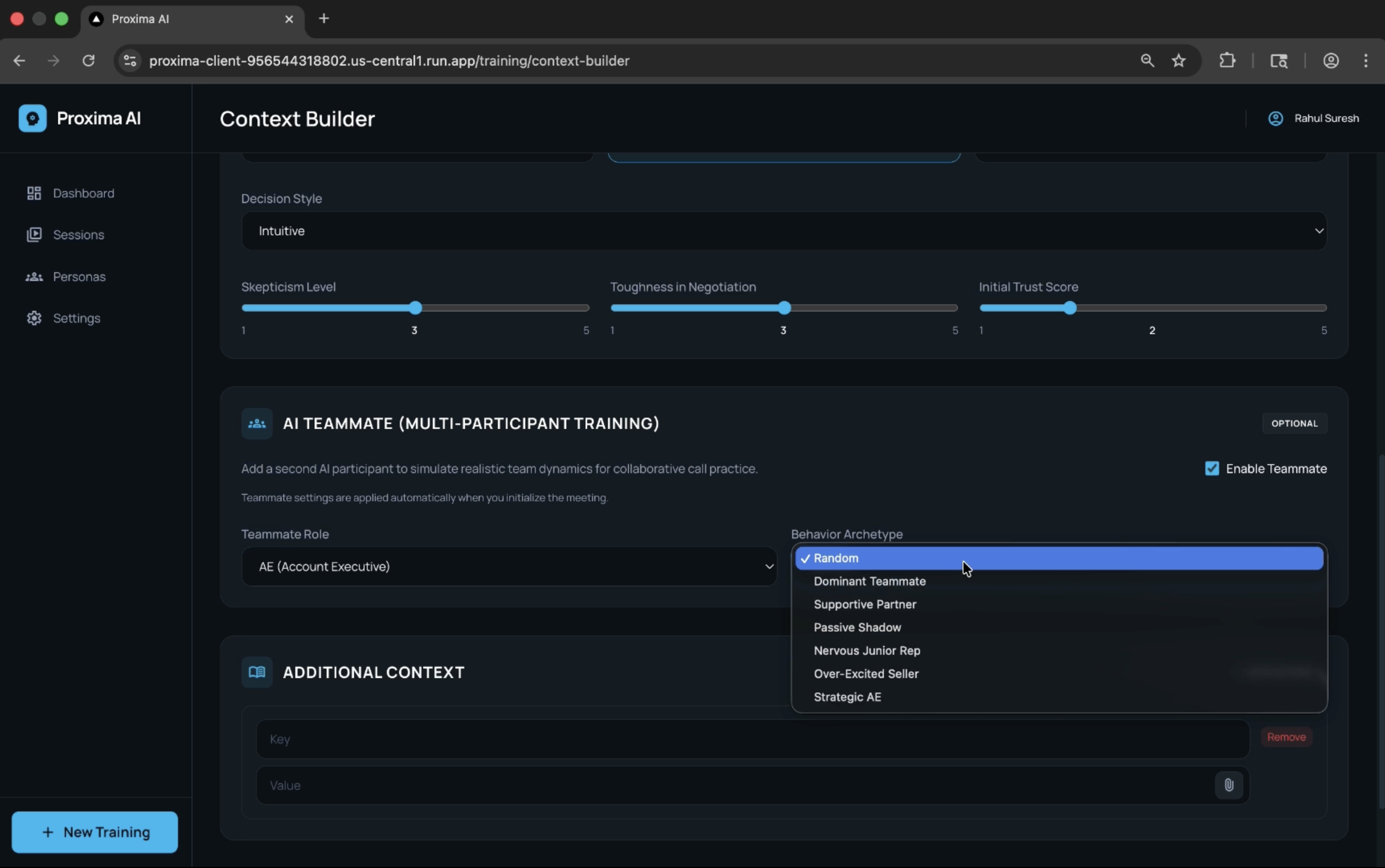
Context Builder
Structured environment for defining simulation inputs and shaping AI behavior.

Persona Definition
- Prospect identity (job title, company, industry, location)
- Funnel stage (Awareness, Consideration, Decision, Expansion)
- Stage intent (specific goal of the conversation)
Behavioral Modeling
- Objection archetypes (Skeptic, Visionary, Guardian)
- Decision styles (Data-driven, Consensus-based, Intuitive, Top-down)
- Tunable sliders:
- Skepticism level
- Negotiation toughness
- Initial trust score
- Skepticism level
Context Injection
- Key-value inputs for attaching assets such as:
- Decks
- RFP summaries
- Pricing sheets
- Decks
Persona Randomization
- Automatically generates realistic variability across:
- Stage
- Archetype
- Decision style
- Behavioral sliders
- Stage
AI Teammates
- Toggle participation on/off
- Assign roles or randomize behavior
- Simulate internal dynamics (e.g., dominant AE, hesitant junior rep)

Live Session Room
Primary simulation environment for real-time interaction.
Video-style layout with:
- User
- AI prospect
- AI teammates
- User
Live transcript and coaching sidebar
Real-time feedback signals:
- Missed discovery opportunities
- Weak responses
- Over-talking or lack of clarity
- Missed discovery opportunities
Controls for:
- Mute
- Screen sharing
- Session termination
- Mute


Session Report
Structured post-session analysis.
- Talk ratio and listening balance
- Question quality and discovery depth
- Objection handling effectiveness
- Coverage of key conversation areas
Includes:
- Timestamped transcript highlights
- Actionable improvement suggestions
- Reusable coaching insights

Persona Library
Reusable catalog of prospect profiles. Enables standardized training scenarios

Sessions List
Historical view of all rehearsals.
- Chronological session tracking
- Quick access to:
- Replays
- Reports
- Performance trends
- Replays

How Everything Connects
Proxima is built as a tightly integrated real-time system powered by Google Cloud Platform and Gemini models.
- The Next.js client streams audio, transcripts, and events via WebSockets
- The FastAPI backend manages session state and orchestration
- AI models handle conversation, reasoning, and analysis
- Firestore persists structured data across sessions
This creates a continuous loop:
Configure → Simulate → Coach → Analyze → Improve
Tech Stack and Architecture
Frontend
- Next.js (React) application
- WebSocket-based streaming for low-latency interaction
Backend
FastAPI (Python) services for:
- Session orchestration
- Persona generation
- Report generation
- Session orchestration
Integrated with Google Gen AI Python SDK
AI and Models (Gemini-Centric)
Gemini Live (via Vertex AI)
- Real-time, bidirectional voice conversations
- Handles interruption, turn-taking, and tool invocation
- Real-time, bidirectional voice conversations
Gemini Multimodal
- Processes text, images, and files
- Powers persona grounding and report generation
- Processes text, images, and files
Tooling Layer
- Coaching hint generation
- File summarization
- Knowledge retrieval
- UI event triggering
- Coaching hint generation
All model interactions are orchestrated through Google’s Gen AI SDK, ensuring tight integration with GCP services.
GCP Infrastructure (Core Highlight)
Vertex AI
- Managed runtime for Gemini models
- Scalable inference for both live and batch workloads
- Managed runtime for Gemini models
Cloud Run
- Containerized backend deployment
- Horizontal scaling for concurrent sessions
- Containerized backend deployment
Firestore
- Source of truth for:
- Personas
- Sessions
- Reports
- Configuration
This architecture ensures:
- Low latency
- High concurrency
- Production-ready scalability
Integration Layer
- WebSockets for real-time streaming
- REST APIs for structured operations
- Extensible tool registry for adding new capabilities
Challenges
Real-time AI Orchestration
- Managing simultaneous voice, text, and tool outputs required a suppression and arbitration layer
Multi-Participant Simulation
- Coordinating multiple AI agents with shared context and overlapping audio streams
Interruption Handling
- Supporting natural barge-in without breaking conversational coherence
Persona Consistency
- Maintaining behavioral realism across turns and sessions
Hybrid Analytics
- Combining deterministic metrics with qualitative AI evaluation
Multimodal Context Flow
- Aligning file uploads, screen shares, and live context in real time
Accomplishments
- Delivered low-latency, real-time conversational performance
- Built a dynamic persona engine grounded in real inputs
- Implemented live coaching without disrupting flow
- Enabled multi-agent simulation environments
- Integrated multimodal reasoning for richer context understanding
Roadmap
Playbook Integration
- Embed company-specific sales playbooks into simulations
- Reinforce real-world selling frameworks
Knowledge Graph Reasoning
Model relationships between:
- Prospects
- Companies
- Opportunities
- Prospects
Improve contextual awareness and follow-up quality
Competitive Intelligence
- Simulate real-world objections and competitor narratives
- Dynamically scale difficulty
Role Switching
- Allow reps to play the prospect
- Identify weaknesses in messaging
Advanced Analytics
- Funnel-stage heatmaps
- Individual and team performance tracking
- Correlation with pipeline outcomes
Localization
- Multi-language simulations
- Region-specific tone and objection styles
Emotion Modeling
- Expressive AI avatars with behavioral cues
- Train reps on timing and emotional intelligence
Live Meeting Integration
- Join real calls as an AI assistant
- Provide real-time coaching and post-call analysis
Adaptive Training (Long-Term Vision)
- Multi-session, branching simulations
- Dynamic difficulty adjustment
- Automated playbook optimization from aggregated data
Built With
- fastapi
- firestore
- gcp
- gcp-cloud-run
- gemini-live
- nextjs
- python
- typescript



Log in or sign up for Devpost to join the conversation.