MoneyBall — Quantitative Intelligence for Prediction Markets Inspiration

Prediction markets are growing quickly, but the tools used to trade them remain basic. While traditional financial markets offer traders professional infrastructure—real-time data feeds, structured analytics, and execution tooling—prediction market traders are largely limited to simple web forms and manual monitoring.

We asked: what would a professional trading interface for prediction markets look like? What if inefficiencies were surfaced automatically? What if traders could maintain continuous exposure instead of isolated binary bets? What if live visual information could be integrated directly into trading decisions?

MoneyBall was built to explore these ideas by combining Polymarket’s market infrastructure with real-time visual intelligence from Overshoot.

What It Does

MoneyBall is an intelligence and analysis terminal built on top of Polymarket and enhanced with Overshoot’s real-time vision capabilities. It augments existing markets with live data, structured analysis, and execution-aware tooling designed for advanced trading workflows.

Rather than replacing Polymarket, MoneyBall acts as a quantitative layer that helps users interpret markets more effectively and respond faster to new information.

Core Features Event-Driven Market Signals (Overshoot Integration)

MoneyBall ingests live and recorded video sources—such as sports clips, press conferences, and public events—through the Overshoot API. Overshoot’s real-time vision models detect discrete, market-relevant outcomes and emit structured event signals.

These signals are surfaced to traders as alerts and confidence indicators inside the MoneyBall interface, enabling faster reactions than manual monitoring. This functions as decision support rather than autonomous trading.

Synthetic Perpetual Exposure (Crates)

Traditional Polymarket markets expire and settle. MoneyBall introduces “Crates,” which group related Polymarket markets into rolling exposure instruments.

As underlying markets expire, outcomes are tracked and exposure is mapped into the next relevant market. This allows users to maintain continuity without manually re-entering positions. Crates simulate perpetual exposure at the interface level while fully respecting Polymarket’s native settlement rules.

Automated Arbitrage Detection

MoneyBall continuously scans Polymarket markets for logical inconsistencies, such as monotonicity violations, and temporal mispricings, such as calendar arbitrage. Opportunities are filtered by liquidity and surfaced directly in the interface to ensure they are actionable within Polymarket’s order-book structure.

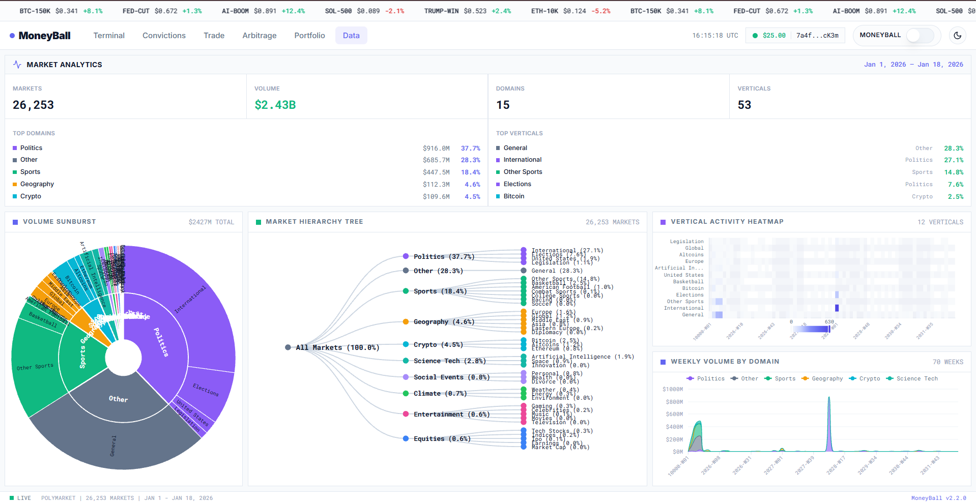
Structured Market Navigation

Markets are organized into a hierarchical taxonomy that allows users to move from broad themes to individual Polymarket contracts while visualizing liquidity and activity concentration. This enables efficient discovery across thousands of active markets.

Execution-Aware Interface

MoneyBall streams live order-book data from Polymarket via the CLOB WebSocket API. Users can act on surfaced insights without leaving the terminal, reducing friction between analysis and execution.

How We Built It

MoneyBall is a real-time web application designed around Polymarket’s APIs and Overshoot’s vision infrastructure.

Frontend

The frontend is built with Next.js 15, React 19, TypeScript, and Tailwind CSS, styled as a trading terminal for dense information display. Live prices, spreads, and depth are streamed using Polymarket’s CLOB WebSocket API.

Intelligence Layer

The system is modular and extensible:

Overshoot processes video streams and emits structured event signals in real time

A reasoning layer combines Overshoot signals with live Polymarket prices to estimate directional confidence

An arbitrage engine evaluates relationships across Polymarket markets and ranks opportunities by feasibility and liquidity

Infrastructure

Market metadata is sourced from the Polymarket Gamma API. Live market data is streamed through the Polymarket CLOB API and WebSockets. Wallet interaction and settlement are abstracted behind a unified interface that integrates cleanly with Polymarket’s existing trading flow.

Challenges We Ran Into

Polymarket markets expire at different times and follow different settlement rules, which made continuous exposure difficult. We addressed this by standardizing settlement tracking and mapping outcomes into future Polymarket markets.

Early arbitrage scans produced many false positives due to illiquid markets. Liquidity thresholds and depth-aware filtering were required to surface opportunities that could realistically be executed.

Handling real-time video analysis alongside live market data required careful coordination between Overshoot event streams and Polymarket price updates.

What We Learned

Prediction markets contain significant structural inefficiencies. Continuous exposure is more useful than isolated binary bets. Visual intelligence becomes most powerful when paired with execution-aware interfaces. Interface design directly shapes trading behavior. Abstraction matters—users should not need to understand underlying APIs or infrastructure to trade effectively.

Ultimate Goal

MoneyBall aims to demonstrate how Polymarket can support professional-grade trading workflows when combined with real-time visual intelligence. By integrating Overshoot’s event detection with Polymarket’s market infrastructure, we reduce information asymmetry and unlock more sophisticated strategies while remaining fully compatible with existing markets.

Built With

Frontend: Next.js 15, React 19, TypeScript, Tailwind CSS Visual Intelligence: Overshoot API AI / Analysis: Wood Wide AI (reasoning prototype) APIs: Polymarket Gamma API, Polymarket CLOB API, WebSocket streaming Blockchain: Solana Web3.js (wallet abstraction), deBridge (architecture)

Built With

  • big.js
  • d3.js
  • debridge-sdk
  • kairo
  • next.js-15
  • overshoot-api
  • polymarket
  • polymarket-clob-api
  • polymarket-gamma-api
  • python
  • react-19
  • solana-wallet-adapter
  • solana-web3.js
  • tailwind-css
  • typescript
  • vercel
  • websocket
  • wood-wide-ai
Share this project:

Updates