-
Setup
-
Architecture Diagram
-
Hardware Closeup
-
Assembled prototype glasses
-
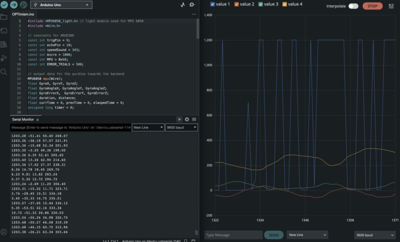
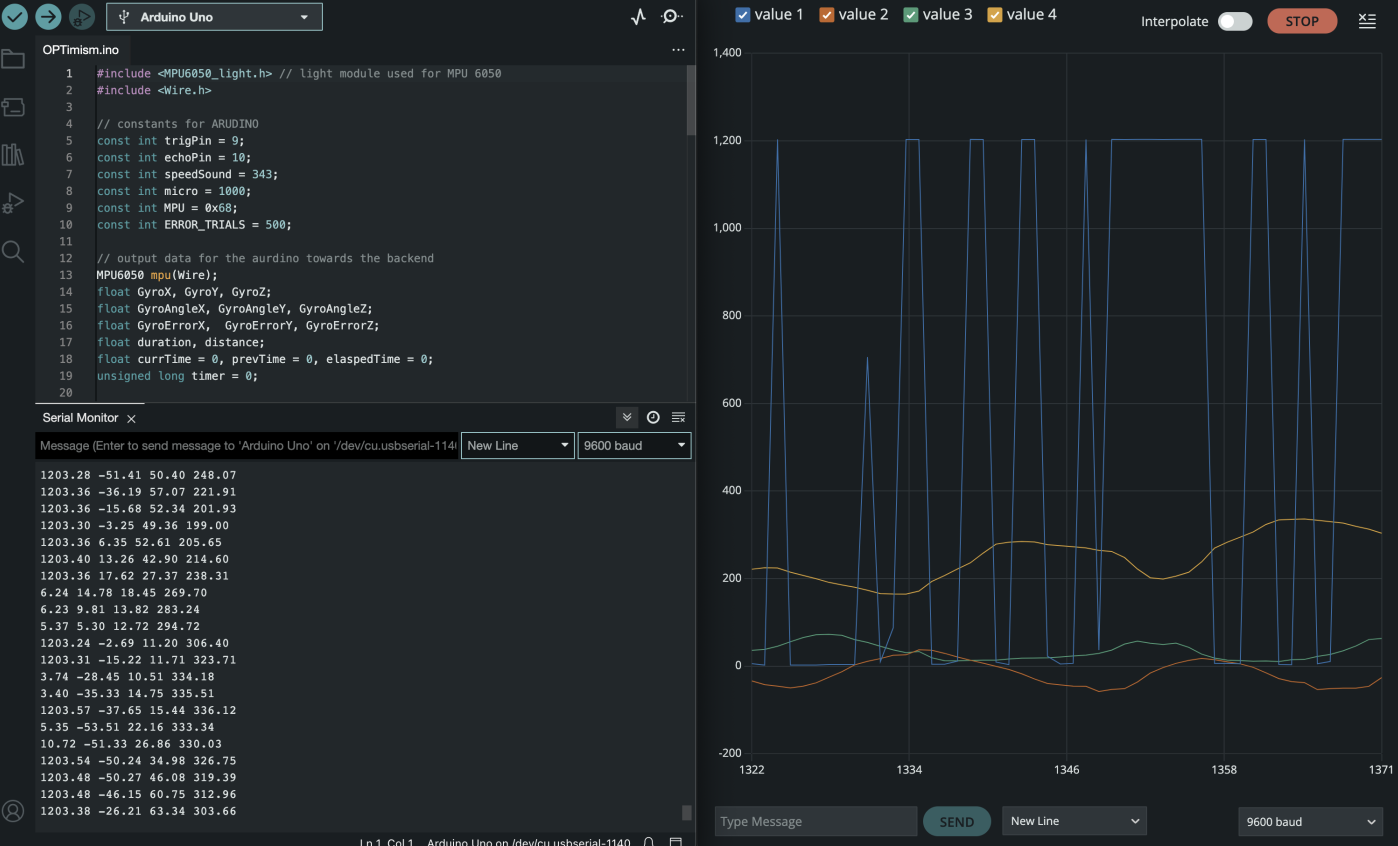
Arduino with real time data processing linked to Flask backend
-
Prototype glasses worn
-
Homepage
-
Homepage with AI bot opened
-
Asking for help from AI bot
-
Profile with analytics (metrics and warning on posture, distance from screen, and habits)
-
Leaderboard Page (compete with your friends)
-
Rewards Page (redeem your points)
-
Donate Page (using credit card or crypto)
Overview
According to the WHO, at least 2.2 billion people worldwide have a vision impairment or blindness. Out of these, an estimated 1 billion cases could have been prevented or have yet to be addressed. This underscores the vast number of people who lack access to necessary eye care services. Even as developers, our screens have been both our canvas and our cage. We're intimately familiar with the strain they exert on our eyes, a plight shared by millions globally.
We need a CHANGE.
What if vision care could be democratized, made accessible, and seamlessly integrated with cutting-edge technology? Introducing OPTimism.
Inspiration
The very genesis of OPTimism is rooted in empathy. Many in underserved communities lack access to quality eye care, a necessity that most of us take for granted. Coupled with the increasing screen time in today's digital age, the need for effective and accessible solutions becomes even more pressing. Our team has felt this on a personal level, providing the emotional catalyst for OPTimism. We didn't just want to create another app; we aspired to make a tangible difference.
Core Highlights
Vision Care Chatbot: Using advanced AI algorithms, our vision chatbot assists users in answering vital eye care questions, offering guidance and support when professional help might not be immediately accessible.
Analytics & Feedback: Through innovative hardware integrations like posture warnings via a gyroscope and distance tracking with ultrasonic sensors, users get real-time feedback on their habits, empowering them to make healthier decisions.
Scientifically-Backed Exercises: Grounded in research, our platform suggests eye exercises designed to alleviate strain, offering a holistic approach to vision care.
Gamified Redemption & Leaderboard System: Users are not just passive recipients but active participants. They can earn optimism credits, leading to a gamified experience where they can redeem valuable eye care products. This not only incentivizes regular engagement but also underscores the importance of proactive vision care. The donation system using Circle allows users to make the vision care product possible.
Technical Process
Bridging the gap between the technical and the tangible was our biggest challenge. We leaned on technologies such as React, Google Cloud, Flask, Taipy, and more to build a robust frontend and backend, containerized using Docker and Kubernetes and deployed on Netlify. Arduino's integration added a layer of real-world interaction, allowing users to receive physical feedback. The vision care chatbot was a product of countless hours spent on refining algorithms to ensure accuracy and reliability.
Tech Stack
React, JavaScript, Vite, Tailwind CSS, Ant Design, Babel, NodeJS, Python, Flask, Taipy, GitHub, Docker, Kubernetes, Firebase, Google Cloud, Netlify, Circle, OpenAI
Hardware List: Arduino, Ultrasonic sensor, smart glasses, gyroscope, LEDs, breadboard
Challenges we ran into
- Connecting the live data retrieved from the Arduino into the backend application for manipulating and converting into appropriate metrics
- Circle API key not authorized
- Lack of documentation for different hardwares and support for APIs.
Summary
OPTimism isn't just about employing the latest technologies; it's about leveraging them for a genuine cause. We've seamlessly merged various features, from chatbots to hardware integrations, under one cohesive platform. Our aim? Clear, healthy vision for all, irrespective of their socio-economic background.
We believe OPTimism is more than just a project. It's a vision, a mission, and a commitment. We will convert the hope to light the path to a brighter, clearer future for everyone into reality.
Built With
- ant-design
- arduino
- babel
- circle
- docker
- firebase
- flask
- github
- google-cloud
- gyroscope
- javascript
- kubernetes
- netlify
- node.js
- openai
- python
- react
- smart-glasses
- tailwind
- taipy
- ultrasonic-sensors
- vite

Log in or sign up for Devpost to join the conversation.