-
Easily import JQL searches from JIRA or use recipe templates to gather all your key metrics in one place.
-
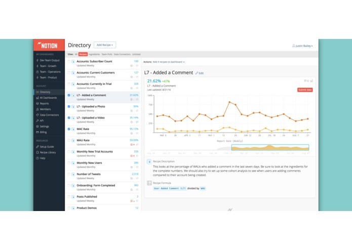
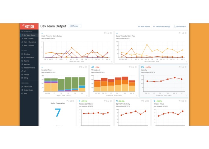
Use the power of JQL to track historical data. It's a great way to visualize your work in progress, open ticket counts, throughput, & more.
-
Customize our recipe templates for cycle times by issue status and issue type.
-
With integrations, a simple API, and manual data entry, our recipe builder makes it easy to mash up data across tools like never before.
-
Increase visibility across your teams and ensure everyone has the data they need to make smarter decisions.
Inspiration
Notion for JIRA gives you better insight into your team performance. Track historical JQL counts and performance metrics alongside your KPIs and data from your other tools. Learn from your data so your team collaborates on the goals that matter.
Teams love Notion:
- Share all your key metrics in one place.
- Stop chasing spreadsheets and people to get the metrics you care about.
- Get best practices for KPI and Team Health tracking.
- Avoid nagging – send data owners automatic reminders to report.
- Integrate JIRA with your team metrics (with more automated data sources coming soon).
- Capture the story behind your data with team commenting and Slack notifications.
- Help leadership understand your numbers – give context to your charts and numbers
- Discover gaps and opportunities for alignment with Team Polling.
- Generate one-click, sharable reports – Everyone will think you spent all weekend preparing them.
What it does
Notion allows you to track JIRA historicals and KPIs with the power of JQL and pre-defined recipe templates. It's a great way to visualize your work in progress, open ticket counts, throughput, and more.
What's next for Notion for JIRA
- Additional recipe templates
- Predefined JQL templates
- public support for self-hosted JIRA instances (currently we support cloud only)


Log in or sign up for Devpost to join the conversation.