Inspiration 🔥
The inspiration behind "NoMoreEmptyTrips" was born out of a desire to address the pressing challenges faced by cement suppliers and logistics companies. These businesses often grapple with the inefficiencies of empty return trips and fragmented order planning, resulting in increased costs and environmental impact. We were driven to develop a solution that would harness the power of data and algorithms to revolutionize the industry.
What it does 🦺
"NoMoreEmptyTrips" is a platform that leverages historical event data and advanced algorithms to optimize the operations of cement suppliers and logistics providers. It intelligently mitigates empty return trips by identifying opportunities for cargo consolidation, allowing multiple orders and destinations to be combined into a single efficient route. This not only reduces costs but also significantly lowers the environmental footprint associated with transportation in the industry.
From simple to simply better!

The platform offers businesses the ability to plan ahead with precision, calculate potential savings, and provide detailed instructions to their drivers and employees. By streamlining operations and enhancing logistics planning, "NoMoreEmptyTrips" enables companies to operate more efficiently and sustainably.
How we built it 🛠
Our development process for "NoMoreEmptyTrips" was founded on harnessing existing data to validate and refine our algorithm. By utilizing the rich trove of historical data, we meticulously fine-tuned our algorithms to ensure their effectiveness and reliability. This data-driven approach served as the bedrock of our solution, enabling us to optimize operations in the cement supply and logistics sector.

In addition to this, we constructed a robust and highly flexible architecture by seamlessly integrating our platform with an API. This integration not only enhances our system's adaptability but also empowers us to effortlessly connect with various other systems and services. This level of flexibility ensures that "NoMoreEmptyTrips" can readily integrate into the existing workflows and infrastructures of our clients, making it a versatile and valuable addition to their operations.
Challenges we ran into 🚧
One of the initial challenges that took us by surprise was the sheer complexity of dealing with a multitude of diverse data points, including traffic conditions, vehicle speeds, road types, and overall distances. The vast array of variables in play was initially quite astonishing. Furthermore, navigating the wide spectrum of available algorithms and services in the domain added an extra layer of complexity to the project. Taming this intricacy required careful consideration and a methodical approach to ensure our solution could effectively address the industry's challenges.
Accomplishments that we're proud of 🎉
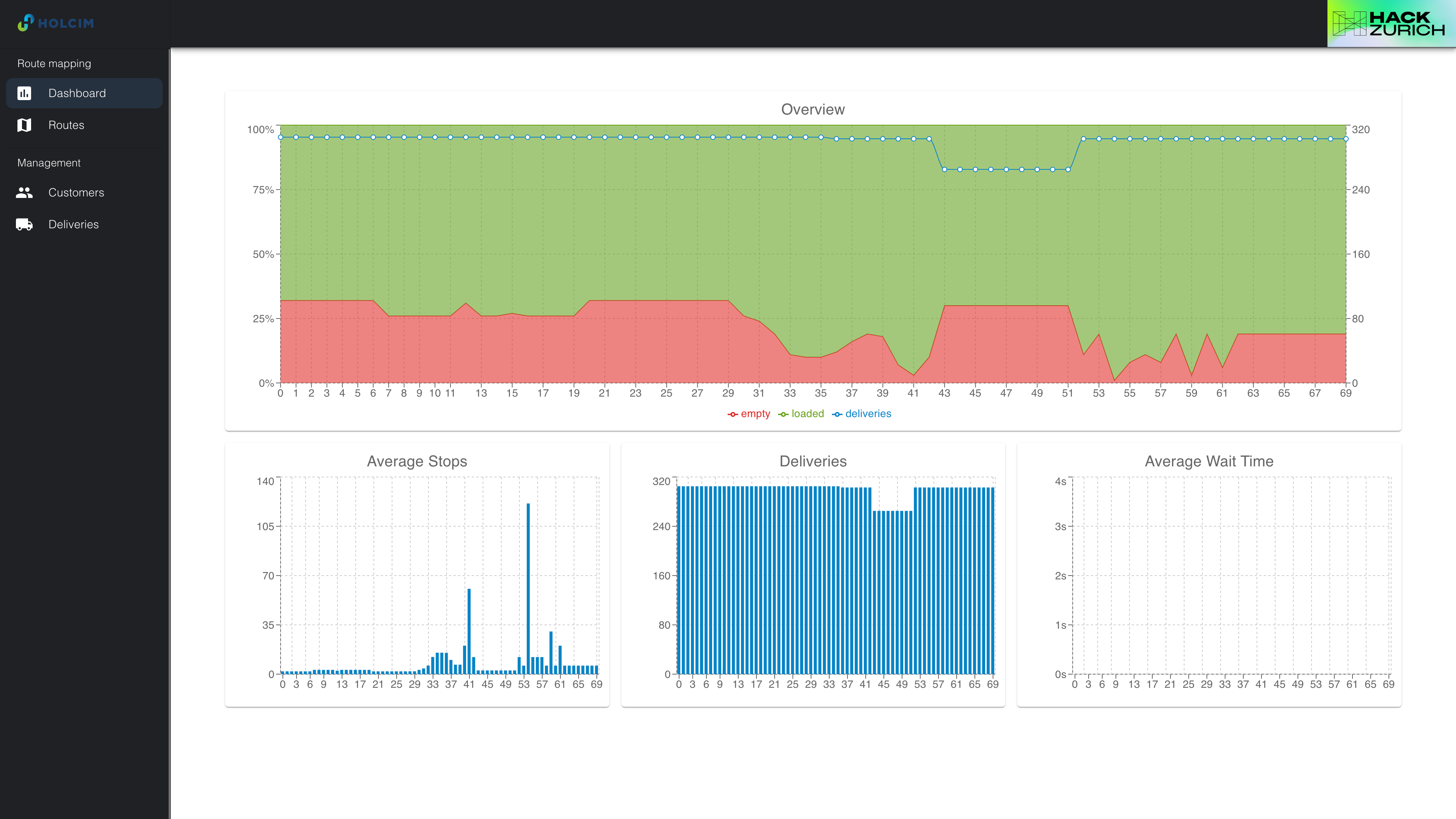
One of our most significant achievements that fills us with immense pride is the remarkable reduction in empty return trips achieved through "NoMoreEmptyTrips." We are thrilled to report that our platform has successfully slashed the number of empty returns by an astonishing 70% or more. This substantial decrease not only translates into significant cost savings for businesses but also represents a substantial leap forward in our mission to minimize the environmental impact of the cement supply and logistics industry.
What we learned 👩🏫
Throughout the development of "NoMoreEmptyTrips," we've learned the immense potential of data-driven solutions in addressing complex industry challenges. The importance of collaboration between data scientists, software engineers, and domain experts became evident in creating an effective solution that delivers real value to businesses. We also gained insights into the intricate dynamics of the cement supply and logistics sector, which will inform our future work.
What's next for "NoMoreEmptyTrips" 🚀
The journey doesn't end here for "NoMoreEmptyTrips." In the future, we plan to expand our platform's capabilities by incorporating real-time tracking and predictive maintenance features. We also aim to collaborate with more businesses in the industry to further refine our algorithms and adapt our solution to meet evolving needs. Ultimately, we envision "NoMoreEmptyTrips" becoming a cornerstone in the quest for more sustainable and efficient cement supply and logistics operations.
Log in or sign up for Devpost to join the conversation.