-
-
Our Logo
-
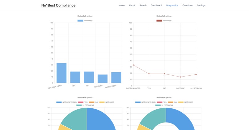
These are our data visualizations and diagnostics of a company
-
This is the questions inspired from the NIST framework
-
This is the jokes that are quite useless and generated by GenAI
-
This is the homepage of our website with some of our current test companies, this directly cross compares our top companies.
-
This is what will happen when you search up a key word, it will show you the level of compliance.
Inspiration
We were inspired by some work that one of our team members were doing. We thought it would be awesome it there was a way to view that policies different companies followed publicly so you would be able to know what companies to trust. Additionally, many safeguards like the FTC, and many state regulated regulations have been popping into affect over the last year. Thus, many companies have now fallen out of compliance (assuming they ever were compliant). We wanted to create a way for companies to show the efforts being made to keep themselves and their customers secure, compatible, and convenienced.
What it does
Our website allows companies to sign up and list the policies that they follow and how much so. These policies can then be shared publicly so that users can see what companies are doing with their data along with measures being took to protect it, handle it, store it, and overall do what they should as companies.
How we built it
We used WordPress to set up the website on a green hosting platform, and then deployed it linked to a .tech domain, almost all functions of the website were custom coded using PHP. Many plugins on WordPress are made by many random developers making them highly insecure, we find it better to create our own functions to ensure, security, smooth UX/UI, dependability, and more. Along with using a php based backend with a SQL data storage structure, we handle the data and storage by using: Custom Post Type with Custom Fields (WordPress best practice with some interaction to the database via PHP and SQL). Lastly, we used Chart.js to visualize the compliance data and then inject it into the website.
Challenges we ran into
We ran into a lot of trouble. With such a long domain name (http://www.numberonebestcompliancesoftwaredefinitelynotavirusnoclickbait.tech) we struggled to get the DNS servers to work right in verifying and linking to our website. A lot of the team were also new to Word Press and needed to learn how to use the tools it provided in building a website. Also, we had never done data visualization with JS so we needed to learn the Chart.js library.
Accomplishments that we're proud of
We are proud that we got a working concept page up. There were a lot of time struggles that made the whole project grind to a halt multiple times. We struggled through the issues and got to the point where we have a working interface to show off. Additionally, we decided it would be fun to implement some Gen.Ai since it has been such a big thing and will only get bigger. On the dashboard of the site you will see a generated useless however, funny pun or joke about data compliance, using Gen.Ai.
What's next for No1Best Compliance
We want to expand the company side of the website to make it easier to have multiple users working on different policy concerns for the company. We would also like have more frameworks for companies to list as policies and even add an option for custom policies.



Log in or sign up for Devpost to join the conversation.