Inspiration

We want to prevent intrusions in restricted areas and create a cost-effective solution for this problem.

What it does

This project expresses the helpers of every nightguard. It detects intruders, fires or floods in various places around the building and also immediately alerts the administrator about it including sending statistical data, which can help prevent any accidental damages in the future.

How we built it

We built it with ESP32 running micropython and the chassis is 3D printed. We added various useful sensors to chassis, created classes for all these sensors and program the main logic for the whole nightguard model.

Challenges we ran into

  • Printing of chassis parts
  • Printing and modeling of robot sensor mount
  • Adding sensors, engines and modules to chassis and sensor mount
  • Connection of all sensors, engines and modules to ESP32
  • Creation of all classes necessary for work with our sensors
  • Creation of the main logic of the night guard behavior and data distribution for influx database
  • Creation of the main logic of publishing data to mqtt broker
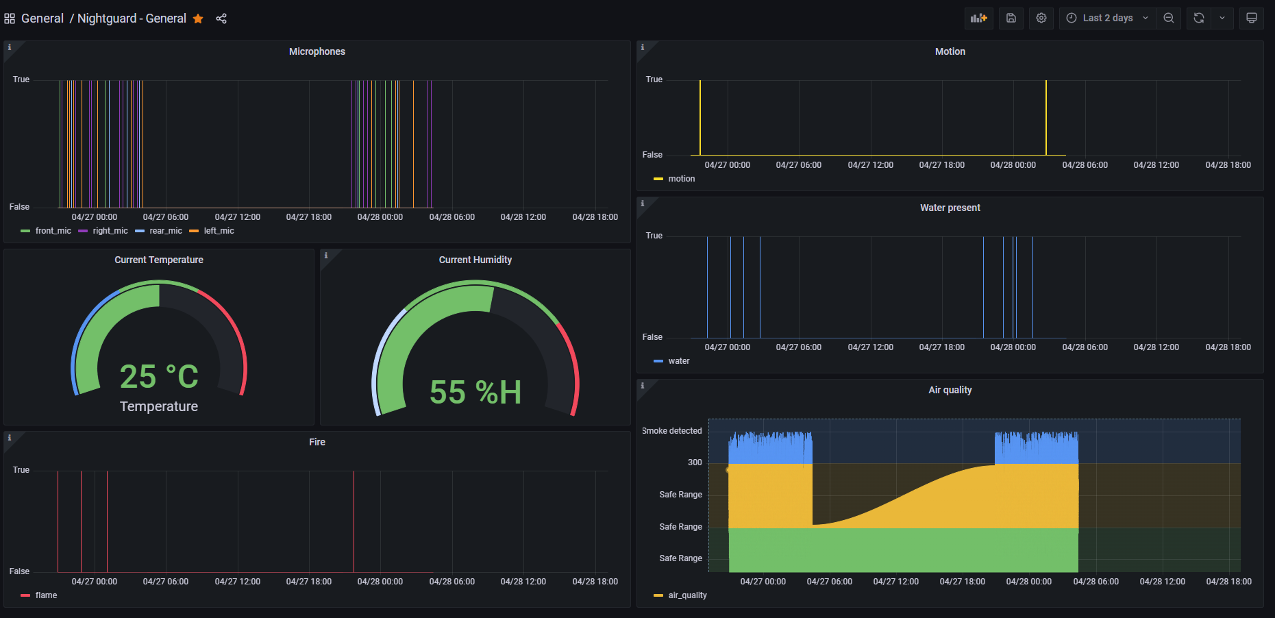
  • Creation of the dashboards with data from influxDB with grafana tool

Accomplishments that we're proud of

  • We've created a working prototype of Nightguard with complete movement, gathering input from sensors and reactions based on their output

What we learned

  • Hardware modeling
  • Working with physical ports on esp32
  • Creating dashboards in grafana tool
  • Send data from IoT project to influxDB

What's next for Nightguard

  • Charging station
  • Sensors with better quality
  • Protection cover for hardware

Built With

Share this project:

Updates