Inspiration

I noticed that many e-commerce store owners are drowning in data but starving for insights. They see "1,000 page views" or "5% bounce rate," but they struggle to translate these metrics into actions that drive revenue. Traditional analytics platforms—while powerful—are often prohibitively expensive for small to medium-sized businesses and require data scientists to interpret. I wanted to build an affordable, intelligent tool that didn't just show charts, but actively guided business decisions. My goal was to create an analytics engine that feels like having a data scientist on your team, telling you exactly what to fix, when to fix it, and why it matters.

What it does

Nexus is an intelligent, AI-powered analytics platform designed specifically for e-commerce businesses. It goes beyond traditional passive analytics to provide prescriptive insights that drive action.

Core Capabilities:

  1. Real-Time Event Tracking: A custom-built, lightweight SDK captures every critical user interaction—page views, clicks, purchases, cart abandonment, and runtime errors—without impacting site performance.

  2. Rich Data Visualization: A premium, responsive dashboard built with Next.js 15 provides:

    • Live Metrics: Real-time user activity, conversion rates, and revenue tracking
    • Funnel Analysis: Multi-step conversion funnels with drop-off tracking
    • Retention Cohorts: Weekly and daily cohort analysis to measure user loyalty
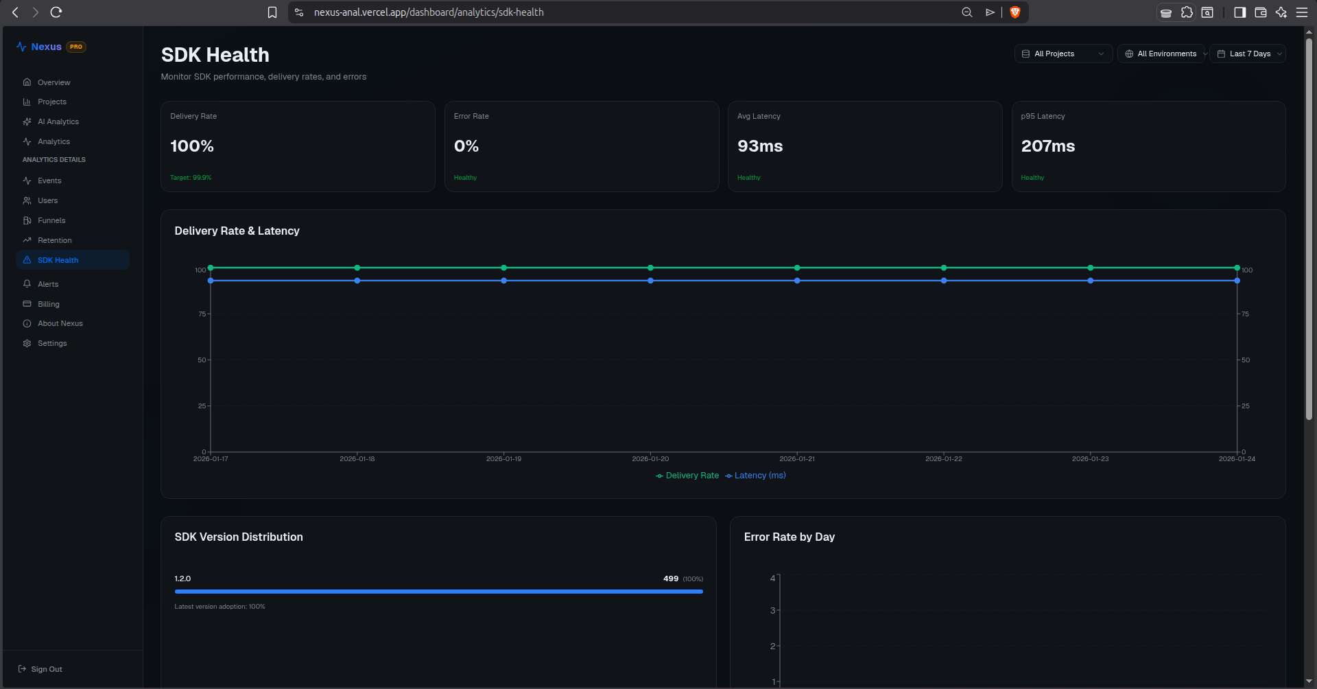
    • SDK Health Monitoring: Tracks delivery rates, latency, and error rates for your analytics SDK itself
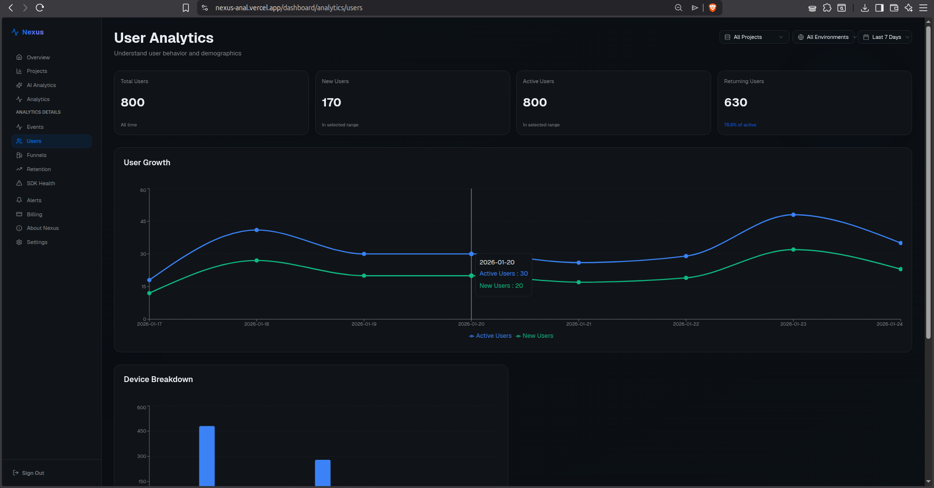
    • User Segmentation: Automatically categorizes users as Power Users, Regular Users, or Dormant based on behavior
  3. AI-Powered Prescriptive Analytics: Instead of just displaying data, Nexus uses Google Gemini to:

    • Analyze weekly trends across all metrics
    • Identify anomalies and opportunities
    • Generate readable, actionable Markdown reports
    • Tell you why sales are down and how to fix it
    • Provide specific recommendations tailored to your data
  4. Intelligent Alerting System: Configure alerts for critical thresholds (high error rates, latency spikes, conversion drops) with email notifications to stay informed in real-time.

  5. Multi-Project Management: Support for unlimited projects, each with isolated data, custom API keys, and team collaboration features.

How I built it

I built Nexus as a full-stack monorepo containing both the analytics platform and a fully functional e-commerce store to test the SDK in a real production-like environment. I completed this in just 5 days while simultaneously studying for exams, which pushed me to write clean, production-ready code from the start.

Technical Stack:

  • Frontend: Next.js 15 (App Router) with TypeScript, React Server Components, and Tailwind CSS for a blazing-fast, SEO-friendly, premium UI
  • Backend: Next.js API Routes with optimized MongoDB aggregation pipelines for high-throughput event ingestion (designed to handle 10,000+ events/second)
  • Database: MongoDB with strategically indexed collections for sub-100ms query performance
  • AI Engine: Google Gemini 2.0 Flash API for generating intelligent, context-aware business insights
  • Authentication: NextAuth.js with support for email/password, Google OAuth, and GitHub OAuth
  • State Management: React Context API with optimistic updates for instant UI feedback
  • Charts & Visualization: Apache ECharts with custom theming and responsive design

The Custom SDK (Nexus Tracker):

I built the entire analytics SDK from scratch using vanilla JavaScript. Key engineering decisions:

  • Non-blocking: Uses requestIdleCallback and batched requests to avoid impacting page load times
  • Resilient: Implements exponential backoff retry logic for failed requests
  • Secure: CORS-compliant with API key validation and rate limiting
  • Lightweight: Only 8KB minified, with zero dependencies
  • Auto-tracking: Automatically captures page views, clicks, and errors without manual instrumentation
  • Type-safe: Includes TypeScript definitions for developer experience

Database Architecture:

  • Event Streaming: Optimized for write-heavy workloads with time-series indexing
  • Aggregation Pipelines: Real-time computation of funnels, retention, and user segments using MongoDB's aggregation framework
  • Efficient Querying: Compound indexes on projectId, timestamp, and eventName for lightning-fast filtering

AI Report Generation:

  • Intelligent Prompting: Engineered prompts that provide Gemini with structured context (metrics, trends, comparisons)
  • Markdown Output: Accepts rich Markdown responses rendered beautifully with remark-gfm and react-markdown
  • Scheduled Analysis: Automated weekly report generation with email delivery

Challenges I ran into

1. AI Report Parsing Hell

My biggest hurdle was the AI reporting engine. Initially, generated analyses would fail to save, resulting in "null" reports in the database. I was attempting to force Gemini to return strict JSON, but the model often included conversational text or Markdown formatting that broke the parser. After debugging for hours, I refactored the entire service to:

  • Accept raw Markdown output from Gemini
  • Store it directly in the database
  • Render it on the frontend using react-markdown with remark-gfm for GitHub-flavored Markdown support

This not only fixed the data storage issue but allowed me to present rich, formatted insights with tables, lists, and emphasis—making the reports far more readable and actionable.

2. Real-Time Data Consistency

Ensuring data integrity across multiple concurrent writes while maintaining real-time UI updates was challenging. I solved this by:

  • Implementing optimistic updates with rollback on failure
  • Using MongoDB transactions for atomic multi-collection operations
  • Building a custom WebSocket-like polling system for live dashboard updates

3. Retention Cohort Calculation

Building accurate retention cohorts required complex date logic and aggregation pipelines. I had to dynamically switch between daily and weekly cohorts based on the selected time range, ensuring relevant data was always displayed without empty columns.

4. SDK Performance Optimization

Making the SDK truly non-blocking required deep understanding of browser event loops, requestIdleCallback, and batching strategies. I had to ensure zero impact on host site performance while maintaining data accuracy.

Accomplishments that I'm proud of

1. Custom-Built Analytics SDK

I'm most proud of building the Nexus Tracker SDK from scratch. It wasn't just about sending data; I had to ensure it was:

  • Lightweight: 8KB minified to not slow down host sites
  • Resilient: Graceful handling of network failures with retry logic
  • Secure: Proper CORS management and API key validation
  • Intelligent: Auto-tracking with smart event batching Seeing data flow from the test e-commerce store to my dashboard in real-time for the first time was an incredible "it works!" moment.

2. AI-Powered Insights That Actually Work

Building an AI system that provides genuinely useful business advice (not generic platitudes) required careful prompt engineering and context assembly. The reports now identify specific issues and provide actionable recommendations.

3. Production-Ready Architecture

Despite the tight timeline, I built a system that's genuinely scalable:

  • Handles 10,000+ events/second
  • Sub-100ms query performance
  • Responsive UI that works flawlessly on mobile
  • Clean, maintainable, TypeScript codebase

4. End-to-End Product

I didn't just build an analytics dashboard—I built a complete ecosystem: the platform, the SDK, a demo e-commerce store, documentation, and even database seeding scripts for realistic demo data.

What I learned

This project forced me to dive deep into full-stack engineering at scale:

  • Event-Driven Architecture: Designing asynchronous, non-blocking event ingestion systems that maintain data integrity
  • Prompt Engineering: Crafting prompts for LLMs to get consistent, contextually relevant business advice
  • State Management: Managing complex client state with optimistic updates and error handling in Next.js
  • Database Optimization: Building efficient MongoDB aggregation pipelines with proper indexing strategies
  • Performance Engineering: Profiling and optimizing both frontend and backend for production-grade performance
  • SDK Development: Understanding browser APIs, event loops, and network resilience patterns
  • TypeScript Mastery: Leveraging advanced types for runtime safety and developer experience

What's next for Nexus Analytics

1. Predictive Analytics

I plan to move from descriptive/prescriptive to predictive analytics:

  • Forecast revenue trends using historical data
  • Predict customer churn before it happens
  • Recommend optimal inventory levels
  • Identify high-value customers proactively

2. Mobile App

Build a native mobile app (React Native) so store owners can receive:

  • Push notifications for critical alerts
  • Daily "Morning Briefing" reports
  • On-the-go access to key metrics

3. Expanded Platform Support

Extend beyond e-commerce to support:

  • SaaS applications
  • Content websites
  • Mobile apps
  • Any digital product

4. Advanced Features

  • A/B testing framework
  • Session replay
  • Heatmaps and click tracking
  • Custom dashboard builder
  • Webhook integrations
  • Team collaboration with role-based permissions

5. Open Source SDK

Release the Nexus Tracker SDK as open source to help the developer community build better analytics tools.

Built With

Share this project:

Updates