Inspiration

Modern hedge funds and portfolio managers operate across fragmented workspaces — Slack threads, Gmail chains, CRM dashboards, research terminals, and internal analytics tools. Instead of surfacing clarity, this overload creates dashboard burnout.

The problem isn’t lack of data — it’s lack of prioritization.

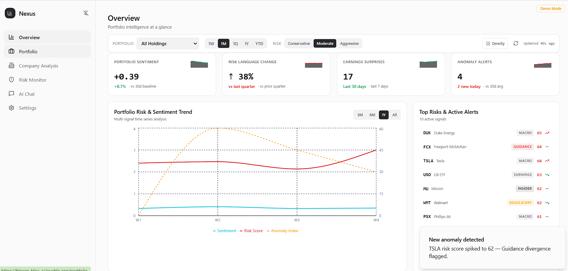
That’s why we built Nexus: an AI-powered platform that consolidates live CRM data from Databricks and financial research pipelines into a single, decision-focused interface. Our models rank signals by financial impact (P1–P3), ensuring the most critical insights surface first.

But we recognized something else — managers don’t want another dashboard.

So Nexus is cross-platform by design. Alongside our core dashboard, we built Slack and Gmail integrations that deliver prioritized signals directly into the tools investment teams already use. Instead of pulling users into another platform, Nexus pushes intelligence into their existing workflow.

What It Does

Our project is an AI-powered Account Intelligence Platform that automates account monitoring across enterprise systems.

At its core is a centralized dashboard that aggregates data from CRM tools, product usage analytics, market news, public filings, and communication channels. Instead of manually checking multiple platforms, users get a unified, real-time view of every account in one place.

On top of the dashboard, we built Slack and Gmail bots that bring this intelligence directly into existing workflows, where users can ping the bots to ask questions / run commands.

The system uses AI to correlate signals (e.g., usage decline + executive resignation + competitor funding) and generate a concise, actionable summary.

Whether through the dashboard or messaging integrations, our platform automates data synthesis and delivers decision-ready insights — reducing manual analysis and enabling faster, proactive revenue protection.

How we built it

Nexus was built as a full-stack, multi-agent intelligence platform combining modern data infrastructure, large language models, and workflow automation.

Our frontend dashboard was generated using Lovable, which allowed us to rapidly ship a production-ready React interface while focusing our engineering effort on backend intelligence and data pipelines instead of manual UI development.

The backend runs on a Node.js + Express API layer that orchestrates data ingestion, AI reasoning workflows, and cross-platform delivery. This layer connects external research sources, internal CRM data, and messaging integrations, routing prioritized intelligence to the dashboard, Slack, and Gmail in real time.

At the core of Nexus is Databricks, which powers our data pipeline and storage architecture. Live CRM and research signals are ingested into Delta Lake tables and organized through Unity Catalog, enabling structured storage, caching, versioning, and reuse of processed signals and confidence scores across workflows. Nexus was designed with enterprise privacy and security in mind. Sensitive CRM and financial data remain governed within Databricks through Unity Catalog permissions, enabling role-based access control, data lineage tracking, and secure separation between internal and external data sources. AI models operate on structured, permissioned data rather than unrestricted raw access, ensuring organizations maintain control over what information can be analyzed or surfaced. All generated insights inherit existing access policies so users only receive intelligence aligned with their authorization level.

To generate insights, Nexus uses a multi-model AI architecture where Claude (Anthropic) handles reasoning, synthesis, and structured insight generation, NVIDIA Nemotron (via OpenRouter) performs large-scale research and document analysis, and Nia (Nozomio) enables deep web research and contextual retrieval across external sources.

Finally, we integrated workflow automation directly into the tools teams already use. A Slack bot pushes prioritized P0–P3 alerts into dedicated channels, while a Gmail agent automatically drafts personalized outreach based on detected account events — transforming fragmented data into decision-ready intelligence delivered directly inside existing workflows.

Challenges we ran into

We initially set out to build a powerful, AI-enhanced dashboard — something comparable to a Bloomberg Terminal or Salesforce-style analytics interface powered by Databricks. The goal was to give hedge fund managers a centralized place to monitor financial data and manage portfolios with embedded AI insights.

However, after speaking with sponsors like August Law and representatives from Nvidia and Databricks, we received critical feedback: users didn’t want another dashboard.

That forced us to rethink our entire approach mid-hackathon.

We broadened our scope beyond hedge funds and shifted toward a workflow-first solution. Instead of pulling users into a new interface, we decided to push intelligence directly into the platforms they already use daily — primarily Slack and Gmail.

This pivot required us to re-architect parts of our frontend while preserving our backend AI pipelines. We adapted our existing infrastructure to support Slack bots and Gmail integrations, enabling users to query insights via commands and receive prioritized signals directly within their existing workspace.

The biggest challenge wasn’t technical — it was strategic. We had to move from building what we thought was impressive to building what users actually needed.

Accomplishments that we're proud of

Several members of our team were first-time hackers, yet everyone played a meaningful role in bringing Nexus to life. From frontend development and backend architecture to Slack bot implementation, Gmail integration, Databricks pipelines, documentation deep-dives, sponsor feedback sessions, and pitch preparation — responsibilities were clearly defined and communication was constant.

We’re especially proud of building a fully functional full-stack system within a short timeframe. Our frontend, backend, and AI pipelines were successfully connected end-to-end, integrating Databricks data workflows with Nvidia Nemotron models and NIA-powered web search capabilities.

Beyond the product itself, we’re proud of how much we learned in such a compressed period — new tools, new APIs, new infrastructure, and how to adapt quickly as a team. The technical growth we achieved over the course of the hackathon was just as meaningful as the final product.

What we learned

The biggest lesson we learned was that ideation and user feedback matter more than execution alone. You can build a polished, technically impressive application — but if it doesn’t solve a real problem that users face daily, it misses the mark.

Conversations with sponsors fundamentally reshaped our direction. We realized that building “another great dashboard” wasn’t enough. Understanding the actual workflows and pain points of employees and decision-makers was far more important than adding features.

We also learned the value of staying flexible. It’s easy to become attached to an initial idea, especially after investing time and effort into it. But being willing to pivot — even late in the process — opened up stronger possibilities. Stepping outside our comfort zone ultimately led us to a more practical and impactful solution.

What's next for Nexus

The next step for Nexus is expanding beyond Slack and Gmail while strengthening the intelligence layer that powers both the dashboard and our messaging bots. We want Nexus to integrate directly into Microsoft Teams, Notion, and Crunchbase so that insights are delivered wherever teams already work and so that external market intelligence becomes a stronger part of our signal engine.

Integrating Microsoft Teams allows enterprise teams to receive alerts, summaries, and natural-language answers directly inside their existing collaboration environment. Notion integration enables automatically generated, living account briefs and executive summaries that stay synced with real-time data. Crunchbase integration strengthens our external signal coverage by monitoring funding rounds, leadership changes, acquisitions, and competitive activity that may impact account risk.

We also plan to expand the variety of data sources Nexus can draw from. Instead of relying on a fixed set of integrations, Nexus will support a broader range of internal systems, product analytics platforms, CRM tools, and external APIs so risk detection becomes more comprehensive and context-aware.

Finally, we want to give users granular control over privacy and data access. Teams should be able to choose which APIs to connect, toggle integrations on or off, define permission scopes, and decide which signals influence risk scoring. This ensures Nexus adapts to enterprise compliance requirements while preserving organizational ownership over sensitive data.

Our goal is to evolve Nexus into a customizable AI intelligence layer embedded across enterprise workflows, delivering decision-ready insights without requiring manual investigation.

Built With

  • claude
  • databricks
  • date-fns
  • express.js
  • lovable
  • lucide-react
  • nemotron
  • nia
  • node.js
  • openrouter
  • radix-ui
  • react-18
  • react-hook-form
  • react-router
  • recharts
  • tailwind-css
  • tanstack-react-query
  • typescript
  • vite
  • zod
Share this project:

Updates