Read Me

The Dub Dub team are submitting for interest only, and not part of the competition. We would be grateful if someone could reach out about the bugs we experienced as we have a client lead and we want to make sure we don't have the same issues with them. Please see link to google sheet which documents the issues

Inspiration

We really wanted to get a handle on how Tableau Next actually works out in the wild using real data. So we convinced a client of ours to give us the data and we somewhat mocked it as well with just changing PII information.

What it does

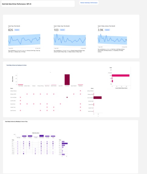
The purpose of the data was to understand risky actions being undertaken by employees who are driving our vehicles.

How we built it

We used a combination of external tools to do some data preparation and loading, and then pushed the data into Data Cloud, matching it with some flat files as well. We built out the semantic layer and then built the visualisations. We integrated it with Slack and also used the Tableau Agent to understand more.

Challenges we ran into

This part was particularly disappointing. At almost every stage of creating a visualisation, we would encounter the error “visualisation could not be displayed.” Occasionally it would save and display correctly, but by the next day the same visualisation would fail again.

We attempted workarounds - for example, forcing the removal of null values in case they were interfering with data source or context filters - but the issues persisted. Heatmaps could not display labels without triggering errors (among other limitations), making it difficult to create reliable outputs.

On top of this, we found the training and documentation incomplete. For instance, Trailblazers and the help guides did not mention that a time dimension is required when setting a goal. It was also challenging to get timely responses to our questions in Slack, and there doesn’t appear to be much collective knowledge about the product within the datafam community yet.

We also noticed inconsistencies with the business context layer. It often failed to update the agent with context even when we referenced specific fields. Over time it sometimes appeared to “catch up,” suggesting there may be a delay between context updates and their application in the product.

We’re sharing these issues and errors because we genuinely see a lot of potential in this product. However, in its current state, it doesn’t yet feel ready for consistent use.

Accomplishments that we're proud of

Whilst our dashboard isn't pretty, we did learn a lot and we're proud that we managed to get something that's actually up and running. It was great practice to learn the features.

What we learned

We learned a lot about the product through trial and error. The semantic layer looks like it's going to be really exciting and a game changer for natural language queries.

We would love to share with the internal teams the experience so that they can learn from the things that tripped us up along the way.

What's next for Next Dubbers

We're going to try to go back to basics and look at just standard Salesforce data to see if that fixes some of the issues that we were experiencing. But right now, we're finding it difficult to understand how we would push this out in a customer space as a Tableau partner because of the amount of errors that were occurring. Please see google sheets which lists errors and challenges

Built With

Share this project:

Updates