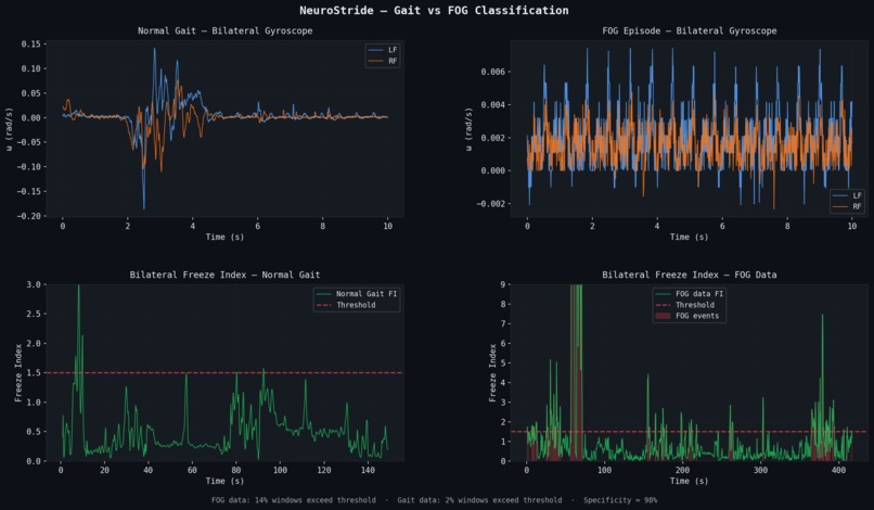
This project was inspired by my work in a neuromotor control lab, where I studied gait patterns in Parkinson’s disease and noticed that the normal left/right walking rhythm begins to break down just before a freezing episode. I built a Python-based signal processing pipeline that analyzes movement from both legs and detects this breakdown in real time, achieving sub-300 millisecond detection latency. A problem that I had fun experimenting with was distinguishing true freezing events from normal irregular movement. This all culminated in a working prototype that can detect freezing before it occurs; if you have any further questions, please see the proposal in the additional materials section and reach out with any further questions.
Log in or sign up for Devpost to join the conversation.