Inspiration
Money Moves was inspired by the challenges international students face in managing finances in a new country. We aimed to create a comprehensive solution to navigate the complex financial landscape abroad, making banking, saving, and sending money easier.
What it does
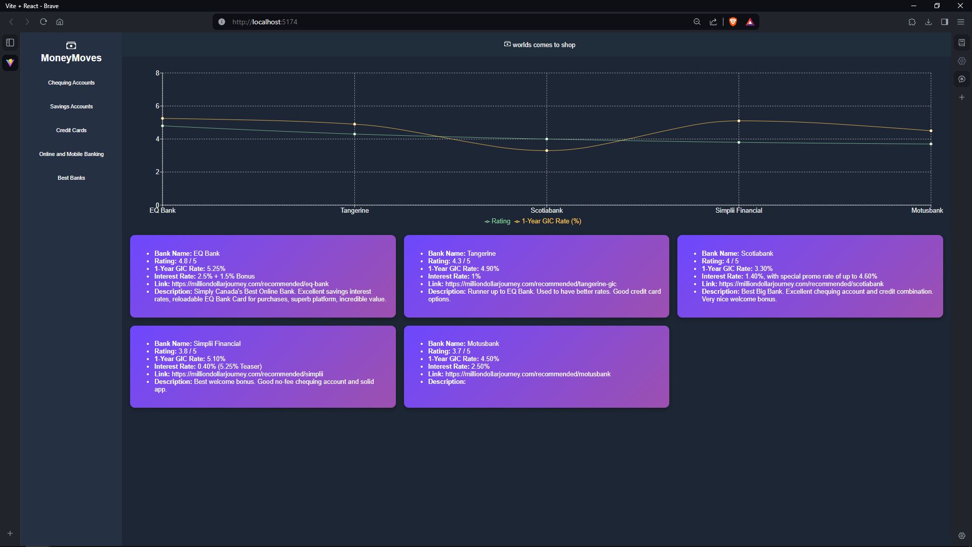
Money Moves provides essential information and tools for international students to make informed financial decisions. From selecting the right bank to maximizing savings and efficient cross-border transactions, our platform ensures financial management is seamless and affordable.
How we built it
We developed Money Moves using React for the frontend to ensure a dynamic user experience, with Axios for efficient HTTP requests. The backend is powered by Express, providing a robust server framework for our application. We utilized JavaScript for overall functionality, ensuring seamless integration between the frontend and backend. Data management is handled through JSON, enabling structured data storage and transfer. GitHub facilitated version control and collaboration, while integrating ChatGPT allowed us to leverage AI to enhance user interaction and provide intelligent financial advice.
Challenges we ran into
Throughout development, we encountered challenges such as version problems, internet connectivity, npm issues as well as data formatting - all of which required innovative problem-solving and adaptation to overcome.
Accomplishments that we're proud of
We're proud of creating a platform that truly addresses the needs of international students, offering a one-stop solution for their financial management abroad. Our user feedback has been overwhelmingly positive, confirming the impact of our work.
What we learned
The project taught us about the unique financial challenges faced by international students, the importance of user-centered design, and the value of persistence and teamwork in overcoming development hurdles.
What's next for Money Moves
Future plans for Money Moves include expanding our platform's features, incorporating AI-driven financial advice, and partnering with more financial institutions to offer exclusive deals for our users.


Log in or sign up for Devpost to join the conversation.