Inspiration
We were inspired to make this dashboard because we love Mai Shan Yun and aimed to organize the given data to give clean data so that they can make the executive decisions to improve it for the better.
What it does
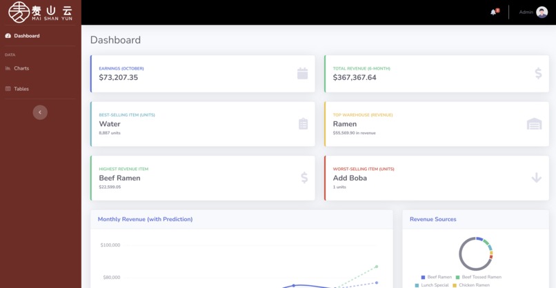
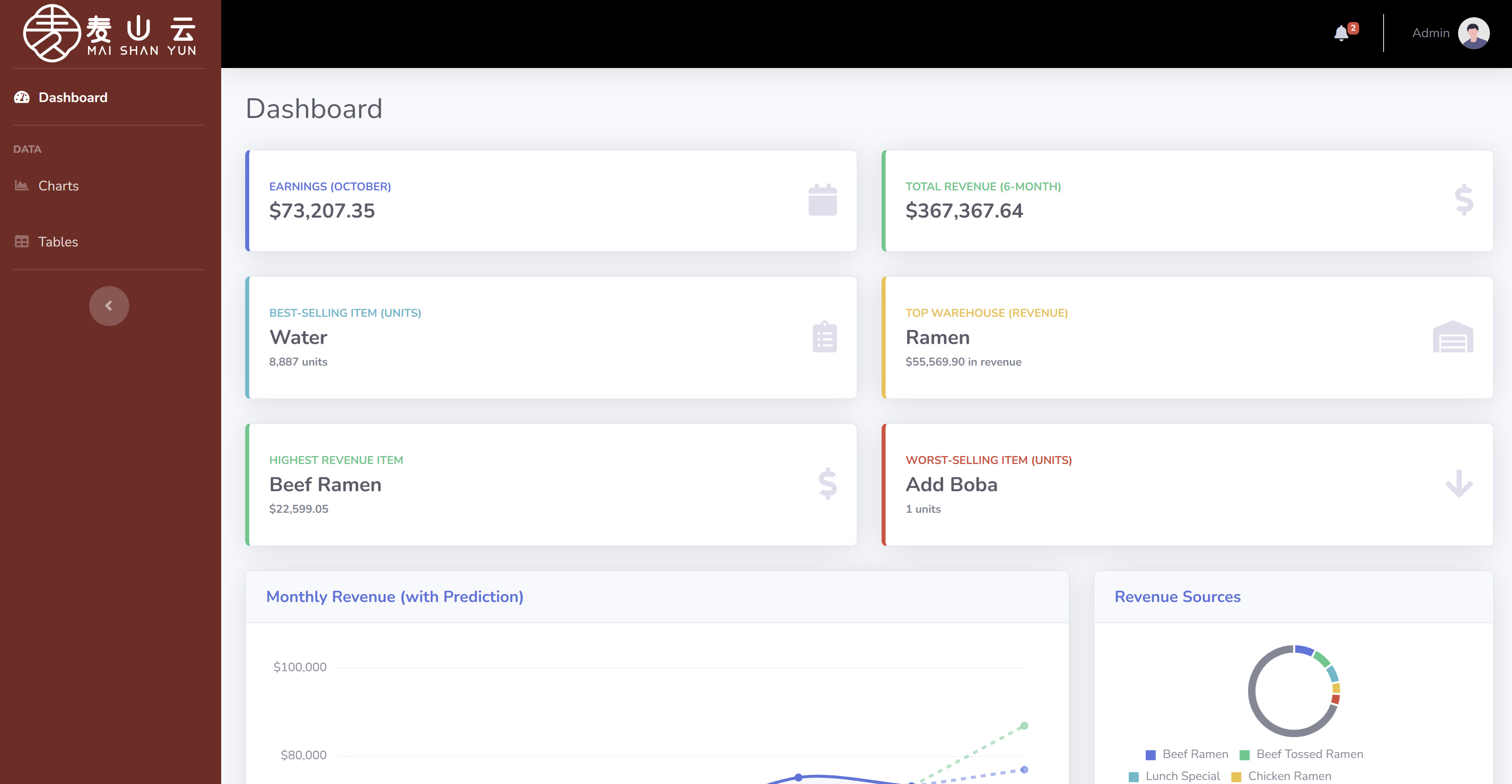
Our app organizes data in a digestible format so that the administrator can make executive changes to Mai Shan Yun's menu and inventory.
How we built it
We built it using Python to manage all our data and make it so that it could be read by our HTML with Jinja.
Challenges we ran into
We had some trouble defining how the data should be presented given our limited and incomplete dataset, so predicting things we're difficult, but we believe we made a decent way to calculate predictions and to decide stock.
Accomplishments that we're proud of
We're accomplished to have a completed project that's functional and usable.
What we learned
We learned a lot about HTML and Jinja and how it integrates with Python.
What's next for Mai Shan Yun Inventory Dashboard
We plan on expanding the customizability of the site and how data can be presented.

Log in or sign up for Devpost to join the conversation.