By simply writing a βletterβ about your future plans (e.g., βI want to buy a car in 2026, retire by 50, and eventually own a propertyβ), the application uses Generative AI to extract milestones, estimate costs, and project your capital growth over time. Users can interact with charts, drag feature points to adjust parameters, and receive real-time financial advice designed to move them closer to long-term goals , including planning and being reminded about the path to property ownership.
β¨ Key Features
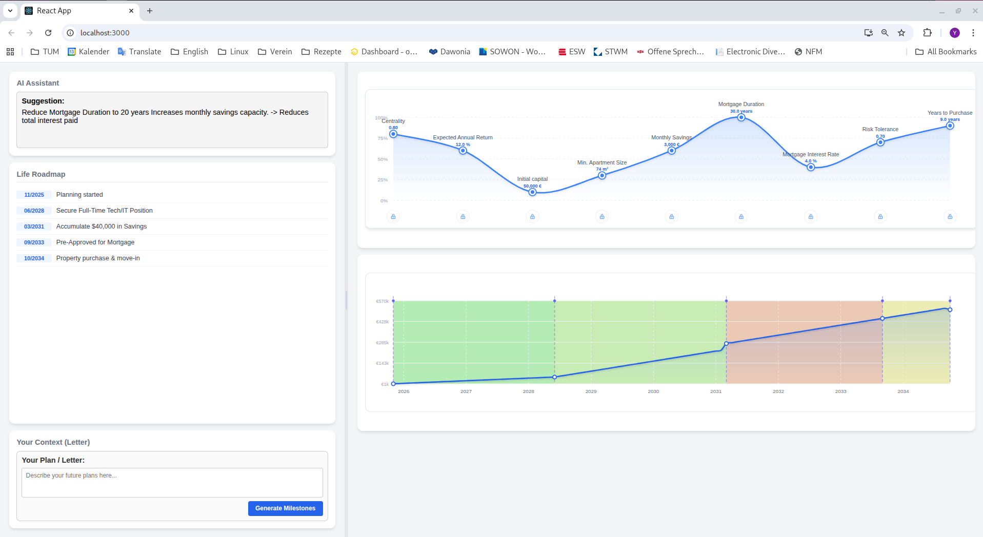
π Narrative-to-Roadmap Users input their life goals in natural language. The AI parses this text to create concrete milestone timelines , including savings plans and checkpoints related to owning a property.
π Interactive Capital Simulation A monthly capital projection curve is generated based on income, savings, and major life events (e.g., buying a house, wedding). The system factors in property-related targets like down-payment savings or mortgage planning.
π±οΈ Draggable Feature Points Adjust key financial drivers (Savings Rate, Risk Appetite, Deposit Target) directly on the chart and see your roadmap update instantly.
π Dynamic Timeline A visual life-event roadmap. Hover over events to see financial impacts such as how buying a home affects capital, cash flow, or required savings pace.
π€ AI Suggestions & Smart Reminders Click any chart point to receive personalized advice. The system sends helpful reminders and guidance to keep you on track toward major goals , especially long-term objectives like owning property.
π± Telegram Integration Sync with a Telegram Bot to send updates from your phone, add new life events, or receive property-related reminders and advice anywhere.


Log in or sign up for Devpost to join the conversation.