-
-
Deep observability: verifying incident traces and execution spans directly in the DigitalOcean Gradient console.
-
Production instrumentation: real-time logs showing Gradient ADK orchestrating policy evaluation and AI execution.
-
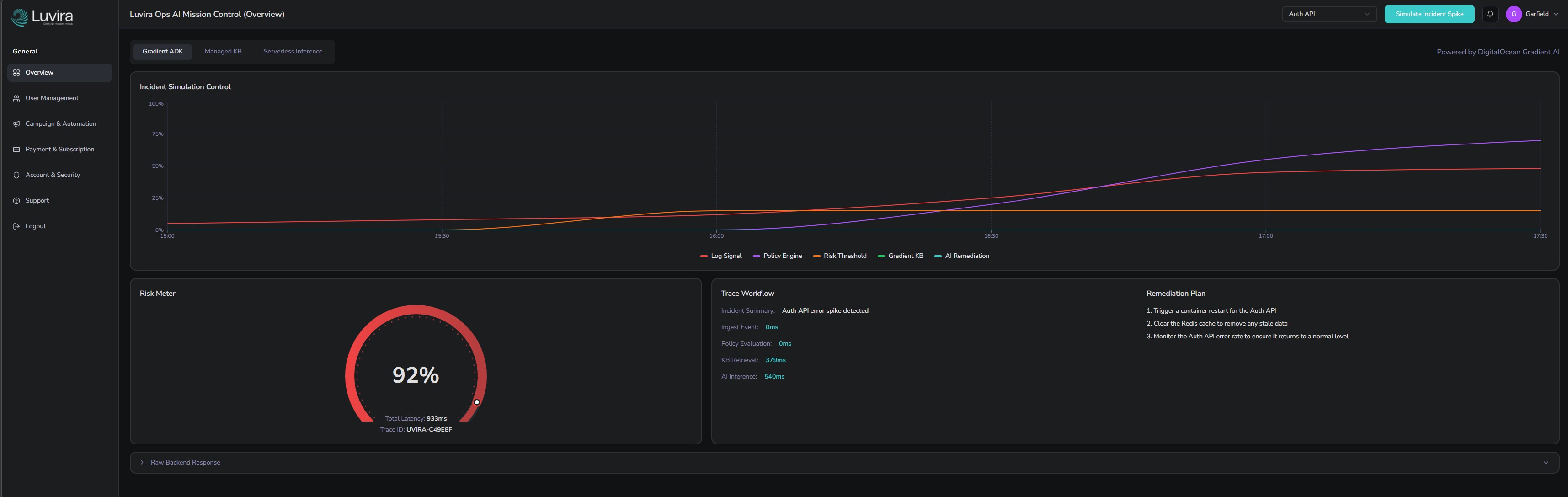
Traceable execution: each incident is assigned a unique Trace ID, creating a complete and auditable decision trail.
-
Policy-first intelligence: the decision gate controls when AI is invoked, ensuring predictable and controlled execution.
-
Deterministic pipeline: from signal ingestion to policy evaluation and structured AI-generated remediation.
-
Mission Control dashboard showing deterministic policy evaluation, traceable workflow, and AI-generated remediation plan
-
End-to-end incident workflow: risk scoring, policy gating, trace execution, and structured JSON remediation output.
What it does
Luvira Ops AI is a deterministic incident response assistant built on DigitalOcean Gradient AI.
It converts infrastructure signals into structured, actionable remediation plans only when a defined risk threshold is exceeded.
Pipeline Flow
- Ingest — Receives the incident signal (e.g., Auth API error spike)
- Evaluate — Calculates a deterministic risk score via a Python policy engine
- Decide — Applies a hard policy gate (AI is only invoked if Risk > Threshold)
- Retrieve — Fetches the matching recovery SOP from the Gradient Managed Knowledge Base
- Generate — Produces a structured remediation plan via Gradient Serverless Inference
- Trace — Returns structured JSON with a unique Trace ID for full observability
How we built it
The system is built natively on the DigitalOcean Gradient AI stack:
- DigitalOcean App Platform — Hosts the FastAPI orchestration layer
- Gradient ADK — Powers traceable execution and telemetry
- Gradient Serverless Inference — Generates structured remediation steps
- Gradient Managed Knowledge Base — Provides SOP retrieval with similarity-based matching
- Web Dashboard (React) — Visualizes the pipeline and execution trace in real time
Challenges we ran into
Our primary challenge was ensuring the system felt production-grade rather than a "demo chatbot."
Technically, we encountered friction with the Gradient ADK deployment flow. While local validation was successful, cloud deployment introduced challenges around readiness checks, framework conflicts (FastAPI vs. ADK wrapper), and limited visibility into failures.
We overcame this by simplifying our backend architecture to align with the platform’s serverless execution model.
Accomplishments that we're proud of
- Deterministic Gating — Implemented a policy-first AI trigger
- Full Platform Integration — Deep usage of the DigitalOcean Gradient AI stack
- Structured Contracts — Production-ready JSON output instead of chat responses
- Observability — Step-level metrics with searchable Trace IDs
- Reliability — Safe fallbacks and degraded-state handling
What we learned
We learned that robust AI systems for infrastructure are defined by control, not just intelligence.
Deterministic thresholds and traceability are critical for SRE adoption. We also discovered that building on emerging AI platforms requires a strong focus on system transparency, observability, and fallback behavior.
Incident-response AI should not behave like a chatbot it should function as a controlled orchestration system.
What's next for Luvira Ops AI
- Multi-Signal Modeling — Support complex incident patterns beyond single-point spikes
- Metadata Transparency — Improve knowledge-base matching with similarity visibility
- Expanded Diagnostics — Deeper trace insights and improved observability for debugging and production reliability
- Automated Action — Enable one-click remediation via DigitalOcean Functions
Our goal is to evolve Luvira Ops AI into a fully autonomous, policy-controlled infrastructure intelligence layer.
Built With
- adk
- ai
- api
- app
- base
- deterministic
- devops
- digitalocean
- engine
- fastapi
- gradient
- incident
- inference
- json
- knowledge
- managed
- observability
- platform
- policy
- python
- react
- response
- rest
- serverless
- traceability
Log in or sign up for Devpost to join the conversation.