Inspiration
The hospitality industry runs on fragmented systems. Hotel staff juggle dozens of tools, and critical decisions fall through the cracks between departments. We asked: what if a hotel had a brain? Not a chatbot , a real AI operating system where agents reason, coordinate, and act across security, operations, and finance, while keeping humans firmly in control.
What it does
Lunaris is a hierarchical multi-agent AI system for hotel chains:
- Executive Agent parses natural language requests and routes tasks to domain agents
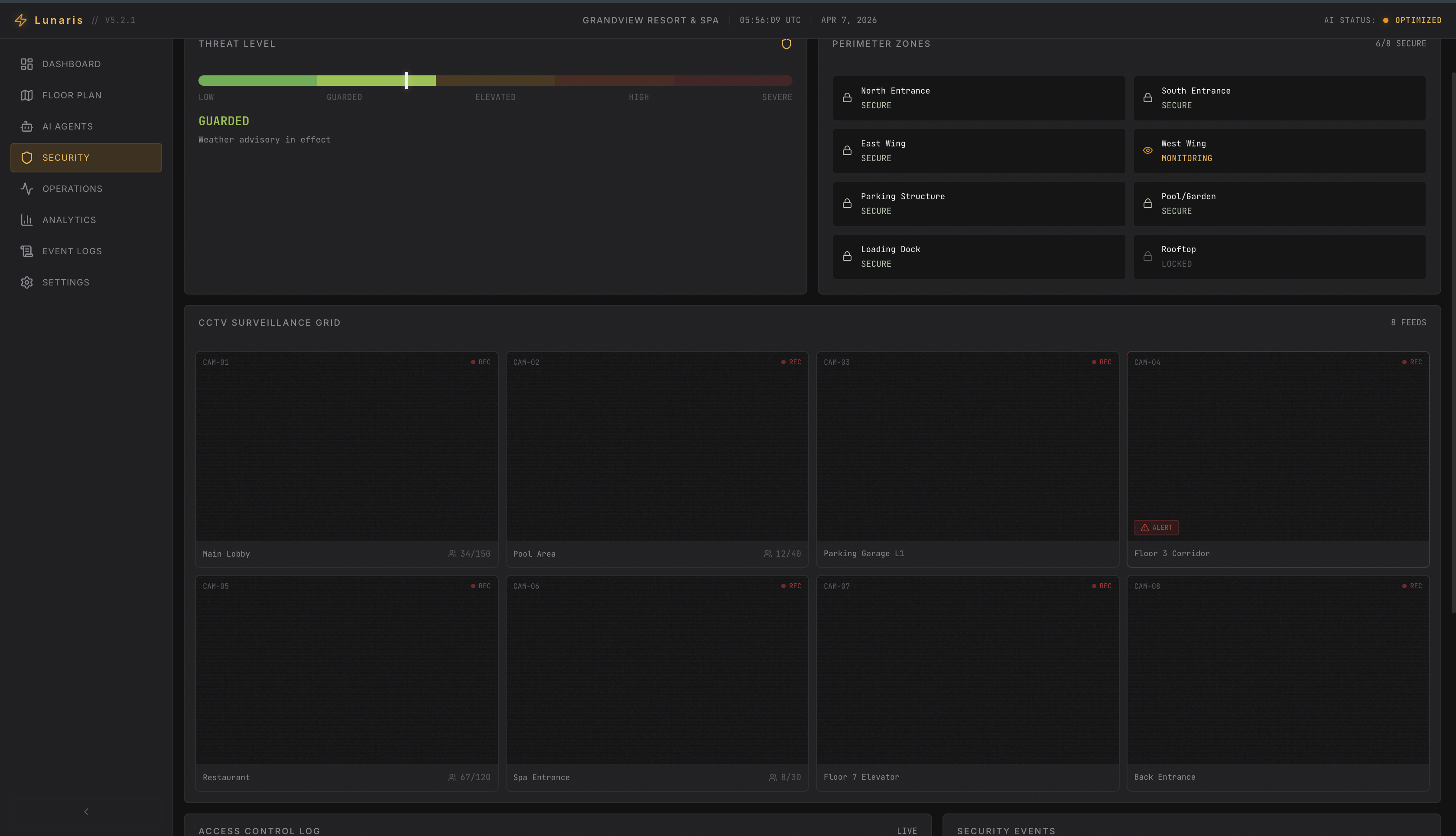
- Security Agent handles access control, lockdowns, and emergency protocols
- Operations Agent manages guest notifications, bookings, and housekeeping
- Finance Agent logs transactions and detects billing anomalies
All agents operate under zero-trust security via Auth0 Token Vault, with a human-in-the-loop approval gate for every critical action.
How we built it
- Gemini — reasoning, task decomposition, orchestration planning
- FastAPI — backend orchestrator, task dispatcher, approval state manager
- Auth0 Token Vault — per-agent scoped JWT tokens, zero shared credentials
- React/Next.js — real-time dashboard with agent activity, approvals, and emergency controls
- Twilio, Gmail, Notion — SMS approvals, notifications, structured logging
- Mock IoT APIs — simulated door locks and fire systems
Challenges we ran into
- Async approval flow — pausing a task graph mid-execution while awaiting an SMS approval, then resuming or aborting cleanly, required three full rewrites of the orchestrator
- Agent scope creep — early agents with broad tokens triggered unintended actions; fixed with a constraint validation layer in the orchestrator
- Task graph conflicts — simultaneous agents acting on overlapping resources caused race conditions; resolved with a priority-based conflict resolution protocol
Accomplishments that we're proud of
- Zero-trust applied at the agent level — every agent has its own scoped, expiring identity
- Human-in-the-loop approval that genuinely blocks execution until a manager responds
- A fully modular, production-structured FastAPI backend ready for real deployment
- Hierarchical multi-agent coordination working end-to-end across three domain agents
What we learned
- Agents need identity before intelligence — security architecture must come first
- Orchestration is the hardest problem — coordinating when, in what order, with what fallback, is harder than the reasoning itself
- Human oversight is a feature — the approval gate felt like friction early on; by the end it felt like the most important part of the system
What's next for Lunaris: Hierarchical Multi-Agent System for Hotel Ops
- Multi-property coordination across entire hotel chains
- Predictive maintenance engine using live IoT sensor streams
- Trained anomaly detection model inside the Finance Agent
- Chaos testing mode to stress-test orchestrator resilience
- GDPR and PCI-DSS compliance layer baked into the token lifecycle
Bonus Blog Post
Lunaris: When AI Agents Need Their Own Keys
When I first sat down to design lunaris, I thought the hardest part would be the multi-agent hierarchy. I was wrong. The hardest part was answering a deceptively simple question: how do you stop a rogue AI agent from doing something it shouldn't?
The answer, I discovered, lives inside the Token Vault.
Early in development, my prototype had agents sharing a single API credential pool. It was fast to build and easy to test and completely terrifying in practice. A Finance Agent requesting a billing lookup had the same access surface as a Security Agent triggering a floor lockdown. One miscommunication in the task graph, and you'd have a room-service request accidentally pinging the fire alarm API. Not ideal for a five-star hotel.
Integrating Auth0's Token Vault forced me to rethink the entire execution layer.
Instead of credentials, each agent now requests a scoped token at runtime and
only for the action it was assigned. The Security Agent gets unlock:doors. Nothing
more. The Finance Agent gets log:transaction. That's it. When the token expires,
it's gone. No lingering permissions, no credential leakage between tasks.
The real technical hurdle was the Human-in-the-Loop approval flow. Pausing execution mid-graph holding a token in a pending state while waiting for a manager's SMS approval via Twilio required careful async state management in FastAPI. Getting that orchestration stable took three complete rewrites.
But when it finally worked , when a lockdown request genuinely stopped at the approval gate, waited, then either executed or aborted cleanly that was the moment Lunaris stopped feeling like a demo and started feeling like infrastructure.
Token Vault didn't just solve security. It gave each agent an identity. And that changed everything.
Built With
- auth0
- fastapi
- gemini
- git
- gmail
- javascript
- jwt
- notion
- openclaw
- pydantic
- python
- twilio
- typescript
- uvicorn
- vercel
- vite
Log in or sign up for Devpost to join the conversation.