Inspiration
Our initial inspiration for Luma came from a conversation with a healthcare representative at Impiricus, who highlighted the inefficiencies in how pharamceutical companies engage with healthcare providers. We learned that most interactions between Healthcare Representatives (HCRs) and Healthcare Providers (HCPs) are lacking in data-driven insights, which can lead to solutions that often don't completely address patient needs. We also learned that the average physician spends sixteen minutes per patient just reviewing records, and over 1 million new medical papers are published every year. No doctor or representative can keep up with all the information thrown at them.
What it does
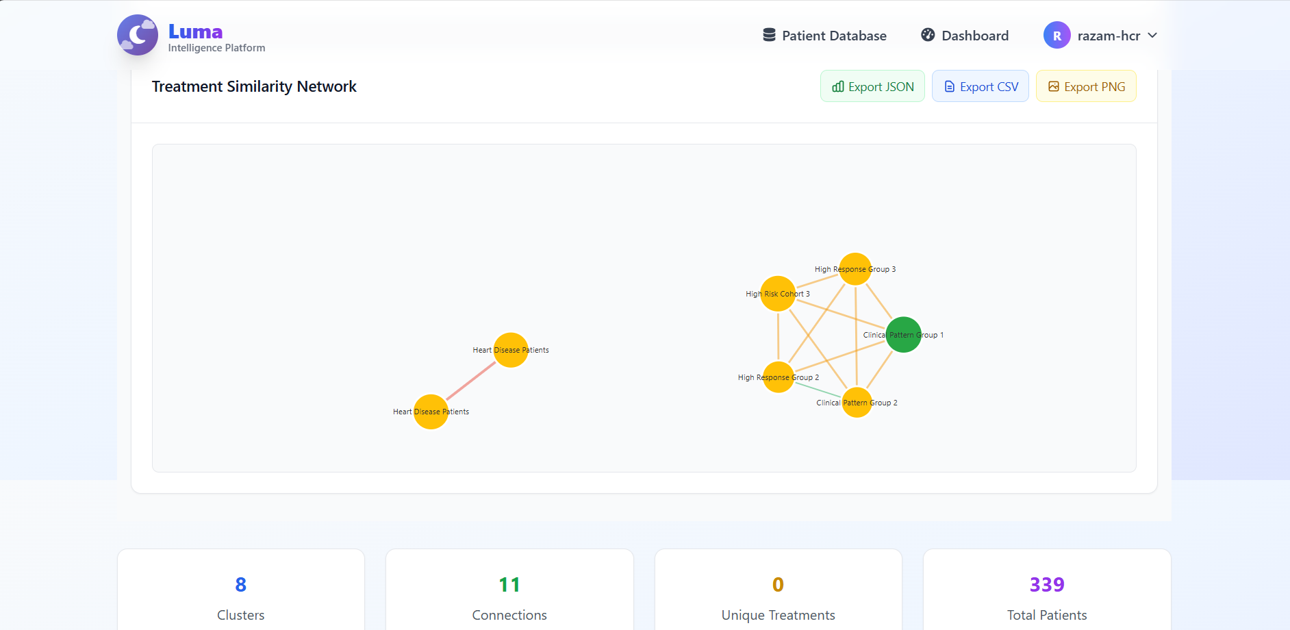
Luma is a healthcare engagement hub for HCPs and HCRs that revolutionizes how they interact with one another. Through AI driven insights based upon real research and clustering algorithms that group together patients, healthcare representatives are able tod deliver informed recommendations to HCPs regarding treatment opportunities and patient outcomes.
How we built it
We started with the backend, setting up a Django framework which contained multiple interconnected data models. Working backwards from the data, we built comprensive frontend pages that mapped out with our initial ideas and goals for the project. Along the way we implemented features such as advanced clustering algorithms, an intelligent recommendation system, and a means of communication between HCR and HCP accounts, but all of this was heavily propped up by our decision to start with the data first.
Challenges we ran into
Dependency challenges and VCS kinks proved to be a big problem for us in the development of Luma, especially in the earlier stages where we were still learning about proper collaboration. Alot of issues and time spent could have especially been recouped if we put in a greater effort in maintaining stronger communication between those working on the backend and frontend, as well as just simply utilizing git features to their maximum potential.
Accomplishments that we're proud of
We are most proud of pushing ourselves out of our comfort zone to learn new technologies and stacks. Intitially, we thought best to stick with tools we had prior experience in. However, as we evaluated and thought more about what we sought to gain from HackGT, we realized that this was a great opportunity to instead push ourselves to learn new things, a methodology which drove us to learn both django and tailwind.
What we learned
We learned a lot of new things from both technical and teamwork aspects. From the technical aspect, we gained knowledge and experience with git, django, tailwind, javascript, and our skills in frontend and backend development greatly improved in general. We also learned alot about working as a team and using online collaboration tools like github to better manage team progress.
What's next for Luma
We truly believe that Luma is an application that can scale to help communications between HCPs and HCRs. Our first goal in expanding Luma would be to get direct feedback from our users. We plan on creating questionnaires/surveys and getting information from HCPs and HCRs on their thoughts regarding the features we have implemented. From there, our goal is to scale and continue to build our product through an iterative design process, cycling between implementation and evaluation.
Built With
- django
- javascript
- python
- sqlite
- tailwind

Log in or sign up for Devpost to join the conversation.