Inspiration

Loan portfolios are complex, and even small deviations in borrower behavior or covenant compliance can signal major risks. We wanted to build a tool that helps banks and financial analysts visualize these “drifts” in real time—especially for non-technical stakeholders who need clarity, not spreadsheets.

Our goal was to simplify risk monitoring while making it visually intuitive and actionable.


Loan Drift Monitor

A responsive web application to monitor loan portfolios, track drift, and flag high-risk loans in real time.


About the Project

Loan portfolios rarely fail suddenly — they drift.

Over time, amendments, waivers, and missed obligations gradually move loans away from their original terms. This silent risk often goes unnoticed until it becomes critical.

Loan Drift Monitor transforms complex loan activity into a clear, visual Drift Score, giving banks and financial institutions early visibility into emerging risk.


Problem Statement

  • Loan changes are scattered across documents, emails, and systems
  • Risk escalation is often detected too late
  • Portfolio monitoring is manual and spreadsheet-driven

Result: Institutions react to problems instead of preventing them.


Solution

Loan Drift Monitor provides a single dashboard that:

  • Quantifies loan drift using an explainable scoring model
  • Highlights loans that are trending toward risk
  • Enables fast analysis with search, filters, and KPIs
  • Improves decision-making through visual insights

What It Does

  • Calculates a Drift Score (0–100) for each loan
  • Categorizes loans into Green / Amber / Red risk bands
  • Displays portfolio KPIs and trend charts
  • Supports inline editing of loan data
  • Enables search, sort, and filtering
  • Allows JSON import/export for data portability

What it does

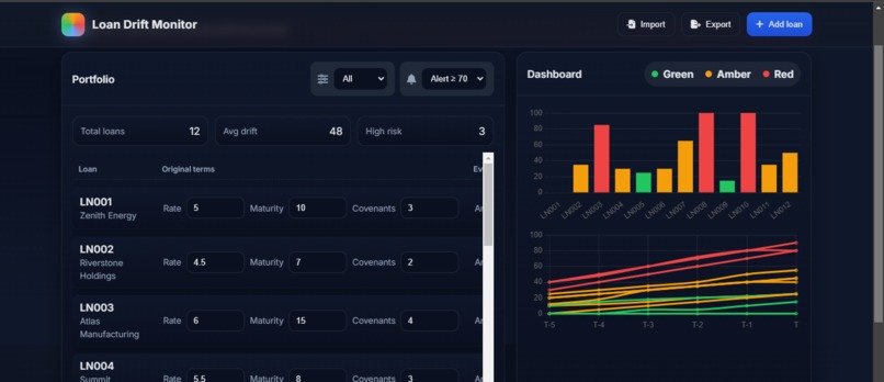
Loan Drift Monitor is a web-based dashboard that tracks loan performance, covenant compliance, and drift trends over time. It offers:

  • A portfolio summary with total loans, average drift, and high-risk counts
  • A loan table with borrower details, rates, maturities, and covenant counts
  • A risk status bar chart showing each loan’s risk level (green, amber, red)
  • A drift-over-time line chart to visualize how each loan is evolving
  • Filters by borrower, risk level, and maturity
  • Import/export functionality and alert setup for threshold breaches

How we built it

  • Frontend: HTML, CSS (custom dark theme), and vanilla JavaScript
  • Charts: Chart.js for dynamic visualizations
  • Data model: JSON-based loan objects with drift series and metadata
  • UI/UX: Responsive layout, scroll-into-view tables, and interactive filters
  • Accessibility: Semantic markup and ARIA labels for screen reader support

We focused on clarity, responsiveness, and modularity—so the app can scale with more data or plug into real-time APIs later.


Challenges we ran into

  • Designing a risk visualization that’s both intuitive and informative
  • Balancing technical depth with non-technical usability
  • Ensuring performance with large datasets and dynamic chart updates
  • Making the UI responsive across devices without losing clarity
  • Handling import/export edge cases and validating JSON schema

Accomplishments that we're proud of

  • Built a fully functional dashboard with clean UI and real-time filtering
  • Created a drift visualization that clearly communicates risk evolution
  • Designed for non-technical users while preserving analytical depth
  • Achieved a modular code structure that’s easy to extend or integrate
  • Delivered a polished experience that feels ready for commercial use

What we learned

  • How to map financial risk into visual metaphors that resonate
  • The importance of UI polish in making complex data approachable
  • How to optimize chart performance for real-time updates
  • The value of semantic HTML and accessibility in fintech tools
  • How to pitch technical tools to non-technical judges and users

What's next for Loan Drift Monitor

  • Integrate real-time data feeds from loan management systems
  • Add covenant breach detection and alert customization
  • Build a risk scoring engine based on drift velocity and covenant weight
  • Enable collaborative annotations for analysts and relationship managers
  • Package as a white-label solution for banks and NBFCs

Built With

Share this project:

Updates