Inspiration
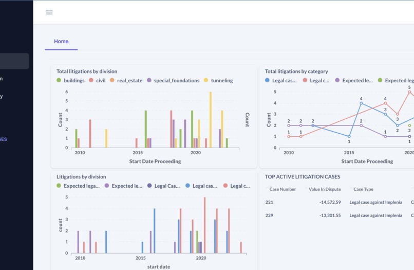
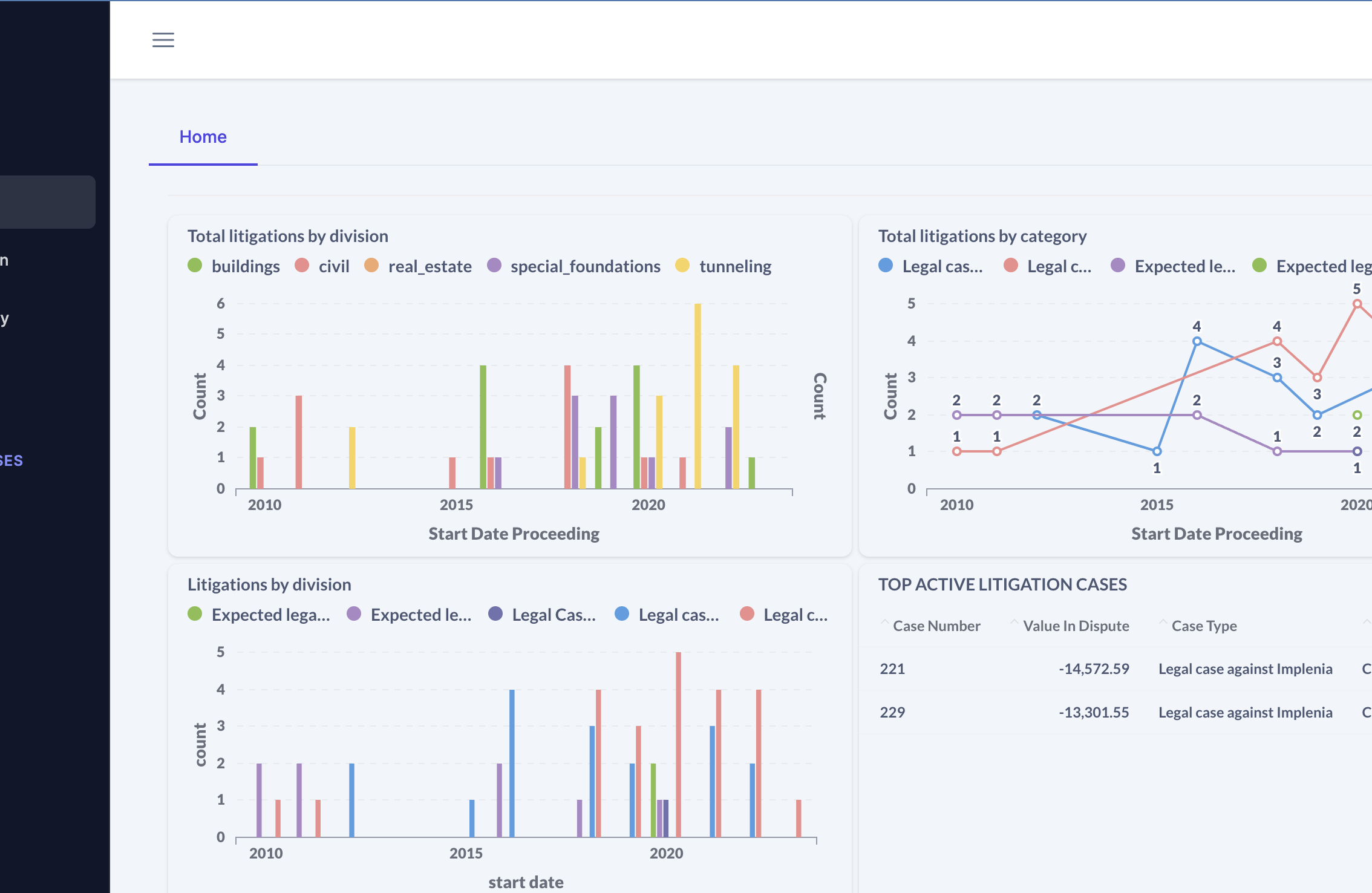
From Excel to centralized reporting. Modernize the litigation process.
What it does
Seamlessly imports data from Excel to the platform. Offers easy integration of dynamic visualizations. Charts can be crafted via a business intelligence tool and effortlessly embedded in the frontend with a single click.
How we built it
Frontend: Angular Business Intelligence: Metabase Backend: FastAPI with MongoDB as the database.
Challenges we ran into
Incorporating diverse monetary metrics into the platform. Ensuring dynamic visualizations are user-friendly enough for every lawyer.
Accomplishments that we're proud of
Seamless BI integration and the creation of a modern, user-centric frontend application.
What we learned
Parsing legal data is challenging, mainly when dealing with sparse datasets.
Built With
- angular.js
- fastapi
- implenia-chocolate
- metabase
- mongodb
- openai
Log in or sign up for Devpost to join the conversation.