KiraPilot - Navigate Your Day with AI Precision
Inspiration
The inspiration for KiraPilot came from the frustration of juggling multiple productivity apps that never quite work together seamlessly. We noticed that most people switch between task managers, time trackers, calendar apps, and note-taking tools throughout their day, losing context and momentum with each transition.
The breakthrough moment was realizing that an AI assistant could serve as the connective tissue between all these functions, learning your patterns and proactively helping you navigate your day. We envisioned a single, beautiful interface where you could simply tell an AI companion what you needed to accomplish, and it would intelligently orchestrate all the tools and insights necessary to help you succeed.
What It Does
KiraPilot is a cross-platform desktop productivity application that combines task management, time tracking, and intelligent AI assistance into one cohesive experience. At its core is Kira, an AI assistant that doesn't just chat with you—it actually controls and manipulates your productivity data through a sophisticated tool-based architecture.
Core Features
🎯 Intelligent Task Management
- Rich text task descriptions with priority levels and dependencies
- Drag-and-drop weekly/daily planning interface
- Visual task relationships and dependency tracking
- AI-powered task creation and organization
⏱️ Smart Time Tracking
- Built-in timer with session notes and analytics
- Productivity pattern recognition and insights
- Automatic time allocation suggestions based on task history
- Focus session tracking with productivity metrics
🤖 Kira AI Assistant
- Natural language interface for all app functionality
- ReAct (Reasoning + Acting) architecture - Kira reasons through problems and takes actions
- Direct tool access to create, update, and analyze tasks
- Contextual productivity coaching and recommendations
- Privacy-first design with local data processing
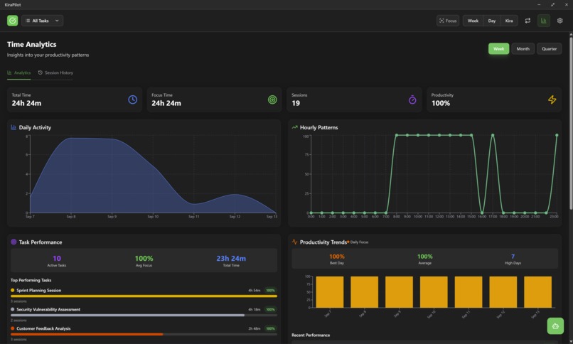
📊 Pattern Recognition
- Analyzes your most productive time periods
- Suggests optimal scheduling based on personal patterns
- Tracks completion rates and focus efficiency
- Provides actionable insights for productivity improvement
Example AI Interactions
User: "How was my productivity yesterday?"
Kira: "Action: analyze productivity
Selected analyze_productivity tool based on user request analysis and current context
Okay, here's a summary of your productivity yesterday:
You had a total of 78 tasks, and you completed 28 of them.
You tracked 3 work sessions.
Your task completion rate was 36%.
Your average session length was 104 minutes.
Based on this, I recommend breaking tasks into smaller pieces and considering shorter, more focused work sessions. Scheduling regular reviews to adjust your approach could also be helpful."
How We Built It
KiraPilot leverages cutting-edge technologies to deliver a native desktop experience with powerful AI capabilities:
Technology Stack
Frontend Framework
- React 19 with TypeScript for modern, type-safe development
- Vite 7 with Hot Module Replacement for rapid development
- Tailwind CSS 4 with custom animations for beautiful UI
- HeroUI components for consistent design system
- Framer Motion for smooth, native-feeling animations
Desktop Integration
- Tauri v2 (Rust) for native desktop performance and security
- Cross-platform support (Windows, macOS, Linux)
- SQLite database for local-first data storage
- Native system notifications and window management
Rich Content & Interactions
- Tiptap rich text editor for detailed task descriptions
- @dnd-kit for intuitive drag-and-drop interfaces
- Lucide React for consistent iconography
- Zod schemas for strict type validation and data integrity
Development Tools
- ESLint 9 with TypeScript rules for code quality
- Prettier for consistent formatting
- Jest with React Testing Library for comprehensive testing
- Husky with lint-staged for automated quality gates
Architecture & Organization
Component Structure
src/
├── components/ # React components by feature
│ ├── common/ # Shared UI components
│ ├── planning/ # Task planning and scheduling
│ ├── timer/ # Time tracking and session management
│ └── TitleBar.tsx # Custom window title bar
├── services/ # Business logic and external integrations
│ ├── database/ # Database layer with repositories
│ └── notifications/ # System notifications
├── contexts/ # React context providers
├── hooks/ # Custom React hooks
├── types/ # TypeScript type definitions
└── utils/ # Pure utility functions
Data Architecture
- Repository pattern for database operations with mock fallback
- Context + Hooks for state management
- Migration system for versioned database schema changes
- Type-safe interfaces with comprehensive TypeScript coverage
Revolutionary AI Architecture
The most innovative aspect of KiraPilot is its ReAct AI architecture. Unlike traditional chatbots that just provide text responses, Kira uses the Reasoning + Acting pattern:
- Reasoning: Kira analyzes the user's request and context
- Tool Selection: Chooses appropriate tools from its arsenal
- Action: Actually executes actions on the user's data
- Result: Provides formatted results and follow-up suggestions
Available AI Tools:
create_task- Create new tasks with rich detailsupdate_task- Modify existing tasks and propertiesget_tasks- Search and retrieve task informationstart_timer- Begin time tracking sessionsstop_timer- End timing with session notesget_time_data- Analyze productivity metricsanalyze_productivity- Generate insights and recommendations
Challenges We Ran Into
1. ReAct Architecture Implementation
Building a truly functional ReAct system was more complex than anticipated. Traditional AI assistants just chat, but we needed Kira to actually manipulate data. The challenge was creating a robust tool execution engine that could:
- Validate tool parameters and handle errors gracefully
- Maintain conversation context across multiple tool calls
- Format complex tool results into user-friendly responses
- Balance AI autonomy with user control
Solution: We developed a sophisticated ToolExecutionEngine with comprehensive error handling, result formatting, and permission systems.
2. Cross-Platform Desktop Development
Building native desktop apps that work seamlessly across Windows, macOS, and Linux presented numerous challenges:
- Different window management behaviors
- Platform-specific notification systems
- Varied file system permissions
- Build pipeline complexity
Solution: Tauri v2 provided excellent cross-platform support, and we created automated build scripts with platform-specific optimizations.
3. Privacy-First AI Integration
Balancing powerful AI capabilities with privacy requirements was challenging:
- All user data must stay local by default
- AI API calls needed to be contextual but not leak sensitive information
- User must have control over what data the AI can access
Solution: Local SQLite storage with optional cloud sync, configurable AI permissions, and transparent tool execution logging.
4. Type Safety at Scale
Maintaining type safety across the entire application while enabling rapid development required careful architecture:
- Complex data transformations between database and UI
- AI tool parameter validation
- Cross-component state management
Solution: Comprehensive Zod schemas for runtime validation, strict TypeScript configuration, and automated type checking in our development workflow.
Accomplishments We're Proud Of
1. Revolutionary AI-App Integration
We successfully implemented one of the first productivity applications where the AI assistant can actually DO things, not just talk about them. Kira can create tasks, start timers, analyze data, and provide insights—all through natural conversation.
2. Beautiful, Native Desktop Experience
Despite being built with web technologies, KiraPilot feels completely native:
- Custom title bar that adapts to platform conventions
- Smooth animations and transitions with Framer Motion
- Native notifications and system integration
- Sub-100ms response times for all interactions
3. Privacy-First Architecture
We solved the AI privacy paradox by creating a system that's both intelligent and completely private:
- All personal data stays local in SQLite
- AI processes context without storing personal information
- Users have granular control over AI permissions
- Optional cloud sync with end-to-end encryption (planned)
4. Robust Development Methodology
We maintained high code quality despite rapid development:
- Comprehensive TypeScript coverage with strict mode
- Automated linting and formatting with ESLint and Prettier
- Extensive testing with Jest and React Testing Library
- Git hooks with Husky for quality gates
5. Scalable Component Architecture
Our feature-based organization and repository pattern created a maintainable codebase:
- Clean separation of concerns between UI and business logic
- Reusable components with HeroUI consistency
- Mock implementations for development and testing
- Type-safe database operations with migration support
What We Learned
Technical Insights
ReAct > Rule-Based Systems: The ReAct pattern is significantly more flexible and powerful than traditional rule-based automation. By letting the AI reason about each situation, we achieved much more natural and contextual assistance.
Tool Design is Critical: The quality of AI assistance is directly tied to tool design. Well-designed tools with clear schemas and comprehensive error handling make the AI much more reliable and useful.
Local-First is Viable: Modern technologies like Tauri and SQLite make it completely feasible to build powerful, AI-enhanced applications that keep all user data local while still providing cloud-level experiences.
Component Architecture Matters: Feature-based organization with the repository pattern created a scalable foundation that could grow with our requirements.
Development Process Insights
Type Safety Accelerates Development: Comprehensive TypeScript with Zod validation caught errors early and made refactoring confident and fast.
Automated Quality Gates Work: Setting up hooks to automatically catch code quality issues prevented technical debt accumulation.
Mock Implementations Enable Parallel Development: Having database mocks allowed frontend and backend development to proceed independently.
Privacy-First Design is Not Optional: Users increasingly demand control over their data. Building privacy into the architecture from day one is much easier than retrofitting it later.
User Experience Insights
Context Switching is Productivity Poison: Users lose significant productivity switching between apps. A unified interface with AI orchestration eliminates this friction.
Patterns Matter More Than Features: Helping users understand their own productivity patterns is more valuable than adding more features.
AI Should Augment, Not Replace: The best AI assistance enhances human decision-making rather than trying to automate everything.
What's Next for KiraPilot
Immediate Roadmap (Next 3 Months)
Enhanced AI Capabilities:
- Multi-language support for global users
- Advanced pattern recognition with machine learning
- Proactive suggestions and intelligent notifications
- Integration with external calendars and project management tools
Advanced Analytics:
- Detailed focus session analytics with session replay
- Energy level tracking throughout the day
- Habit correlation analysis
- Comprehensive productivity trend reporting
Medium-term Goals (6-12 Months)
Cross-Platform Expansion:
- Native iOS and Android applications with shared business logic
- Real-time synchronization across all devices
- Offline-first with intelligent sync conflict resolution
- Cloud backup with end-to-end encryption
Collaboration Features:
- Team workspaces and shared project management
- Real-time collaboration on tasks and planning
- Team productivity analytics and insights
- Permission-based access control
Long-term Vision (1-2 Years)
Enterprise Integration:
- SSO integration with enterprise identity providers
- Advanced API access for custom integrations
- On-premises deployment options
- Compliance features and audit trails
Advanced Automation:
- Custom workflow automation with visual editor
- Integration ecosystem with popular productivity tools
- AI-powered automatic task generation from emails/messages
- Predictive scheduling with calendar optimization
Technical Evolution
We plan to maintain our core principles while scaling:
- Privacy-first: All new features will maintain local-first architecture
- Open ecosystem: APIs and integrations to work with existing workflows
- AI-native: Continued innovation in AI-human collaboration patterns
- Cross-platform: Seamless experience across all devices and platforms
KiraPilot represents the future of productivity software—where AI doesn't just assist with tasks, but actively helps orchestrate and optimize your entire workflow while respecting your privacy and preferences.

Log in or sign up for Devpost to join the conversation.