-
-
Reference architecture
-
GIF
Smart camera setup
-
Data capture preview
-
3-intersection optimization - analytics output
-
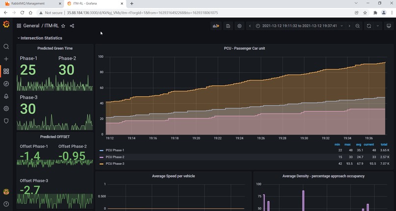
Visualization using Grafana - vehicle counts
-
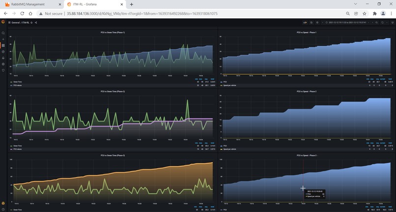
Visualization using Grafana - signal timing
-
Visualization using Grafana - comparison of count and signal timing
-
Simulation using Aimsun - fixed vs RL agent-based signal control
-
Multi-RL system - reducing delay times across junctions
-
RabbitMQ for message exchange between edge and AWS cloud
-
Docker based view of signal control logic
-
Influx DB on EC2
Inspiration
IoT, C-2VX, MaaS… and the list just goes on. Technology is as ubiquitous as the air we breathe today! There isn't a single aspect of our lives that does not rely on some aspect of technology (mainstream or futuristic). While we speak about IR4.0 and the impact that it has on industry and society, there are still issues plaguing societies and governments. We are at the fulcrum of being able to leverage the latest and the greatest that technology has to offer and applying it to create socially and environmentally impactful solutions.
A rising concern in Southeast Asian economies, owing to the urbanization explosion, is insane traffic congestion, leading to long wait times and an increased CO2 footprint. Substantial increase in the number of vehicles and limited road infrastructure to accommodate them has resulted in traffic congestion and unpredictable travel-time delays. Although intersections are a relatively small part of the entire road network, traffic congestion and idling time at signalized intersections are the main causes of energy consumption and greenhouse gas emissions. (As per a Carnegie Mellon University study, traffic lights that integrate real-time data on traffic patterns were found to reduce traffic stops by 40%, emissions by 21%, and commute time by 26%.)
With 5G capability, on one hand, there is a greater density of sensors in the environment and super quick data transmission from centralized servers to these devices and vehicles, making AI-based communication seamless, smooth and reliable. On the other hand, the ultra-low latency and high throughput will be comparable to LAN, making it a robust ecosystem for time critical decision making powered by AI.
With providers like AWS and their capabilities in AWS Wavelength and Panorama, adoption increases owing to lower infrastructure costs, accelerated software deployment and increased operational flexibility, closer to the zone of operation and consumption.
What it does
OPTRACON makes use of existing traffic monitoring infrastructure and applies AI/ML to streamline and strengthen automated traffic flow optimization at the edge.
Track - Detect vehicle type and track for determining count of vehicles crossing an intersection
Optimize - Best fit timing of signal status at intersections based on flow of traffic
Control - Signal status and timing at specific intersections
How we built it
We created an environmental model of the road infrastructure with real-time data of traffic scenario, composition, and anomalies (accidents and violations). This will provide the necessary information for traffic-flow optimization with adaptive signal control and improved decision support for travel times and modes of transport.
OPTRACON is a 3-part solution which includes:
Visual based traffic sensing - CNN based vehicle detection and tracking for accurate counting and speed estimation. This will provide details on real-time (on-ground) traffic flow.
Reinforcement learning based traffic density forecast - Proximal Policy Optimization (PPO) with Independent-RL (Decentralized deployment). Each intersection has an edge device for executing the perception pipeline.
i. Independently operating PPO* agents on cloud
ii. During training the RL agents are trained with a global reward function to introduce coordination
iii. Coordination acts as indirect communication
Challenges we ran into
Data availability
Optimization at the edge
Training of AI agent
Validation and verification of results
Deployment on cloud (AWS)
Wavelength feature availability
Accomplishments that we're proud of
Deployment of end-to-end edge-based solution using AWS
What we learned
AWS wavelength-based edge use-case deployments Deployment of solutions on an end-to-end AWS stack AWS Panorama as a substitute for physical edge devices for scalable deployments
What's next for ITM
Immediate future: Traffic counter on mobile phones - for intersections without CCTV video capture (This pipeline is complete and available for testing and use-case specific deployments on AWS).
1 to 2 years: Smart parking assist - utilizing parking lot occupancy information to indicate available slots. Introduction of lane prioritization for emergency vehicles and auto optimization of signal status for traffic anomalies.
2 to 5 years and beyond: C-V2X - Multi-modal contextual intelligence powering holistic adoption of Mobility as a Service (Sensors + aerial imagery + autonomous vehicles + visual perception).

Log in or sign up for Devpost to join the conversation.