-
-
Holmes - Deduce, Discover, Decide - Home Screen
-
Project Architecture
-
Evidence Library ( Upload and Redact across multimodalities)
-
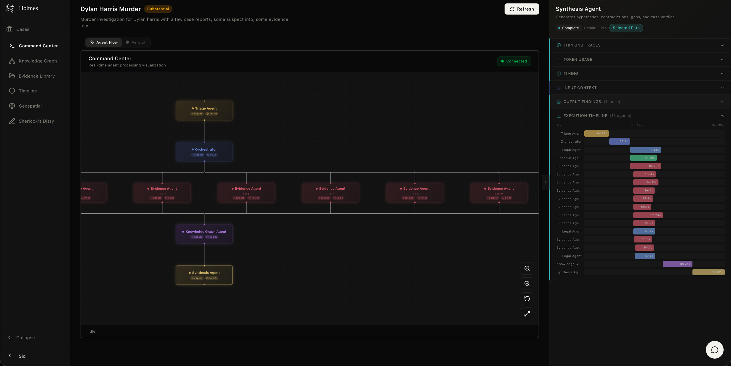
Command Center - Witness agentic orchestration in real time for transparency
-
Command Center - Domain agent routing display from the Orchestrator
-
Knowledge Graph - Red string board style entity-relationship graph for to find the connections usually not visible to the naked eye
-
Case Events Timeline
-
Geospatial Analysis of the Case
-
Multimodal Redaction supporting PDF, Image, Audio and Video files
🕵️ Holmes: AI-Powered Legal & Investigation Intelligence Platform
💡 Inspiration
Legal professionals and investigators spend a staggering amount of their time manually reviewing evidence, cross-referencing documents, videos, audio, and images searching for connections and contradictions. Holmes was born to change that. By leveraging domain-specialized AI agents, Holmes transforms weeks of manual analysis into minutes of transparent, citation-grounded intelligence.
🔍 What It Does
Holmes lets investigators input large volumes of multimodal case evidence (MP3 audio, MP4 video, JPEG/PNG images, and PDFs) then orchestrates a team of specialized AI agents to do the heavy lifting.
🤖 Specialized Agent Team:
- Financial Agent - Tracks money trails, transactions, and anomalies
- Legal Agent - Identifies statutes, precedents, and violations
- Evidence Agent - Evaluates authenticity and cross-references sources
- Knowledge Graph Agent - Resolves entities and maps relationships
- Synthesis Agent - Detects contradictions, gaps, and cross-domain links
- Geospatial Agent - Analyzes location intelligence and movement patterns
🖥️ Five Interactive Views:
- Agent Flow - Real-time visualization of the agentic pipeline in action
- Knowledge Graph - All case entities and their relationships, like a digital red-string board
- Timeline - Chronological event reconstruction
- Geospatial Map - Location intelligence and movement tracking
- Verdict Dashboard - Case strength assessment at a glance
💬 Smart Chat: A contextual Chat Agent answers questions grounded in clickable source citations, so every claim traces back to the evidence.
📓 Investigator's Notebook: Captures voice and text notes on the fly.
🔒 AI-Powered Redaction: Natural language-driven censorship across all media types:
- PDFs → Black box redaction
- Images → Blur & pixelate
- Audio → Bleep sensitive content
- Video → Blur, pixelate, or black box
Gemini identifies targets, then applies pixel-level censorship. For video and image redaction, self-hosted locally deployed instances of SAM2 and SAM3 handle precise segmentation.
🛠️ How We Built It: Gemini 3 at the Core
🧠 Deep Thinking & Reasoning
All agents use Gemini 3's ThinkingConfig at HIGH level via Google ADK's BuiltInPlanner, enabling the Orchestrator to reason about routing and Synthesis to cross-reference findings holistically.
🎨 Native Multimodality
Gemini 3 models process PDFs, videos, audio, and images natively. Domain agents receive raw files with configurable media_resolution (HIGH for forensic analysis, MEDIUM for strategy). Files ≤100MB go inline; larger files use Gemini's File API (up to 2GB).
📚 1M Token Context Window
Stage-isolated ADK sessions feed Synthesis Agents all generated findings, entities, and relationships in one call, enabling cross-domain contradiction detection that's usually not possible with smaller windows.
⚙️ Architecture
9 Gemini 3 agents orchestrated via Google ADK with:
- PostgreSQL-backed stage-isolated sessions
- Pro-to-Flash fallbacks for resilience
- Parallel execution across domain agents
- SSE streaming with thinking traces
- Tool-based Chat for grounded Q&A
The Orchestrator agent has full autonomy to decide how many instances of each domain agent to spawn based on case requirements derived from initial triage.
🏗️ Tech Stack
| Layer | Technologies |
|---|---|
| Frontend | Next.js 16, React 19, D3.js, React Flow |
| Backend | FastAPI, Google ADK |
| Infrastructure | Cloud Run, Cloud SQL, GCS |
🌍 Impact
Holmes transforms complex investigation from manual review into AI-augmented intelligence, surfacing connections humans miss, detecting cross-modal contradictions, and generating hypotheses with full provenance. Every conclusion traces to its exact source, building the trust that legal work demands.
🚀 What's Next for Holmes
🔧 Immediate Enhancements
- Production Deployment Fixes - The production deployment is currently flaky due to the lack of stress- and chaos-testing, and might be buggy at times.
- More Domain Agents - Expand and refine the agent roster with specialized agents for compliance, HR investigations, insurance claims, and more
- Multi-Language Support - Enable evidence processing and analysis across multiple languages for international investigations
- Google Drive Integration - Allow direct evidence upload from Google Drive for seamless workflow integration
Note: It is highly recommended to test the app locally to experience its full scope. Please send a mail at pluses-snow6q@icloud.com to enquire about the environment variables needed to test the app locally.
🔭 Long-Term Vision
- Horizontal Expansion - Create purpose-built editions of Holmes:
- Holmes Legal Research - Specialized for case law analysis, statute interpretation, and legal brief generation
- Holmes OSINT - Tailored for open-source intelligence gathering, social media analysis, and digital footprint investigation
- Enterprise Features - Team collaboration with role-based access control, audit trails, advanced reporting dashboards, and organization-wide knowledge sharing
- No-Code Agent Builder - Enable non-technical users to create and customize specialized investigation agents through an intuitive drag-and-drop interface
Built With
- d3.js
- fastapi
- gemini-3
- google-adk
- google-cloud
- google-cloud-run
- google-cloud-sql
- nextjs
- postgresql
- python
- react
- typescript
- vertex-ai

Log in or sign up for Devpost to join the conversation.