Inspiration
The idea for Hazard came from witnessing how many businesses struggle to prepare for unpredictable crises. Economic shifts, regulatory changes, geopolitical events... I realized that most companies react too late, losing valuable time and resources. I wanted to build a tool that flips this model, allowing businesses to predict those risks and act proactively.
What it does
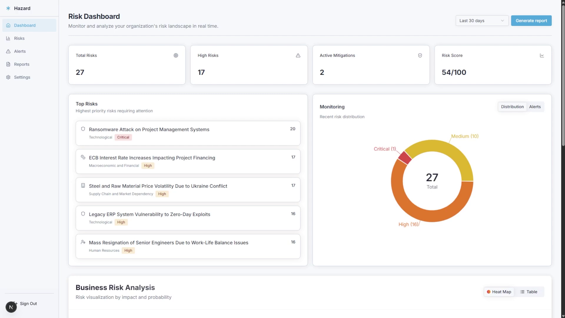
Hazard is an AI risk intelligence platform that helps organizations predict, analyze, and mitigate business risks across multiple categories using recent news and articles. It provides interactive dashboards, real-time alerts, detailed KPI impact assessments, and automated, customizable reports to support decision-making.
How I built it
I developed Hazard using Next.js 15, PostgreSQL and Perplexity's Deep Research API for real-time risk analysis and prediction.
Challenges we ran into
- Ensuring AI recommendations were industry-specific and precise, avoiding generic outputs.
- Balancing complex, voluminous AI-generated data with clear, actionable UI visualizations.
- Designing a flexible yet simple onboarding process to capture essential business context.
Accomplishments that we're proud of
- Creating a scalable, nice looking platform that turns the visualization of massive amounts of data in an easy way.
- Simplifying the job of researching for potential business risks across hundreds of sources, a really tedious task.
What I learned
- How well AI can integrate into the business world to improve decision making.
- The different Perplexity's models that I was not aware of. I was amazed by Deep Research.
What's next for Hazard
- Adding support for imporing internal business risks
- Identify correlations between the internal and external risks and visualize them in an attractive way
- Adding collaborative features to improve team coordination and response.
- Developing mobile and real-time alert capabilities for greater accessibility and immediacy.
Built With
- nextjs
- perplexity
- postgresql
- prisma
- react

Log in or sign up for Devpost to join the conversation.