See it live below!
http://ec2-3-92-54-75.compute-1.amazonaws.com:8888/sources/1/dashboards/2?lower=now%28%29%20-%205m
Inspiration
- Betting Arbitrage on Other sites.
What it does
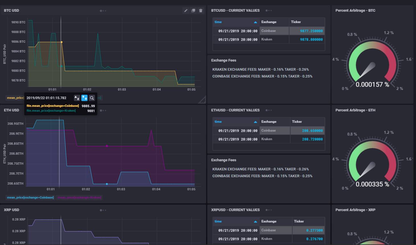
-Connects to Exchange APIs, Parses out the Ticket data, and displays it in real time for multiple exchanges to find the spread. Calculations are performed considering Exchange Rate costs to maximize and locate profit opportunities.
Donate your profits to the Wyoming Blockchain Taskforce.
Alerting sent to Slack Channel when Arbitrage profit maximization is detected.
How we built it
InfluxDB TICK stack for the Front end and Alerting. Python Requests, and Json libraries for the Backend. Slack Webhooks.
Challenges we ran into
Using Sockets over API calls.
Accomplishments that we're proud of
Beautiful Visualizations. Realtime streaming data. Cloudbased Web service.
All this was done in one day from scratch.
What we learned
Mathematics around arbitrage. Influx Visualization scripts.
What's next for Halborn - The Sentinal Arbitrage Application
More exchanges. More Trading Pairs. Order Books. Security DNS Name for the App.
Built With
- chronograf
- influxdb
- kapacitor
- python
- telegraf


Log in or sign up for Devpost to join the conversation.