Problem Statement:

At the time of a company acquisition, getting a deal to close as soon as possible is crucial for both the buyer and the seller. However, the lack of clean data traceability and a number of inconsistencies across teams makes it very difficult for buyers to conduct due diligence and quickly fulfill integration costs Failing to have consistent data causes days of back and forth emails with the management team and their respective divisions which build up into delaying deal processes by weeks or even months. This is a factor in why 70-90% of M&A deals fail to close From interviewing three investment bankers, two corporate development team members, and five employees in different divisions at different businesses (CPG, Tech, Pharma, Manufacturing), many have mentioned the key drivers to these inconsistencies is a result of fragmentation and complexity between multiple arms of businesses and lack of cross-team communication throughout their work cycle High turnover and team preference on naming conventions and formatting creates a lot of confusion and delay on traditional work streams, but has a larger impact when due diligence or business combinations are initiated Furthermore, each team has their respective softwares and responsibilities which make it difficult to understand who’s data tagging/naming conventions are correct further creating a gray area in the responsibility of correcting these inconsistencies This complexity is further common with parent companies that have multiple subsidiaries that report separately and companies with international offices due to time zone differences complicating communication across teams

Inspiration:

The inspiration for Datawise AI was a result of one teammate’s experience working in investment banking as well as private equity at large financial institutions. He spent days working until 3-4am tying many files across the IT, HR, Sales, and Finance teams in each deal to prepare data rooms to large enterprise investors With the pain being so large for the teammate in both his investment banking and private equity roles, he tested Enterprise Copilot and Cohere tools which was great for retrieving files quickly, but did not produce a new file or conduct any changes on existing files related to consistency. It also didn’t make changes or suggestions to source data in third-party software The solution of Datawise AI aims to make files consistent across multiple teams immediately after information is uploaded to a centralized cloud. It will help streamline existing cross-team operations and prepare companies for future sales or acquisitions By eliminating days or weeks of manual work and back-and-forth email chains, employees and companies can focus on developing relationships and running analyses on existing data more efficiently. This can maximize benefits to all stakeholders within a company

What it does:

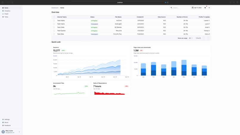
The solution of Datawise AI aims to make files consistent across multiple teams immediately after information is uploaded to a centralized cloud. This would result in an automatic creation of a master file combining differences between similar data items (i.e. first name, last name, customer name, powerpoint slides, etc.) and flagging to the users the inconsistencies across files It provides a dashboard UI that enables users to view differences in naming conventions between files from the user’s team, other internal teams, and third-party softwares Datawise AI will automatically create new combined files that reconcile similar naming conventions into one streamlined manner and notify each team where updates are required in third party softwares Allow teams to quickly consolidate segments of files with different version histories into one uniform file in the cloud and optimize storage/reduce the need for duplicate files Datawise AI promotes productivity on a cross-team perspective and maintains uniform reporting on other teams to drive deeper and reliable insights on customers, suppliers, vendors, and many more

How we built it:

We used the following technologies to build our solution:

  • Backend: Go
  • Database: MongoDB ,
  • Vector Database: Chroma
  • Cloud: AWS
  • Additional Tools: Nvidia AI Workbench
  • AI: Hugging Face, Langchain, OpenAI and Liquid AI

Planning:

We started by brainstorming ideas based on the problem statement. We spent the first few hours outlining our solution architecture and the key features we wanted to implement Frontend Development: Our frontend was developed using React, allowing users to interact seamlessly with the solution. We aimed for a simple yet intuitive interface that aligned with the overall user experience. We aimed to get an frontend up and running as early as possible to ensure that users had something to interact with when our model was done. Testing and Iteration: We spent the final few hours on testing, debugging, and refining the project to ensure it was had the features we were hoping to showcase with this project.

Challenges we ran into:

Time Constraints: Like any hackathon, time was a big constraint especially having to balance the hackathon with other worldly things like university and work. We had to focus on implementing core features first, leaving some of the “nice-to-haves” out. Prioritization: We learned the importance of prioritizing features and working in a minimal viable product (MVP) mindset. There’s no point in building everything if it doesn’t work well.

Technology Mastery: We quickly picked up and worked with technologies that some of us had less experience with, like Nvidia AI Workbench, Chroma Vector DB and Liquid AI and AWS EC2

Accomplishments that we're proud of:

Through this project, we deepened our understanding of new models and vector database technologies like Liquid AI and Chroma. We learned how to integrate these technologies to create a powerful document search and comparison system, which can greatly improve efficiency and productivity within a company.

In addition to learning about Liquid AI, Chroma, semantic modeling, vector embeddings, and pipeline architecture, our team also gained experience in using NVIDIA AI Workbench. This allowed us to create, test, and run Python environments at scale on top of containerization technologies like Docker. This experience has expanded our knowledge of AI development tools and best practices, making us more versatile and capable in our work.

Building a Functional Prototype:

One of our biggest accomplishments was successfully creating a functional prototype of Datawise AI within the limited time frame of the hackathon. Given the complexity of the problem, developing an MVP that automatically reconciles file inconsistencies and enhances collaboration across teams was no small feat. Our prototype demonstrates that our solution can be both practical and scalable, addressing real pain points in mergers and acquisitions. Cross-Team Integration: We are particularly proud of our ability to build a platform that addresses the challenges of cross-team collaboration and data inconsistencies. By integrating different data sources into a single platform and standardizing naming conventions across multiple teams, we streamlined a process that is traditionally manual and time-consuming. This accomplishment speaks to the potential impact our product could have on various industries that struggle with data consistency. Leveraging AI to Solve Complex Problems: Our use of Nvidia’s AI Workbench and custom-built AI algorithms allowed us to build a system that intelligently identifies and resolves discrepancies between data sets from various teams. This is a major achievement in utilizing machine learning to enhance operational efficiency, demonstrating the transformative potential of AI in corporate environments.

What we learned:

Initially we thought to only solve the problem of correcting data or identifying where data needed to be adjusted for different teams. Through our customer interviews, we learned that different features needed to be created to draw insights and quantify impact We also learned that primary research and customer interviews to better understand the problem is crucial to the product development roadmap. Key findings included that not every business function team interacts often with another team until closer to the end of a customer’s process or operational process which results in a lack of consistent communication between the two groups We also learned how quickly we could build new functionalities with NVIDIA’s AI Workbench by creating a new Python project We also learned about enterprise grade infra that we considered using for the future product as we wanted to prioritize testing the prototype

What's next:

With the initial product ready to test, we will reach out to the enterprise employees and investment bankers that we interviewed earlier to see if they are willing to test out a web version of our software with potential approval from their organization on prepared test data We also want to expand our potential use cases to smaller businesses as it is currently more enterprise-focused and explore opportunities to benefit the internal data teams at large enterprises We also anticipate further updates to the front-end experience by including more insight features or have automation with naming updates in third-party softwares by connecting to them directly. This will allow managers to extract more value and paint a holistic view of all the interactions across teams. By working with UI/UX designers, we believe this will improve the interactivity and user adoption of Datawise AI by making it the key management tool We also want to measure the amount of time saving the product can provide and also how often users encounter such problems by implementing insights software like Heap to track session replays and sign ons into the platform Overall, we are excited about the future with Datawise AI as this pain point has been vocalized by various different parties across enterprises and investment banks and is a problem one of our teammates have faced first hand. We hope we can continue the advancements with this project by applying to enterprise software incubators and partnerships with Mayfield’s AI Garage to accelerate the iterations of our product

What's next for DataWise AI

For DataWise AI, the next steps will focus on expanding the product's capabilities, improving user experience, and increasing adoption across various industries. Here are some key areas to consider:

  1. Enhance AI capabilities: Continue to develop and refine the AI algorithms to better identify and resolve discrepancies between data sets from various teams. This will help improve the accuracy and efficiency of the platform.

  2. Expand use cases: Explore opportunities to benefit smaller businesses and industries beyond mergers and acquisitions. This will help broaden the product's appeal and increase its potential market size.

  3. Improve user experience: Work with UI/UX designers to create a more intuitive and user-friendly interface. This will help increase user adoption and make DataWise AI the key management tool for cross-team collaboration.

  4. Integrate with third-party software: Develop APIs and connectors to integrate DataWise AI with popular enterprise software, such as CRM, ERP, and project management tools. This will allow users to access and manage data more efficiently across different platforms.

  5. Measure impact: Implement analytics tools like Heap to track user sessions, sign-ons, and time savings. This will help demonstrate the value of DataWise AI to potential customers and investors.

  6. Establish partnerships: Collaborate with industry leaders, incubators, and accelerators to accelerate the development and adoption of DataWise AI. This will help build credibility and increase the product's visibility in the market.

  7. Continuous improvement: Regularly gather feedback from users and stakeholders to identify areas for improvement and new features to add. This will help ensure that DataWise AI remains relevant and valuable to its target audience.

By focusing on these areas, DataWise AI can continue to grow and evolve, addressing the needs of businesses and professionals across various industries and helping them achieve greater efficiency and productivity in their operations.

Github Repos

Frontend

AI Services Github

Built With

  • huggingface-chat
  • lambdalabs
  • liquidai
  • nvidia-ai-workbench
Share this project:

Updates