Inspiration
The telecom industry, as part of its commitment to climate action goals, aims to achieve net-zero emissions by 2050. However, energy costs are a major concern. Mobile networks rely on various energy sources, including traditional electricity grids, solar panels, and diesel generators. In regions with unstable electricity supplies, diesel generators are often used to ensure continuous power, but this comes with higher costs and emissions. Each energy source has different availability and impacts on costs and emissions, complicating the energy management strategy.
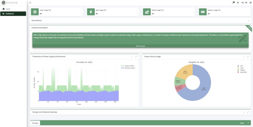
What it does
Omni-Grid IQ leverages AI to create an optimal energy supply strategy- informing which energy source to use and when, augmented with risk mitigation recommendations to minimize the overall energy supply costs while meeting the energy demands.
How we built it
The solution was developed using R, Python (AI Engine), Plotly (Visualization), Shiny (Front-end), RAPIDS with CUDA 12.0.1 (base image) and Nvidia AI Workbench (Management).
Hardware: CPU-Intel i7, GPU - Nvidia GeForce MX150
Challenges we ran into
Nvidia AI Workbench projects comes with preloaded python packages, implementing R workloads required research to enable R kernel. There were also limitations on the Nvidia SDKs and libraries that could be used due to limitations of the GPU on my PC.
Accomplishments that we're proud of
Developing a MVP that incorporates GenAI Capabilities
What we learned
Gained new knowledge of the Nvidia NeMo inference microservices (NIM) used for accelerating the deployment of foundation models as well as the NGC catalog offerings
What's next for Omni-Grid IQ
Continuous Improvement
Log in or sign up for Devpost to join the conversation.