Inspiration
I started looking more seriously at buying a car this year, and had a pretty negative experience at a dealer who told me to "talk to my dad" when I was skeptical about a car, and it fueled me to really learn more about car engines, I started researching more about cars and performance, and when I found this hackathon I was so excited to dive into the data because I understand it now and am pretty passionate about cars.
What it does
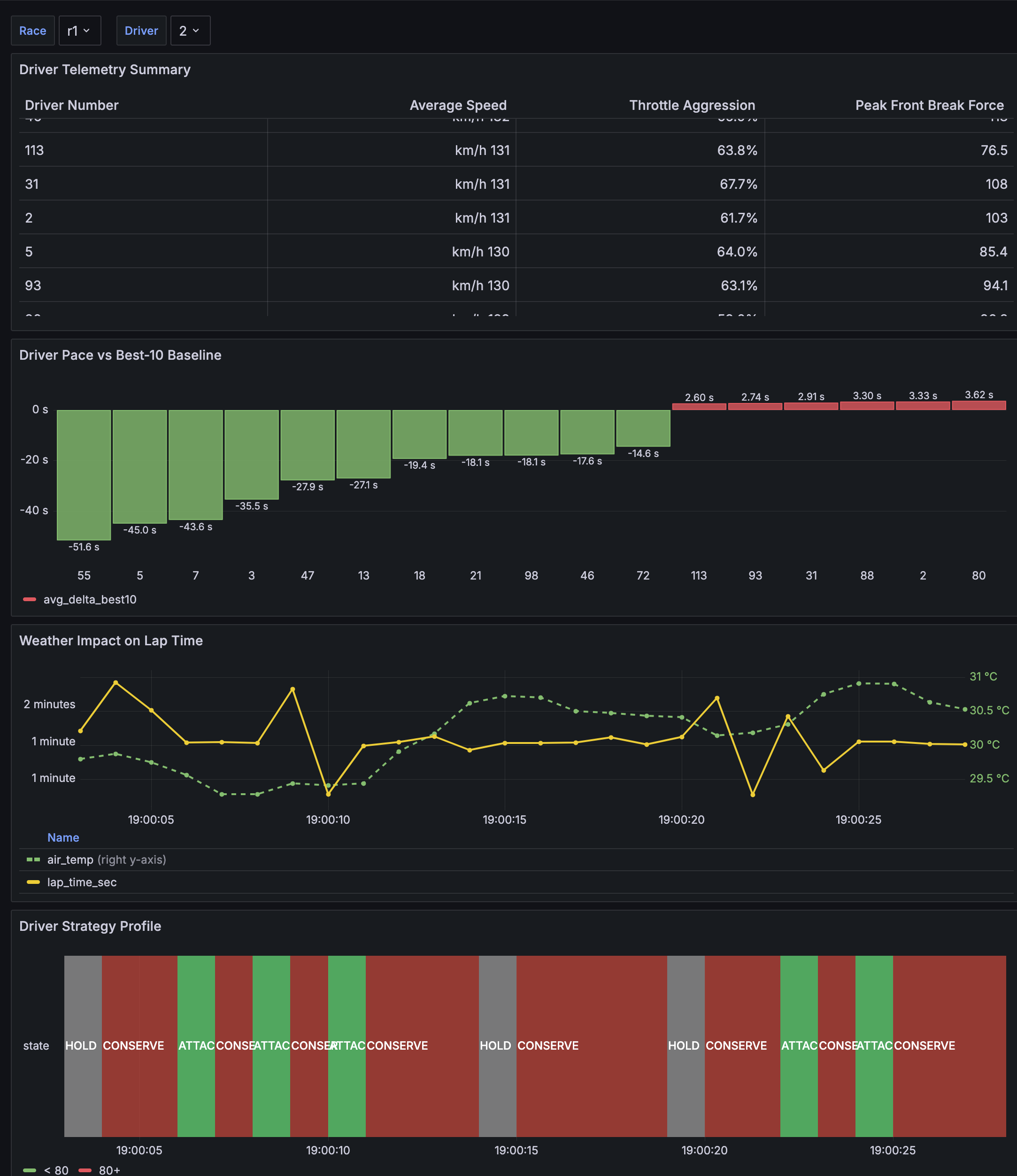
GRACE uses a two model system, one model predicts the pace & conditions for each car, given the driver, performance history, telemetry summary, and weather. The target is to predict lap time directly or find the delta depending on the drivers normal pace. The second model takes the output of model 1 and turns it into actionable strategy signals, like whether the car should overtake another car, if its performing as expected and should make no changes by saving tires or if now is a good time for a pit stop.
How we built it
I followed similar architecture described in this Embedded Deep Neural Network paper, but updated it due to telemetry accessibility differences.
Challenges we ran into
I found out about this hackathon pretty late and with family visiting for the holidays I didn't have a lot of time to aggregate the data.
Accomplishments that we're proud of
DEMOing! I am proud that I have a finished project, and I am excited to use the knowledge going forward
What we learned
That data takes a lot of time to aggregate and clean up and that tires can wear down pretty fast.
What's next for GRACE
Add more data, see how close we can get to Target. I think the end result of GRACE would be an AI race engineer powered by Toyota engineering that could be easily read on a wall during a race, given some more time to work on a front end. So I really would like to spend time working on that.
Log in or sign up for Devpost to join the conversation.