Inspiration
Motorsport teams understand everything about the car, but almost nothing about the driver’s mental state during a race. A single moment of cognitive overload can cause missed apexes, inconsistent braking, or costly mistakes—yet telemetry never shows it. I wanted to bridge that gap by creating an AI system that transforms raw telemetry into real-time insights about a driver’s focus, fatigue, and mental load.
What it does
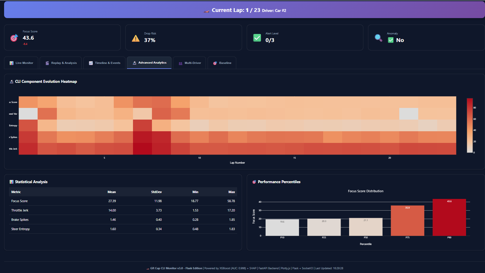
The GR Cup Cognitive Load Index (CLI) Monitor estimates a driver’s cognitive load using telemetry alone. It provides:
- A real-time Focus Score (0–100)
- Predictions of upcoming focus drops
- Alerts for unusual or risky driving patterns
- Driver-specific baselines and mental profiles
- A full interactive dashboard with replay, analytics, and comparisons
It gives engineers a new layer of intelligence: how the driver is performing mentally, not just mechanically.
How I built it
I processed over 640 laps from Sonoma and Road America, engineered 95 detailed features, and trained multiple ML models including:
- An XGBoost focus-drop classifier (96.6% AUC)
- An XGBoost focus score regressor
- An Isolation Forest anomaly detector
I built a FastAPI backend for real-time inference and a Streamlit dashboard to visualize focus, alerts, driver baselines, and session timelines—all with <100ms latency.
Challenges I ran into
- Defining a reliable proxy for cognitive load using telemetry alone
- Handling differences across drivers, tracks, and driving styles
- Avoiding false positives in focus alerts
- Achieving real-time performance while computing dozens of features
- Designing a dashboard simple enough for rapid race-day decisions
Accomplishments that I'm proud of
- Creating the first AI cognitive-load estimator built specifically for motorsport
- Achieving 96.6% accuracy in predicting upcoming focus drops
- Building personalized mental baselines for 16 drivers
- Designing a full real-time monitoring dashboard from scratch
- Transforming telemetry into psychological insights—something not currently done in racing
What I learned
I learned that telemetry reveals far more about human behavior than expected. Small variations in steering entropy, throttle jerk, and braking smoothness can predict mental fatigue. I also learned the importance of explainability (via SHAP) when building tools that race engineers must trust in real time.
What's next for GR Cup Cognitive Load Index (CLI) Monitor
- Integrate radio audio + video for multimodal cognitive analysis
- Expand to full-race real-time deployment
- Add team-wide strategy tools based on driver mental trends
- Test and fine-tune the system with more tracks and drivers
- Build a mobile engineer interface for pit-wall use
Ultimately, the goal is to make CLI a standard tool in motorsport, turning invisible human performance into data teams can use to win races.
Built With
- css
- fastapi
- flask
- html5
- javascript
- numpy
- pandas
- plotly
- python
- scikit-learn
- scipy
- shap
- xgboost
Log in or sign up for Devpost to join the conversation.