Inspiration

EV charging stations are increasingly deployed outdoors, where they are continuously exposed to environmental conditions such as heat, humidity, rain, and seasonal weather changes. These surrounding (ambient) conditions directly influence charger safety, reliability, and user experience.

Our project introduces a real-time monitoring system that tracks ambient temperature and humidity around EV charging stations to proactively detect environmental risks before they impact charger operation.

Problem Statement

Most EV charging stations today focus on internal electrical protections, but failures are often triggered by external environmental conditions, including:

High ambient temperatures during heat waves

Prolonged high humidity and moisture exposure

Condensation caused by temperature fluctuations

Outdoor installations without active environmental awareness

Without monitoring surrounding conditions, operators lack early warning signs that precede charger overheating, corrosion, or unexpected shutdowns.

Our Solution

We built a monitoring system that continuously measures ambient temperature and humidity in the surroundings of EV charging stations.

The system:

Collects real-time environmental data

Stores historical readings for trend analysis

Detects abnormal or high-risk environmental conditions

Enables alerts, analysis, or automated responses

By monitoring outside-in rather than waiting for internal failures, our system provides early risk visibility for EV infrastructure operators.

Why Ambient Monitoring Matters

  1. Safety Enhancement

High surrounding temperatures raise internal charger temperatures, increasing the risk of overheating. High humidity raises the probability of condensation and electrical degradation. Monitoring ambient conditions enables preventive actions before safety thresholds are crossed.

  1. Early Failure Detection

Ambient temperature and humidity act as leading indicators of charger stress. Detecting these conditions early helps prevent corrosion, insulation breakdown, and moisture-related failures.

  1. Improved Charger Uptime

Environmental stress is a common cause of unexpected charger downtime. By detecting risky conditions early, operators can reduce unplanned outages and improve overall station availability.

  1. Reduced Maintenance Costs

Condition-based maintenance, driven by environmental data, is more efficient than reactive repairs. This extends charger lifespan and lowers long-term operational costs.

Technical Approach

Ambient temperature and humidity sensors placed near charging stations

Continuous data ingestion and logging

Threshold-based and trend-based analysis

Integration-ready architecture for alerts, dashboards, or automated control systems

The system is designed to be lightweight, scalable, and deployable across multiple stations.

What it does

Scales software in the form of containerization and uses hardware compatible with industry 4.0

How we built it

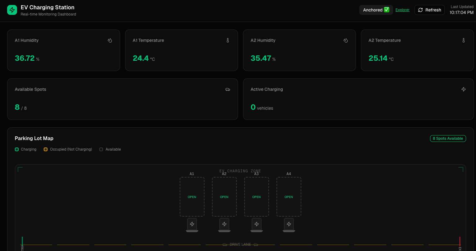
We built it with an m5Stack and the Temperature Humidity Sensor from Env III sensor to record the humidity and temperature and we used our hotspot network to connect the IoT M5stack to hit our Vultr-deployed backend server to save the IoT's humidity and temperature data to MongoDB in realtime, the frontend NextJS then captures with 1 second interval to display our real data.

Use of Vultr

Vultr is used to deploy and host our FastAPI backend in the cloud, providing a reliable and scalable environment for ingesting IoT sensor data, processing events, and serving APIs. Vultr’s lightweight VPS setup allows rapid deployment and low-latency access for real-time monitoring and alerts.

We deployed our backend to Vultr and we have public IP 96.30.192.114 that is reached directly from M5Stack.

Use of Solana

We implemented Solana Memo Anchor System, it anchors memo of humidity and temperature when these go over the limit we set, because we detect this as dangerous EV charging surroundings. For Demo purpose, we implemented manual click-based memo anchor system where it anchors memo of current humidity and temperature to Solana Devnet.

Challenges we ran into

One of our biggest challenges was integrating real-time sensor data across hardware, backend, and frontend layers without relying on unstable network environments. Because our M5Stack devices were often connected via USB instead of Wi-Fi (e.g., on restricted networks like eduroam), We ended up using one of our member's hotspot.

Accomplishments that we're proud of

We successfully built an end-to-end smart grid monitoring system that connects physical sensors to a modern web dashboard in real time. FlexGrid can ingest live temperature and humidity data, store it reliably, and visualize both current conditions and historical trends per parking slot and EV charging station.

What we learned

This project deepened our understanding of hardware-software integration, especially the challenges of moving data reliably from embedded devices into cloud systems. We learned how small decisions—like sensor polling intervals or timestamp handling—can dramatically affect data quality and user trust.

We also gained experience designing human-centered dashboards, where clarity and correctness matter more than flashy visuals. Making environmental data intuitive for non-technical users was just as important as collecting it accurately.

What's next for flexgrid

Next, we plan to add automated alerts and risk scoring, notifying operators when temperature and humidity levels approach unsafe thresholds for EV charging equipment. We also want to integrate predictive analytics to anticipate failures before they happen.

Ultimately, FlexGrid’s goal is to become a foundational layer for resilient, data-driven EV infrastructure, helping cities and operators transition safely to electrification.

Project Report

FlexGrid — Ambient Environmental Monitoring for EV Charging Safety Track Chosen Electrification / Smart Grid

Problem Statement As electric vehicle (EV) charging infrastructure rapidly expands, many charging stations are installed outdoors and exposed to environmental conditions such as heat, humidity, rain, and seasonal weather changes. While modern EV chargers include internal electrical protections, failures are often triggered by external ambient conditions, including: • High temperatures during heat waves • Prolonged exposure to high humidity and moisture • Condensation caused by rapid temperature changes • Outdoor installations without environmental awareness Without monitoring these surrounding conditions, operators lack early warning signals that precede charger overheating, corrosion, insulation degradation, or unexpected shutdowns. This leads to safety risks, unplanned downtime, and increased maintenance costs.

Ideation & Development Process We identified that ambient temperature and humidity act as leading indicators of EV charger stress, often before internal failures occur. Instead of reacting after faults happen, we focused on an outside-in monitoring approach. Our development process included: • Selecting lightweight, industry-ready IoT sensors for environmental monitoring • Designing a real-time data ingestion pipeline from hardware to cloud • Building a live dashboard to visualize current and historical conditions • Integrating analytics and blockchain anchoring to enhance trust and transparency We iterated on sensor polling intervals, backend ingestion reliability, and frontend visualization to ensure accurate, real-time insights without overwhelming users. Solution Proposed FlexGrid is a real-time ambient environmental monitoring system designed for EV charging stations. The system: • Continuously measures ambient temperature and humidity near charging stations • Stores historical environmental data for trend analysis • Detects abnormal or high-risk conditions using thresholds and pattern analysis • Enables alerts, insights, and future automated responses By monitoring environmental conditions before internal failures occur, FlexGrid provides EV infrastructure operators with early risk visibility, improving safety, uptime, and operational efficiency. Technical Approach • Hardware: M5Stack with ENV III temperature and humidity sensor • Connectivity: Mobile hotspot–enabled IoT communication • Backend: FastAPI deployed on Vultr, real-time ingestion into MongoDB • Frontend: Next.js dashboard polling live data at 1-second intervals • Blockchain: Solana Memo anchoring for immutable environmental event records

Use of Vultr Vultr hosts our FastAPI backend, providing a reliable and scalable cloud environment for ingesting IoT data, processing events, and serving APIs. Its low-latency VPS infrastructure enables real-time communication with M5Stack devices via a public IP endpoint.

Use of Solana We implemented a Solana Memo Anchor System to immutably record environmental risk events. When temperature or humidity exceeds predefined safety thresholds, the system anchors a memo containing the current readings to Solana Devnet. For demonstration purposes, we implemented a manual trigger to showcase transparent, tamper-proof logging of environmental conditions. Intended Impact FlexGrid improves EV charging infrastructure by: • Enhancing safety through early environmental risk detection • Reducing unexpected charger downtime • Enabling condition-based maintenance • Lowering long-term operational and repair costs By making environmental data actionable, FlexGrid supports safer and more resilient electrification at scale.

Challenges Faced A key challenge was maintaining reliable real-time data transmission from IoT devices under restricted network environments (e.g., eduroam). We addressed this by using mobile hotspot connectivity to ensure consistent data flow during development and testing.

Accomplishments We successfully built an end-to-end smart grid monitoring system that connects physical sensors to a live web dashboard. FlexGrid ingests, stores, and visualizes real-time and historical environmental data for EV charging stations with high reliability.

What We Learned This project strengthened our understanding of hardware–software integration and real-time data systems. We learned how sensor polling frequency, timestamp handling, and network reliability directly affect data quality and user trust. We also gained experience designing clear, human-centered dashboards for non-technical stakeholders.

What’s Next Next steps for FlexGrid include: • Automated alerts and environmental risk scoring • Predictive analytics for failure prevention • Expansion to additional environmental sensors • Integration with EV charger management platforms FlexGrid aims to become a foundational monitoring layer for resilient, data-driven EV infrastructure.

Built With

Share this project:

Updates