Inspiration Trucking is the backbone of the American economy, over 70% of all freight in the US moves by truck. Yet most small-to-mid fleet operators still manage dispatch, compliance, and billing through spreadsheets, phone calls, and gut instinct. We watched dispatchers juggle 6 browser tabs, a paper logbook, and a phone on each ear just to assign one load. Meanwhile, FMCSA Hours of Service violations cost the industry over $16 billion annually in fines and accidents.
We asked: what if a single AI-powered dashboard could replace all of that , pulling live data from the tools fleets already use, and making the hard decisions easy?
That's how FleetPilot was born.
What it does FleetPilot is an AI-powered fleet intelligence layer that sits on top of NavPro (a real trucking TMS) and gives dispatchers superpowers:
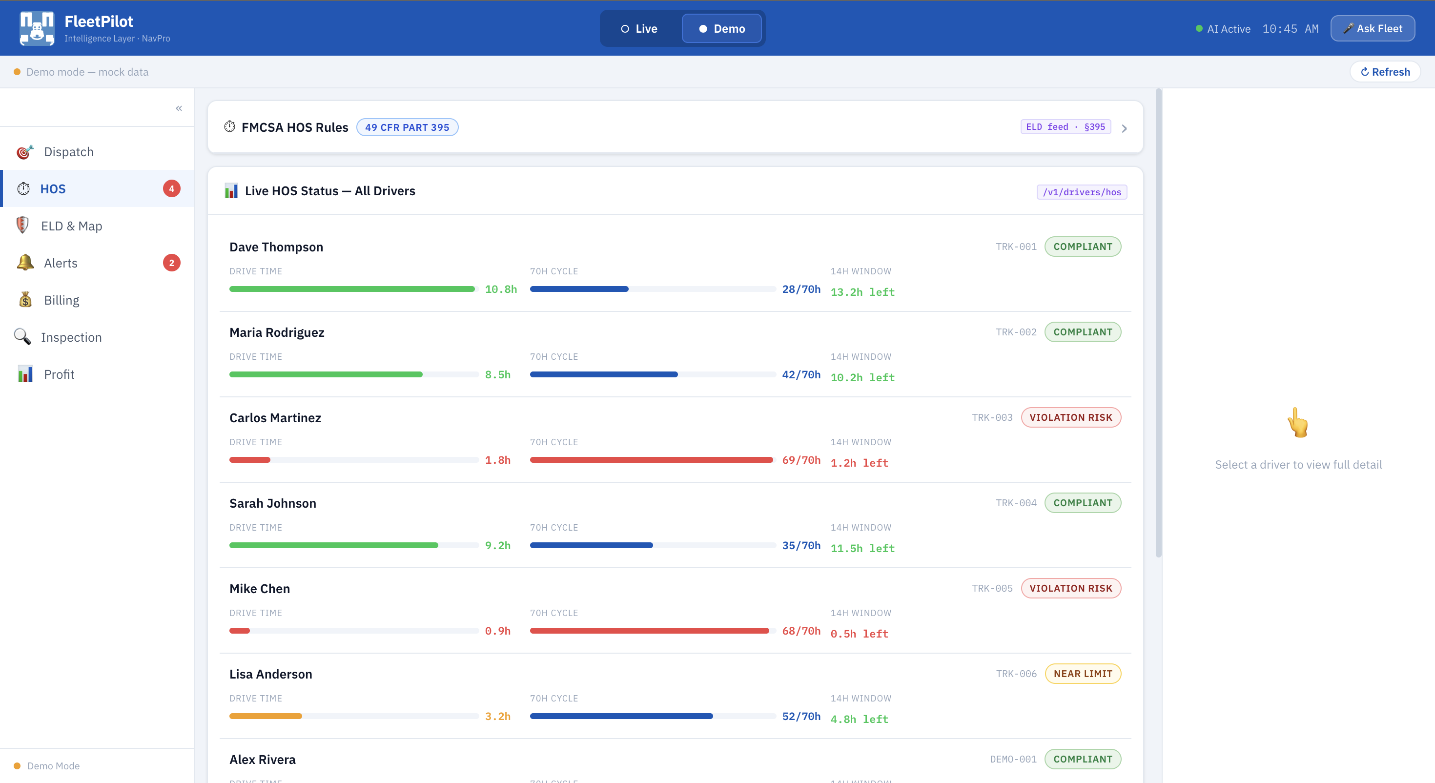
Smart Dispatch - AI ranks drivers for each load based on HOS remaining, location, cost-per-mile, fatigue risk, deadhead miles, and historical patterns. One-tap assignment pushes routes directly to the driver's NavPro app. HOS Compliance - Real-time monitoring of all FMCSA §395 rules (11-hour drive limit, 14-hour window, 30-minute break, 60/70-hour cycle). Color-coded bars show exactly when each driver must stop , before violations happen. AI Alerts - Proactive alerts for dark trucks (no GPS signal), predicted HOS breaches, route deviations, and fatigue risks. Each alert comes with AI-prepared action buttons and pre-drafted messages. Billing & Document Automation - Upload BOLs, PODs, fuel receipts, or DVIRs. AI extracts driver names from filenames, categorizes document types, and queues them for one-click approval, rejection, or invoicing. PDF download built in. Vehicle Inspection (DVIR) - Upload inspection reports and AI extracts pass/fail per item, scores the vehicle, and flags maintenance needs. Reject or approve with full audit trail. Profit & Cost Intelligence - AI risk grading per driver (A through D), cost-per-mile leaderboards, and a driver savings bonus program that splits fuel savings 30/70 with drivers who beat the AI baseline. Voice Commands - "Ask Fleet" voice modal lets dispatchers query fleet status, find the best driver, check HOS violations, or assign loads — all by voice. Everything works in demo mode with realistic mock data, or connects live to NavPro's API with a JWT token.
How we built it FleetPilot is a React 18 single-page application —,no native dependencies, runs in any browser.
Architecture:
Frontend: React 18 with functional components and hooks. No UI framework — every component (cards, chips, stat boxes, HOS bars, modals) is custom-built for the trucking domain. Data Layer: Custom useFleetData hook handles real-time polling (30s intervals) against NavPro's REST API, with automatic fallback to mock data when no API token is present. usePersistedTab preserves navigation state across sessions via localStorage. API Integration: Full NavPro v1 API coverage , drivers, vehicles, documents, tracking, terminals, trips, and routing profiles. Data normalizers transform raw API responses into FleetPilot's internal shape. AI: Claude API integration for dispatch ranking and fleet intelligence. System prompts are tuned for trucking-specific analysis. Compliance Engine: FMCSA §395 rules are encoded as both display logic (color thresholds, violation predictions) and reference documentation (expandable rule cards with regulation citations). Key technical decisions:
Zero external UI libraries - keeps bundle small and gives us full control over the trucking-specific UX Optimistic state updates with API sync — the UI never feels slow even on cellular connections Filename-based document parsing extracts driver names from standardized DVIR filenames (e.g., DVIR_PRADNYA_SANJEEV_20260414.pdf → "Pradnya Sanjeev") Promise.allSettled for parallel API calls - one failing endpoint doesn't break the whole dashboard Challenges we ran into FMCSA compliance is genuinely complex. The Hours of Service rules interact in non-obvious ways — a driver can have 8 hours of drive time left but only 2 hours on their 14-hour window, making them effectively unavailable. Getting the AI ranking to account for multi-day trips with mandatory 10-hour rest breaks required careful modeling.
NavPro API response shapes were inconsistent. Some drivers had null location data, others had trailing whitespace in location strings, and vehicle assignments could be deeply nested or entirely absent. We wrote defensive normalizers that handle every null-safe case we encountered in live responses.
Document intelligence from filenames. We needed to extract driver names from uploaded PDFs without OCR infrastructure. The challenge was handling variable-length names (e.g., "Sahana Jayasimha Holkal" has three parts) while distinguishing name segments from date segments and document type prefixes. Our regex-based parser handles these edge cases with fallback strategies.
Keeping demo mode indistinguishable from live mode. We wanted the app to be fully functional without any API keys, which meant mock data had to be realistic enough to demonstrate every feature — HOS warnings, dark trucks, pattern flags, ELD telemetry, and document workflows all needed to feel real.
Accomplishments that we're proud of Full FMCSA §395 compliance monitoring with real regulation citations — not just pretty charts, but actual violation prediction that could prevent accidents. One-tap dispatch that considers 7 factors simultaneously (HOS, location, cost, fatigue, deadhead, patterns, ripple effects) - something that takes human dispatchers 20+ minutes per load. Zero-dependency UI - every component is purpose-built for trucking. The entire app is under 200KB bundled. Seamless live/demo toggle - plug in a NavPro JWT token and the same dashboard switches from mock data to real fleet data with zero code changes. AI-prepared actions on every alert - FleetPilot doesn't just tell you there's a problem, it tells you exactly what to do and has the buttons ready. What we learned Trucking regulations are a domain where AI can save lives, not just time. A predicted HOS violation caught 30 minutes early is the difference between a legal rest stop and a fatigued driver on I-10. Real API data is messy. Building normalizers that gracefully handle every null, missing field, and unexpected shape is as important as the feature code itself. Dispatchers think in terms of "ripple effects" , assigning one driver to one load affects tomorrow's entire board. AI needs to reason about second-order consequences, not just immediate fit. Voice interfaces in fleet management aren't a gimmick - dispatchers often have their hands full and eyes on the road. "Ask Fleet" turned out to be one of the most natural interaction patterns. What's next for FleetPilot Real-time OCR pipeline - integrate document OCR so uploaded PDFs are fully parsed (amounts, line items, signatures) instead of relying on filename conventions. Predictive maintenance - use ELD telemetry trends (coolant temp rising, tire pressure dropping) to predict breakdowns before they happen. Multi-carrier support - expand beyond single-fleet to broker dashboards that rank carriers the same way we rank drivers. Mobile-native companion - a driver-facing app that shows their HOS countdown, next rest stop recommendation, and bonus earnings in real time. Route optimization with fuel prices - integrate gas station pricing APIs to recommend fuel stops that minimize total trip cost, not just distance. FMCSA audit export - one-click generation of compliance reports formatted for DOT audits, with full HOS logs and inspection records.
Log in or sign up for Devpost to join the conversation.