Inspiration
Financial Website
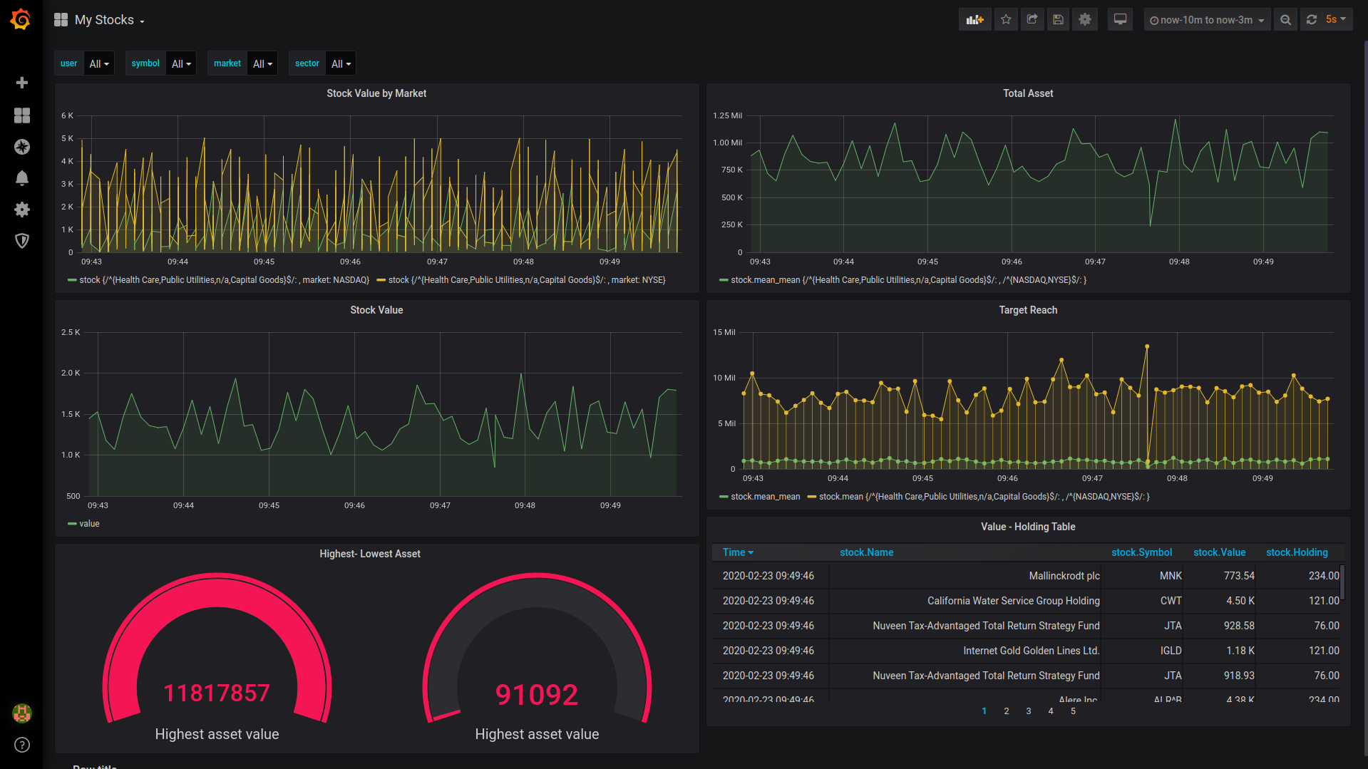
What it does
Monitors Client's Assets for Wealth Advisors
How I built it
Using Influx DB and Grafana for making the dashboard and Django and React for the Client Signup application
Challenges I ran into
Deploying Influx DB and Grafana and Google Kubernetes Engine
Accomplishments that I'm proud of
Completing the Project before deadline
What I learned
React JS, Influx DB, Grafana, Google Kubernetes Engine
What's next for FinancePundit
Makinging it more robust and monitoring other assets as well
Log in or sign up for Devpost to join the conversation.