Falcon - Devpost Submission Draft (Polished)
Inspiration
We wanted to build more than a feature-complete URL shortener. Our goal was to build a service that behaves like a production system under real operational pressure: testable, observable, scalable, and recoverable when things fail.
What it does
Falcon is a URL shortener with production engineering guardrails built in.
- Create, list, resolve, and deactivate short links
- Expose
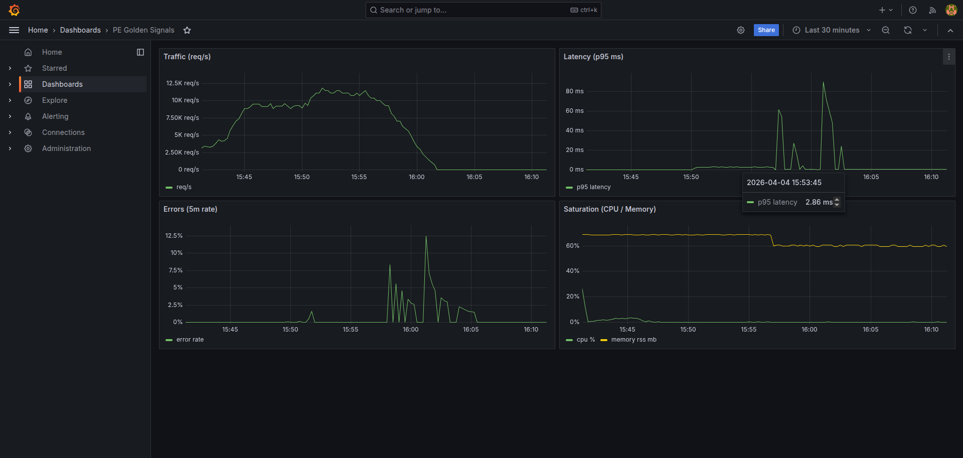
health,live, andreadyendpoints for liveness/readiness checks - Publish golden-signal metrics for traffic, latency, errors, and saturation
- Support controlled incident simulation and alert testing
- Scale horizontally behind Nginx with shared Redis caching
- Include operational documentation: runbook, troubleshooting, deploy/rollback, and capacity planning
How we built it
- Backend: Python, Flask, Peewee ORM, PostgreSQL
- Scalability path: Redis cache + Nginx load balancing + multi-instance Docker Compose
- Reliability path: pytest test suite, coverage gates, CI automation, deployment gating
- Incident path: structured JSON logs, metrics endpoints, Prometheus scraping, Grafana dashboard, webhook alerts
- Verification path: k6 load tests and reproducible evidence artifacts for each tier objective
Challenges we ran into
- Tuning behavior under concurrent load while keeping latency low and error rate stable
- Keeping alerting and observability configuration consistent across local and deployment environments
- Preventing merge friction in generated evidence artifacts during parallel work
- Balancing speed with production-quality standards, including strong docs and operational clarity
Accomplishments that we are proud of
- Delivered a production-style service, not just a demo prototype
- Enforced reliability gates with automated tests and coverage checks
- Reached scale milestones with multi-instance architecture and cache-backed consistency
- Implemented incident workflows with logs, metrics, dashboard visibility, alerts, and runbooks
- Treated documentation as code with concrete operator-facing guides
Highlights from latest evidence:
- Automated checks: 29/29 backend tests passed in submission portal
- Test quality: 32 pytest tests passing, 78.56% coverage with a 70% gate
- Scale evidence: 250-user scenario with p95 well under 2s
- Gold scale evidence: 500-concurrent-user path achieved with error rate below 5%
- Incident evidence: alert delivery path validated and under-5-minute objective met
What we learned
- Production readiness is a systems problem, not a single feature
- Observability added early saves significant debugging time later
- Documentation quality directly affects incident response speed and team handoff quality
- Reproducible evidence automation reduces ambiguity in performance and reliability claims
- Small architectural decisions (health checks, cache strategy, load balancing) have large operational impact
What is next for Falcon
- Add autoscaling policies and deeper performance tuning for sustained peak traffic
- Improve write-path efficiency for visit-count updates under heavy load
- Add authentication, rate limiting, and abuse protection
- Add staged rollout and canary deployment workflows
- Expand alert routing and on-call escalation policies
- Add long-term metrics retention and trend-based capacity forecasting
Built With
- digitalocean
- docker
- docker-compose
- flask
- github-actions
- grafana
- k6
- nginx
- peeweeorm
- postgresql
- prometheus
- python
- redis

Log in or sign up for Devpost to join the conversation.