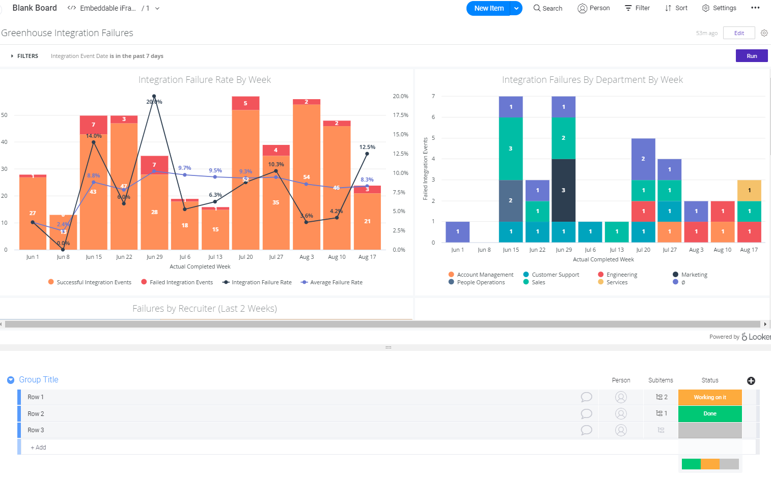
I really wanted to be able to display information from outside sources in my dashboards. Specifically the ability to display things like Looker Dashboards within Monday.
This is a really last minute submission, as I only just started developing this app recently and I am going out of town so I can't add much more to it before I leave. It's already shown to be pretty useful though! It is as simple as entering in a URL and voila! Any embeddable webpage is displayed.

Log in or sign up for Devpost to join the conversation.