Inspiration The inspiration for EcoSnap came from the growing global waste crisis and the confusion many people face when trying to recycle correctly. We noticed that while people want to be sustainable, they often don't know which bin to use or lack the motivation to stay consistent. We wanted to turn a chore—waste disposal—into a rewarding, educational game.
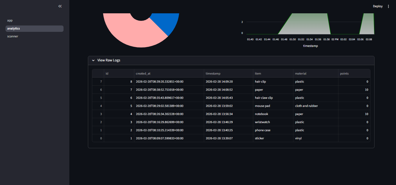
What it does EcoSnap is an AI-powered waste detection and reward platform. Users simply snap a photo of their trash, and the app uses the Gemini 3.0 Flash model to instantly identify the material (plastic, paper, metal, etc.). Once identified, the system logs the entry into a database and awards the user points. It features a real-time analytics dashboard to track environmental impact over time, turning responsible disposal into a competitive and satisfying experience.
How we built it We built the core application using Streamlit for a fast, responsive frontend. The heavy lifting for image recognition is handled by the Google GenAI SDK, specifically leveraging the speed and accuracy of Gemini 3.0 Flash Preview. For the "brain" of the app, we used Python to manage logic and Pillow for image processing. On the backend, we integrated Supabase (PostgreSQL) to handle user data and point logs, while Pandas and Altair power the data visualizations on the analytics page.
Challenges we ran into One of our biggest hurdles was ensuring the AI could differentiate between "contaminated" recyclables (like a greasy pizza box) and clean ones. We also spent a significant amount of time debugging the connection between our Streamlit frontend and the Supabase database to ensure that points were being credited in real-time without refreshing the page.
Accomplishments that we're proud of Seamless AI Integration: Getting Gemini to return structured data from a raw image consistently was a huge win.
User Experience: We managed to create a flow where a user can go from "taking a photo" to "earning points" in under 5 seconds.
Scalability: By using Supabase, we’ve built a foundation that can handle thousands of users and logs.
What we learned This project taught us a lot about the Multimodal capabilities of modern AI—how it can "see" and "reason" about objects simultaneously. We also gained deep experience in state management within Streamlit and learned how to design a gamification loop that actually encourages behavior change rather than just being a gimmick.
What's next for EcoSnap We plan to implement a Global Leaderboard to allow schools or offices to compete against each other. We also want to add Geo-location features to point users toward the nearest specialized recycling centers for hazardous waste (like batteries or e-waste). Finally, we hope to partner with local brands to allow users to trade their EcoSnap points for real-world discounts.
Built With
- python
- streamlit
Log in or sign up for Devpost to join the conversation.